The Project Gutenberg EBook of Hawkins Electrical Guide Vol. 8 (of 10), by
Nehemiah Hawkins
This eBook is for the use of anyone anywhere in the United States and most
other parts of the world at no cost and with almost no restrictions
whatsoever. You may copy it, give it away or re-use it under the terms of
the Project Gutenberg License included with this eBook or online at
www.gutenberg.org. If you are not located in the United States, you'll have
to check the laws of the country where you are located before using this ebook.
Title: Hawkins Electrical Guide Vol. 8 (of 10)
A Progressive Course of Study for Engineers, Electricians,
Students, and Those Desiring to Acquire a Working Knowledge
of Electricity and Its Applications
Author: Nehemiah Hawkins
Release Date: September 28, 2015 [EBook #50068]
Language: English
Character set encoding: UTF-8
*** START OF THIS PROJECT GUTENBERG EBOOK HAWKINS ELECTRICAL GUIDE, VOL 8 ***
Produced by Juliet Sutherland, Paul Marshall and the Online
Distributed Proofreading Team at http://www.pgdp.net
THE THOUGHT IS IN THE QUESTION THE INFORMATION IS IN THE ANSWER
QUESTIONS
ANSWERS
&
ILLUSTRATIONS
A PROGRESSIVE COURSE OF STUDY FOR ENGINEERS,
ELECTRICIANS, STUDENTS AND THOSE DESIRING TO
ACQUIRE A WORKING KNOWLEDGE OF
ELECTRICITY AND ITS APPLICATIONS
A PRACTICAL TREATISE
by
HAWKINS AND STAFF
THEO AUDEL & CO. 72 FIFTH AVE. NEW YORK.
COPYRIGHTED, 1915,
BY
THEO. AUDEL & CO.,
New York.
Printed in the United States.
TABLE OF CONTENTS
GUIDE No. 8
| WAVE FORM MEASUREMENT | 1,839 to 1,868 | |
Importance of wave form measurement—methods: step by step; constantly recording—classes of apparatus: wave indication; oscillographs—step by step methods—Joubert's; four part commutator; modified four part commutator; ballistic galvanometer; zero; Hospitalier ondograph—constantly recording methods: cathode ray; glow light; moving iron; moving coil; hot wire—oscillographs—moving coil type; construction and operation; production of the time scale; oscillograms—falling plate camera; its use. |
||
| SWITCHBOARDS | 1,869 to 1,884 | |
General principles: diagram—small plant a.c. switchboard—switchboard panels; generator panel; diagram of connections—simple method of determining bus bar capacity—feeder panel—diagrams of connection for two phase and three phase installations. |
||
| ALTERNATING CURRENT WIRING | 1,885 to 1,914 | |
Effects to be considered in making calculations—induction; self- and mutual; mutual induction, how caused—transpositions—inductance per mile of three phase circuit, table—capacity; table—frequency—skin effect; calculation; table—corona effect; its manifestation; critical voltage; spacing of wires—resistance of wires—impedance—power factor; apparent current; usual power factors encountered; example—wire calculations—sizes of wire—table of the property of copper wire—drop; example—current—example covering horse power, watts, apparent load, current, size of wire, drop, voltage at the alternator, and electrical horse power. |
||
| POWER STATIONS | 1,915 to 1,988 | |
Classification—central stations; types: a.c., d.c., and a.c. and d.c.; reciprocating engine vs. turbine—location of central stations; price of land; trouble after erection; water supply; service requiring direct current—size of plant; nature of load; peak load; load factor; machinery required; example; factors of evaporation; grate surface per horse power—general arrangement of station; belt drive with counter shaft; desirable features of belt drive; conditions, suitable for counter shaft drive; location of engine and boilers; the steam pipe; piping between engine and condenser; number and type of engine; superheated steam; switchboard location; individual belt drive; direct drive—station construction—foundations—walls— roofs—floors—chimneys; cost of chimneys and mechanical draft; high chimneys ill advised—steam turbine; types: impulse and reaction; why high vacuum is necessary; the working pressure—hydro-electric plants—water turbines; types: impulse, reaction—isolated plants—sub-stations; arrangement; three phase installations; reactance coils in sub-stations; portable sub-stations. |
||
| MANAGEMENT | 1,989 to 2,114 | |
The term "management"—selection; general considerations—selection of generators; efficiency of generators; size and number; regulation—installation; precautions; handling of armatures; assembling a machine; speed of generators; calculation of pulley sizes; gear wheels—belts; various belt drives; horse power transmitted by belts; velocity of belt; endless belts—switchboards; essential points of difference between single phase and three phase switchboard wiring; assembling a switchboard; usual equipment. Operation of Alternators—alternators in parallel; synchronizing; lamp methods; action of amortisseur winding; synchronizing three phase alternators; disadvantage of lamp method—cutting out alternator; precautions; hunting—alternators in series. Transformers; selection; efficiency; kind of oil used; detection of moisture; drying oil; regulation; transformers in parallel; polarity test—motor generators; various types and conditions requiring same—dynamotors; precautions—rotary converters; objections to single phase type; operation when driven by direct current, by alternating current; most troublesome part; efficiency; overload; starting; starting current. Electrical measuring instruments; location; readings; station voltmeters; points relating to ammeters; attention necessary; usual remedies to correct voltmeter—how to test generators; commercial efficiency; various tests. Station Testing: resistance measurement by "drop" method—methods of connecting ammeter voltmeter and wattmeter for measurement of power—motor testing: single phase motor—three phase motor, voltmeter and ammeter method; two wattmeter method; polyphase wattmeter method; one wattmeter method; one wattmeter and Y box method—three phase motor with neutral brought out; single wattmeter method—temperature test, three phase induction motor—three phase alternator testing: excitation or magnetization curve test—synchronous impedance test—load test—three phase alternator or synchronous motor temperature test—direct current motor or generator testing: magnetization curve—(shunt) external characteristic—direct current motor testing; load and speed tests—temperature test, "loading back" method—compound dynamo testing: external characteristic, adjustable load—transformer testing: external characteristic, adjustable load—transformer testing: core loss and leakage or exciting current test—copper loss—copper loss by wattmeter measurement and impedance—temperature—insulation—internal insulation—insulation resistance—polarity—winding or ratio tests. |
||
The great importance of the wave form in alternating current work is never denied, though it has sometimes been overlooked. The application of large gas engines to the driving of alternators operated in parallel requires an accurate knowledge of the wave form, and a close conformation to a sine wave if parallel operation is to be satisfactory. It is also important that the fluctuations in magnetism of the field poles should be known, especially if solid steel pole faces be used.
If an alternator armature winding be connected in delta, the presence of a third harmonic becomes objectionable, as it gives rise to circulating currents in the winding itself, which increase the heating and lowers the efficiency of the machine.
That the importance of having a good wave form is being realized, is proved by the increasing prevalence in alternator specifications of a clause specifying the maximum divergence allowable from a true sine wave. It is however perhaps not always realized that an alternator which gives a good pressure wave on no load may give a very bad one under certain loads, and the ability of the machine to maintain a good wave form under severe conditions of load is a better criterion of its good design than is the shape of its wave at no load.
The question of wave form is of special interest to the power station engineer. Upon it depends the answer to the questions: whether he may ground his neutral wires without getting large circulating currents; whether he may safely run any combination of his alternators in parallel; whether the constants of his distributing circuit are of an order liable to cause dangerous voltage surges due to resonance with the harmonics of his pressure wave; what stresses he is getting in his insulation due to voltage surges when switching on or off, etc. 1840 It has been shown by Rossler and Welding that the luminous efficiency of the alternating current arc may be 44 per cent. higher with a flat topped than with a peaked pressure wave, while on the other hand it is well known that transformers are more efficient on a peaked wave. Also the accuracy of many alternating current instruments depends upon the wave shape.
In making insulation breakdown tests on cables, insulators, or machinery, large errors may be introduced unless the wave form at the time of the test be known. It is not sufficient even to know that the testing alternator gives a close approximation to a sine wave at no load; since if the capacity current of the apparatus under test be moderately large compared with the full load current of the testing alternator, the charging current taken may be sufficient to distort the wave form considerably, thus giving wrong results to the disadvantage of either the manufacturer or purchaser.
The desirability of a complete knowledge of the manner in which the pressure and current varies during the cycle, has resulted in various methods and apparatus being devised for 1841 obtaining this knowledge. The apparatus in use for such purpose may be divided into two general classes,
1. Wave indicators;
2. Oscillographs.
and the methods employed with these two species of apparatus
may be described respectively as,
1. Step by step;
2. Constantly recording.
that is to say, in the first instance, a number of instantaneous
1842
values are obtained at various points of the cycle, which are
plotted and a curve traced through the several points thus
obtained. A constantly recording method is one in which an
infinite number of values are determined and recorded by the
machine, thus giving a complete record of the cycle, leaving no
portion of the wave to be filled in.
Figs. 2,585 and 2,586.—Oscillograms (from paper by Morris and Catterson-Smith, Proc. I. E. E., Vol. XXXIII, page 1,023), showing how the current varies in one of the armature coils of a direct current motor. Fig. 2,585 was obtained with the brushes in the neutral position, and fig. 2,586 with the brushes shifted forward.
The various methods of determining the wave form may be further classified as: 1843
| ❴ Joubert's method; | |
| ❴ Four part commutator method; | |
| ❴ Modified four part commutator method; | |
| 1. Step by step | ❴ Ballistic galvanometer method; |
| ❴ Zero method; | |
| ❴ By Hospitalier ondograph. |
Fig. 2,587.—Oscillogram by Bailey and Cleghorne (Proc. I.E.E., Vol. XXXVIII), showing the sparking pressure or pressure between the brush and the commutator segment at the moment of separation. The waves fall into groups of three owing to the fact that there were three armature coils in each slot.
| ❴ cathode ray; | ||
| ❴ by use of various types | ❴ glow light; | |
| 2. constantly recording | ❴ of oscillograph, | ❴ moving iron; |
| ❴ such as | ❴ moving coil; | |
| ❴ hot wire. | ||
Fig. 2,588.—Various wave forms. The sine wave represents a current or pressure which varies according to the sine law. A distorted wave is due to the properties of the circuit, for instance, the effect of hysteresis in an iron core introduced into a coil is to distort the current wave by adding harmonics so that the ascending and descending portions may not be symmetrical. A peaked wave has a large maximum as compared with its virtual value. A peaked wave is produced by a machine with concentrated winding.
Joubert's Method.—The apparatus required for determining the wave form by this step by step method, consists of a galvanometer, condenser, two, two way switches, resistance and adjustable contact maker, as shown in fig. 2,589. 1844
The contact maker is attached to the alternator shaft so that it will rotate synchronously with the latter. By means of the adjustable contact, the instant of "making" that is, of "closing" the testing circuit may be varied, and the angular position of the armature, at which the testing circuit is closed, determined from the scale, which is divided into degrees.
A resistance is placed in series with one of the alternator leads, such that the drop across it, gives sufficient pressure for testing.
Ques. Describe the method of making the test.
Ans. For current wave measurement switch No. 1 is placed on contact F, and for pressure wave measurement, on contact G, switch No. 2 is now turned to M and the drop across the resistance (assuming switch No. 1 to be turned to contact F) measured by charging the condenser, and then discharging it through the galvanometer by turning the switch to S. This is repeated for a number of positions of the contact maker, noting each time the galvanometer reading and position of the contact maker. By plotting the positions of contact maker as abscissæ, and the galvanometer readings as ordinates, the curve drawn through them will represent the wave form. 1845
The apparatus is calibrated by passing a known constant current through the resistance.
Fig. 2,590.—Four part commutator method of wave form measurement. The contact device consists of two slip rings and a four part commutator. One slip ring is connected to one terminal of the source, the other to the voltmeter, and the commutator to the condenser. By adjusting R when a known direct current pressure is impressed across the terminals, the voltmeter can be rendered direct reading.
Fig. 2,591.—Modified four part commutator method of wave form measurement (Duncan's modification). By this method one contact maker can be used for any number of waves having the same frequency. Electro-dynamometers are used and the connections are made as here shown. The moving coils are connected in series to the contact maker, and the fixed coils are connected to the various sources to be investigated, then the deflection will be steady and by calibration with direct current can be made to read directly in volts.
Fig. 2,592.—Diagram illustrating the ballistic galvanometer method of wave form measurement. The test may be made as described in the accompanying text, or in case the contact breaker is belted instead of attached rigidly to the shaft, it could be arranged to run slightly out of synchronism, then by taking readings at regular intervals, points will be obtained along the curve without moving the contact breaker. If this method be used, a non-adjustable contact breaker suffices. In arranging the belt drive so as to run slightly out of synchronism, if the pulleys be of the same size, the desired result is obtained by pasting a thin strip of paper around the face of one of the pulleys thus altering the velocity ratio of the drive slightly from unity.
Ballistic Galvanometer Method.—This method, which is due to Kubber, employs a contact breaker instead of a contact maker. The distinction between these two devices should be noted: A contact maker keeps the circuit closed during each revolution for a short interval only, whereas, a contact breaker keeps the circuit open for a short interval only.
Fig. 2,592, shows the necessary apparatus and connections for applying the ballistic galvanometer method. The contact breaker consists of a commutator having an ebonite or insulating segment and two brushes. 1847
In operation the contact breaker keeps the circuit closed during all of each revolution, except the brief interval in which the brushes pass over the ebonite segment.
The contact breaker is adjustable and has a scale enabling its various positions of adjustment to be noted.
Ques. Describe the test.
Ans. The contact breaker is placed in successive positions and galvanometer readings taken, the switch being turned to F, fig. 2,592, in measuring the current wave, and to G in measuring the pressure wave. The results thus obtained are plotted giving respectively current and pressure waves.
Figs.. 2,593 and 2,594.—Two curves representing pressure and current respectively of a rotary converter. Fig. 2,593, pressure wave V, fig. 2,594 current wave C. These waves were obtained from a converter which was being driven by an alternator by means of an independent motor. The rotary converter was supplying idle current to some unloaded transformers and the ripples clearly visible in the pressure wave V, correspond to the number of teeth in the armature of the rotary converter.
Ques. How is the apparatus calibrated?
Ans. By sending a constant current of known value through the resistance R. 1848
Zero Method.—In electrical measurements, a zero method is one in which the arrangement of the testing devices is such that the value of the quantity being measured is shown when the galvanometer needle points to zero.
In the zero method either a contact maker or contact breaker may be used in connection with a galvanometer and slide wire bridge, as shown in figs. 2,595 and 2,596.
Fig. 2,595.—Diagram illustrating zero method of wave measurement with contact maker. The voltage of the battery must be at least as great as the maximum pressure to be measured and must be kept constant.
Ques. What capacity of battery should be used?
Ans. Its voltage should be as great as the maximum pressure to be measured.
Ques. What necessary condition must be maintained in the battery?
Ans. Its pressure must be kept constant.
Ques. How are instantaneous values measured?
Ans. The bridge contact A is adjusted till the galvanometer 1849 shows no deflection, then the length AS is a measure of the pressure.
The drop between these points can be directly measured with a voltmeter if desired.
Ques. How did Mershon modify the test?
Ans. He used a telephone instead of the galvanometer to determine the correct placement of the bridge contact A.
Fig. 2,596.—Diagram illustrating zero method of wave measurement with contact breaker. The voltage of the battery must be at least as great as the maximum pressure to be measured and must be kept constant.
Ques. How can the instantaneous values be recorded?
Ans. By attaching to the contact A, a pencil controlled by an electro-magnet arranged to strike a revolving paper card at the instant of no deflection, the paper being carried on a drum.
Hospitalier Ondograph.—The device known by this name is a development of the Joubert step by step method of wave form measurement, that is to say, the principle on which its 1850 action is based, consists in automatically charging a condenser from each 100th wave, and discharging it through a recording galvanometer, each successive charge of the condenser being automatically taken from a point a little farther along the wave.
Fig. 2,597.—Diagram of Hospitalier ondograph showing mechanism and connections. It represents a development of Joubert's step by step method of wave form measurement.
As shown in the diagram, fig. 2,597, the ondograph consists of a synchronous motor A, operated from the source of the wave form to be measured, connected by gears B to a commutator D, in such a manner that while the motor makes a certain number of revolutions, the commutator makes a like number diminished by unity; that is to say, if the speed of the motor be 900 revolutions per minute, the commutator will have a speed of 899. 1851
The commutator has three contacts, arranged to automatically charge the condenser cc' from the line, and discharge it through the galvanometer E, the deflection of which will be proportional to the pressure at any particular instant when contact is made.
In fig. 2,597, GG' are the motor terminals, HH' are connected to the condenser cc' through a resistance (to prevent sparking at the commutator) and I, I' are the connections to the service to be measured.
A permanent magnet type of recording galvanometer is employed. Its moving coil E receives the discharges of the condenser in rapid succession and turns slowly from one side to the other.
Fig. 2,598.—View of Hospitalier ondograph. In operation, a long pivoted pointer carrying a pen and actuated by electro-magnets, records on a revolving drum a wave form representing the alternating current, pressure or current wave.
The movable part operates a long needle (separately mounted) carrying a pen F, which traces the curve on the rotating cylinder C. This cylinder is geared to the synchronous motor to run at such a speed as to register three complete waves upon its circumference.
By substituting an electromagnetic galvanometer for the permanent magnet galvanometer, and by using the magnet coils as current coils and the moving coil as the volt coil, the instrument can be made to draw watt curves. Fig. 2,598 shows the general appearance of the ondograph.
1852 Cathode Ray Oscillograph.—This type of apparatus for measuring wave form was devised by Braun, and consists of a cathode ray tube having a fluorescent screen at one end, a small diaphragm with a hole in it at its middle, and two coils of a few turns each, placed outside it at right angles to one another. These coils carry currents proportional to the pressure and current respectively of the circuit under observation.
Fig. 2,599.—General Electric moving coil oscillograph complete with tracing table. The tracing table is employed for observing the waves, and by using a piece of transparent paper, the waves under observation appear as a continuous band of light which can be traced, thus making a permanent record. This is not, however, to be regarded as a recording attachment, and can not be used where instantaneous phenomena are being investigated. The synchronous motor for operating the synchronous mirror in connection with tracing and viewing attachment is wound for 100 to 115 volts, 25 to 125 cycles, and should, of course, be run from the same machine which furnishes power to the circuit under observation. A rheostat for steadying and adjusting the current should be connected in series with the motor. The beam from the vibrator mirrors striking this synchronous mirror moves back and forth over the curved glass, and gives the length of the wave; the movement of the vibrator mirror gives the amplitude, and the combination gives the wave complete. An arc lamp or projection lantern produces the image reflected by the mirrors upon the film, tracing table or screen. For the rotation of the photographic film, a small direct current shunt wound motor is ordinarily used.
1853 The ray then moves so as to produce an energy diagram on the fluorescent screen.
Fig. 2,600.—General Electric moving coil oscillograph. The moving elements consist of single loops of flat wire carrying a small mirror and held in tension by small spiral springs. The current passing down one side and up the other, forces one side forward and the other backward, thus causing the mirror to vibrate on a vertical axis. The vibrator elements fit into chambers between the poles of electro-magnets, and are adjustable, so as to move the beam from the mirror, both vertically and horizontally. A sensitized photographic film is wrapped around a drum and held by spring clamps. The drum, with film, is placed in a case and a cap then placed over the end, making the case light, when the index is either up or down. The loading is done in a dark room. A driving dog is screwed into the drum shaft, and which, when the drum and case are in place, revolves the film past a slot. When an exposure is to be made, the index is moved from the closed position, thus opening the slot in the case and exposing the film to the beam of light from the vibrating mirrors when the electrically operated shutter is open. The slot is then closed by moving the index to "Exposed." A slide with ground glass can be inserted in place of the film case or roll holder to arrange the optical system when making adjustments. The shutter operating mechanism is arranged so as to hold the shutter open during exactly one revolution of the film drum. There are two devices connected to the shutter operating mechanism; one opens the shutter at the instant the end of the film passes the slot; the other opens immediately, at any part of the film, and both give exposure during one revolution. The first is useful when making investigations in which the events are either recurring, or their beginnings known or under control, and the second when the time of the event is not under control, such as the blowing of fuses or opening of circuit breakers.
The instrument is much used in wireless telegraphy, as it is capable of showing the characteristics of currents of very high frequency. 1854
Fig. 2,601.—General Electric moving coil oscillograph with case removed, showing interior construction and arrangement of parts. The oscillograph is furnished complete with a three element electro-magnet galvanometer, optical system, shutter and shutter operating mechanism, film driving motor and cone pulleys, photographic and tracing attachments, 6 film holders, and the following repair parts, for vibrators: 6 extra suspension strips; 6 vibrator mirrors; 1 box gold leaf fuses; 1 bottle mirror cement; 1 bottle damping liquid.
Fig. 2,602.—Oscillogram showing the direct current pressure of a 25 cycle rotary converter (below), and (above) the pressure wave taken between one collector ring and one commutator brush. The 12 ripples per cycles in the direct current voltage are due to a 13th harmonic in the alternating current supply.
1855 Glow Light Oscillograph.—This device consists of two aluminum rods in a partially evacuated tube, their ends being about two millimeters apart. When an alternating current of any frequency passes between them a sheath of violet light forms on one of the electrodes, passing over to the other when the current reverses during each cycle. The phenomenon may be observed or photographed by means of a revolving mirror.
Fig. 2,603.—Curves by Morris, illustrating the dangerous rush of current which may occur when switching on a transformer. The circuit was broken at F and made again at G. The current was so great as to carry the spot of light right off the photographic plate due to the fact that a residual field was left in the core after switching off, and on closing the switch again the direction of the current was such as to tend to build up the full flux in the same direction as this residual flux. The dotted lines have been drawn in to show how the actual waves were distorted from the normal.
Moving Iron Oscillograph.—This type is due to Blondel, to whom belongs the credit of working out and describing in considerable detail the principles underlying the construction of oscillographs.
The moving iron type of oscillograph consists of a very thin vane of iron suspended in a powerful magnetic field, thus forming a polarized magnet. Near this strip are placed two small coils which carry the current whose wave form is to be measured.
The moving iron vane has a very short period of vibration and can therefore follow every variation in the current.
Fig. 2,604.—Siemens-Blondel moving coil type oscillograph. The coil is in the shape of a loop of thin wire, which is suspended in the field of an electro-magnet excited by continuous current. The current to be investigated is sent through this loop, which in consequence of the interaction of current and magnetic field, begins to vibrate. The oscillations are rendered visible by directing a beam of light from a continuous current arc lamp onto a small mirror fixed to the loop. The light reflected by the mirror is in the form of a light strip, but by suitable means this is drawn out in respect of time, so that a curve truly representing the current is obtained. The loop of fine wire is stretched between two supports and is kept in tension by a spring. As the spring tension is considerable, the directive force of the vibrating system is large, and its natural periodicity very high. The mirror is fixed in the center of the loop, and has an area of 1 square mm. In order to protect the loops from mechanical injury they are built into special frames. The mirrors are of various sizes, the loop for demonstration purposes (projection device) being provided with the largest mirror and the most sensitive loop with a mirror of the smallest dimensions.
Attached to the vane is a small mirror which reflects a beam of light upon some type of receiving device.
The Siemens-Blondel oscillograph shown in fig. 2,604, is of the moving coil type, being a development of the moving iron principle.
Moving Coil Oscillograph.—The operation of this form of oscillograph is based on the behaviour of a movable coil in a magnetic field.
Figs. 2,605 and 2,606.—Oscillograms reproduced from a paper by M. B. Field on "A Study of the Phenomena of Resonance by the Aid of Oscillograms" (Journal of E. E., Vol. XXXII). The effect of resonance on the wave forms of alternators has been the subject of much investigation and discussion; it is a matter of vital importance to the engineer in charge of a large alternating current power distribution system. Fig. 2,605 shows the pressure curve of an alternator running on a length of unloaded cable, the 11th harmonic being very prominent. Fig. 2,606 shows the striking alteration produced by reducing the length of cable in the circuit and thus causing resonance with the 13th harmonic.
It consists essentially of a modified moving coil galvanometer combined with a rotating or vibrating mirror, a moving photographic film, or a falling photographic plate. The galvanometer portion of the outfit is usually referred to as the oscillograph as illustrated in figs. 2,608 to 2,612, representing diagrammatically the moving system.
In the narrow gap between the poles S, S of a powerful magnet are stretched two parallel conductors formed by bending a thin strip of phosphor bronze back on itself over an ivory pulley P. A spiral spring attached to this pulley serves to keep a uniform tension on the strips, and a guide piece L limits the length of the vibrating portion to the part actually in the magnetic field. 1858
A small mirror M bridges across the two strips as shown. The effect of passing a current through such a "vibrator" is to cause one of the strips to advance while the other recedes, and the mirror is thus turned about a vertical axis.
Fig. 2,607.—General view of electro-magnet form of Duddell moving coil oscillograph, showing oil bath and electro-magnet. This instrument is specially designed to have a very high natural period of vibration (about 1/10,000 of a second) so as to be suitable for accurate research work. It is quite accurate for frequencies up to 300 per second. In the figure, A is the brass oil bath in which two vibrators are fixed; B, core of electro-magnet which is excited by two coils, one of which, C, is seen. The ends of these two coils are brought out to four terminals at D, so that the coils may be connected in series for 200 volt, or in parallel for 100 volt circuits. The bolts, E,E, hold the oil bath in position between the poles of the magnet. F,F,F (one not seen), are levelling screws; G,G, terminals of one vibrator; H, fuse; K, thermometer with bulb in center of oil bath.
Figs. 2,608 to 2,612.—Vibrator of Duddell moving coil oscillograph and section through oil bath of electro-magnet oscillograph. The vibrator consists of a brass frame W, which supports two soft iron pole pieces P,P. Between these, a long narrow groove is divided into two parts by a thin soft iron partition, which runs up the center. The current being led in by the brass wire U, passes from an insulated brass plate to the strip, which is led over an ivory guide block, down one of the narrow grooves and over another guide block, the loops round the ivory pulley O, which puts tension on the strip by the spring N, back to the guide block again, up the other narrow groove, and out by way of the insulated brass plate and lead U. Halfway up the grooves the center iron partition R is partially cut away to permit of a small mirror M, bridging across from one strip to the other, being stuck to the strips by a dot of shellac at each corner. The figure illustrates one type of vibrator in which P is removable from W for ease in repairing. In type 1, these pole pieces P,P are not removable. The vibrators are placed side by side in the gap between the poles S,S of the electro-magnet, see fig. 2,610. Each vibrator is pivoted about vertical centers, the bottom center fitting in the base of the oil bath, and the one at the top being formed by a screw in the cock piece Y. It can thus be easily turned in azimuth, its position being fixed by the adjusting screw L, a spiral spring serving to keep the vibrator always in contact with this screw. Since each cock piece can be independently moved forward or backward, each vibrator can be tipped slightly in either of these directions so that complete control over the mirrors is obtained and reflected spots of light may be made to coincide with that reflected from the fixed zero mirror, which latter is fixed to a brass tongue in between the two vibrators. A plano-convex lens of 50 cm. focal length is fixed on the oil bath in front of the vibrator mirrors to converge the reflected beams of light. It will be noticed that this lens is slightly inclined so that no trouble will be given by reflections from its own surface. The normal distance from the vibrator mirrors to the scale of photographic plate is 50 cm., and at this distance, a convenient working deflection on each side of the zero line is 3 to 4 cm. This is obtained with a R.M.S. current through the strips of from .05 to .1 of an ampere according to wave form, etc. The maximum deflection on each side of the zero line should not exceed 5 cm. while the maximum R.M.S. current through the strips should in no case exceed .1 ampere.
Each strip of the loop passes through a separate gap (not shown in the figure). The whole of the "vibrator," as this part of the instrument is called, is immersed in an oil bath, the object of the oil being to damp the movement of the strips, and make the instrument dead beat. It also has the additional advantage of increasing by refraction the movement of the spot of light reflected from the vibrating mirrors.
The beam of light reflected from the mirror M is received on a screen or photographic plate, the instantaneous value of the current being proportional to the linear displacement of the spot of light so formed.
With alternating currents, the spot of light oscillates to and fro as the current varies and would thus trace a straight line.
To obtain an image of the wave form, it is necessary to traverse the photographic plate or film in a direction at right angles to the direction of the movement of the spot of light.
Fig. 2,613.—Duddell moving coil oscillograph with projection and tracing desk outfit. The outfit is designed for teaching and lecture purposes. In operation, after the beam of light from the arc lamp has been reflected from the oscillograph mirrors, it falls on a vibrating mirror which gives it a deflection proportional to time in a direction at right angles to the deflection it already has and which is proportional to the current passing through the oscillograph. It is therefore only necessary to place a screen in the path of the reflected beam of light to obtain a trace of the wave form. Since the vibrating mirror is vibrated by means of a cam on the shaft of a synchronous motor, which motor is driven from, or synchronously with, the source of supply whose wave form is being investigated, the wave form is repeated time after time in the same place on the screen, and owing to the "persistence" of vision, the whole wave appears stationary on the screen. The synchronous motor with its vibrating mirror, mentioned above, is located underneath the "tracing desk." When used in this position a wave a few centimeters in amplitude is seen through a sheet of tracing paper which is bent round a curved sheet of glass. A permanent record of the wave form can thus easily be traced on the paper. A dark box which is designed to hold a sheet of sensitized paper in place of the tracing paper, can be fitted in place of the tracing desk. Thus an actual photographic record of the wave form is obtained. If the synchronous motor be transferred from its position underneath the tracing desk to the space reserved for it close to the oscillograph, the beam of light is then received on a large mirror which is placed at an angle of about 45 degrees to the horizontal and so projects the wave form onto a large vertical screen which should be fixed about two and a half meters distant. Under these conditions a wave form of amplitude 50 cm. each side the zero line may be obtained which is therefore visible to a large audience.
Ques. How are the oscillograms obtained in the Duddell moving coil oscillograph?
Ans. In all cases the oscillograms are obtained by a spot of light tracing out the curve connecting current or voltage with time. 1861 The source of light is an arc lamp, the light from which passes first through a lens, and then, excepting when projecting on a screen, through a rectangular slit about 10 mm. long by 1 mm. wide. The position of the lamp from the lens is adjusted till an image of the arc is obtained covering the three (two moving, one fixed) small oscillograph mirrors. The light is reflected back from these mirrors and, being condensed by a lens which is immediately in front of them, it converges till an image of the slit is formed on the surface where the record is desired. All that is necessary now to obtain a bright spot of light instead of this line image is to introduce in the path of the beam of light a cylindrical lens of short focal length.
Figs. 2,614 and 2,615.—Sectional view of permanent magnet form of Duddell moving coil oscillograph. This instrument has a lower natural period of vibration (1/3000 second) than the type shown in fig. 2,612, and therefore is not capable of accurately following wave forms of such high frequency, but it is sufficiently quick acting to follow wave forms of all ordinary frequencies with perfect accuracy. It is easier to repair, and more portable owing to the fact that the magnetic field is produced by a permanent magnet instead of an electro-magnet. This also renders the instrument suitable for use on high tension circuits without earth connection, as, owing to the fact that no direct current excitation is required, the instrument is more easily insulated than other types.
Ques. What is the function of the mirrors on the vibrating vane? 1862
Fig. 2,616.—Diagram of connections of Duddell oscillograph to high pressure circuit. The modification necessary for high pressure circuit only applies to the vibrator which gives the pressure wave and consists in adding two more resistances, R4 and R5. Referring to fig. 2,617, it will be seen that in case fuse f2 blows, or the vibrator be accidentally broken, the full supply voltage is immediately thrown on the instrument itself. This is not permissible in high voltage work and therefore the resistance R5 is introduced as a permanent shunt to the oscillograph vibrator. The resistance R4 is an exact duplicate of R2 being a 21 ohm plug resistance box for adjusting the sensitivity of the vibrator to an even figure. In practice R5 is usually a part of R1, and in most of the high voltage resistances, two taps are brought out near one end to serve as R5. One of these taps is usually 50 ohms distant from the end terminal and the other only 5 ohms from the end. The use of these taps is as follows: The large resistance consisting of R1 + R5 is so chosen with respect to the voltage of the circuit under investigation that the current through R1 is about .1 ampere. It should never be more than this continuously. Then R4 is connected to the 50 ohm tap, and since the resistance of the oscillograph vibrator circuit is variable from about 5 to 26 ohms by means of R4, the current can be controlled through the oscillograph from about .066 to .091 of an ampere, enabling an open wave form to a convenient scale to be obtained. If it now be desired to record large rises of pressure, such as may occur in cases of resonance, the height of the wave must be reduced in order to keep these rises on the plate. This is accomplished by disconnecting R4 from the 50 ohm tap and connecting it to the 5 ohm tap, when the current through the vibrator will be from .05 to .016 of an ampere according to whether the resistance R4 is in or out of circuit. When, instead of using the falling plate, the cinematograph camera is being used, it becomes necessary always to work on the 5 ohm tap since the width of the film is much less than that of the plate, and the current must therefore be less. In experiments where sudden rises of voltage are expected it is often advisable to keep R1 as great as possible. That end of the resistance R1 referred to as R5 in the diagram should be securely connected to the supply main and no switch or fuse used. A switch may, if desired, be used in series with R1, provided it be inserted at the point where R1 joins the supply main remote from R5. It will be seen that fuses f1 and f2 are shown. Provided that the connections are always made in accordance with the diagram, and the vibrators are always shunted by R5 or R3 respectively, there is not much objection to the use of these fuses, but on general principles it is wise to avoid fuses in high tension work and accordingly with each permanent magnet oscillograph, dummy fuses are supplied, which can be inserted in place of the ordinary fuses when desired. The remark previously made about keeping both vibrators and the frame of the instrument at approximately the same pressure applies with additional emphasis in high pressure work.
1863 Ans. They simply control the direction of a beam of light in a horizontal plane in such a manner that its deflection from a zero position depends on the current passing through the instrument, and it is therefore evident that the oscillograph is not complete without means of producing a time scale.
Fig. 2,617.—Diagram of connections of Duddell oscillograph to low pressure circuit, R1 is a high non-inductive resistance connected across the mains in series with one of the vibrators. S2 is a switch, and f2, the fuse (on the oscillograph in this circuit). The resistance of R1 in ohms should be rather more than ten times the voltage of the circuit, so that a current of a little less than .1 of an ampere will pass through it. The vibrator will then give the curve of the circuit on an open scale. (For the projection oscillograph, the resistance R1 should be only twice the supply voltage, since .5 of an ampere is required to give full scale deflection on a large screen.) To obtain the current wave form, the shunt R3 is connected in series with the circuit under investigation and the second vibrator is connected across this shunt. Here also f1 is a fuse, S1 a switch, and R2 an adjustable resistance box. The switch S1 is however unnecessary if the plug resistance box supplied for R2 be used, since an infinity plug is included in this box. The shunt R3 should have a drop of about 1 volt across it in order to give a suitable working current through the vibrator. The resistance R2 is not absolutely essential, but it is a great convenience in adjusting the current through the vibrator. It is a plug resistance box, the smallest coil being .04 of an ohm and the total 21 ohms. Being designed to carry .5 ampere continuously it can be used with any other type of Duddell oscillograph, and by its use the sensitiveness of the vibrator can be adjusted so that a round number of amperes in the shunt gives 1 mm. deflection. This adjustment is best made with direct current. It should be noted in connecting the oscillograph in circuit, that the two vibrators should be so connected to the circuit that it is impossible that a higher pressure difference than 50 volts should exist between one vibrator and the other, or between either vibrator and the frame. To ensure attention to this important point, a brass strap is provided which connects the two vibrators together and to the frame of the instrument. This does not mean that this point must necessarily be earthed since the frame of the instrument is insulated from the earth. It is advisable, however, to earth it when possible.
Figs. 2,618 and 2,619.—Two curves obtained with the falling plate camera and illustrating the discharge of a condenser through an inductive circuit. When taking curve A the resistance in the circuit was very small compared to the inductance, while before taking curve B an additional non-inductive resistance was inserted in the circuit so that the oscillations were damped out much more rapidly although the periodic time remained approximately constant.
Ques. How is the time scale produced?
Ans. Either the surface on which the beam of light falls may be caused to move in a vertical plane with a certain velocity, so that the intersection of the beam and the plane surface traces out a curve connecting current with time (a curve which becomes a permanent record if a sensitized surface be used); or, the surface may remain stationary and in the path of the horizontally vibrating beam may be introduced a mirror which rotates or vibrates about a horizontal 1865 axis, thus superposing a vertical motion proportional to time on the horizontal vibration which is proportional to current, and causing the beam of light to trace out a curve connecting current and time on the stationary surface.
Ques. What kind of recording apparatus is used with the Duddell oscillograph?
Ans. A falling plate camera, or a cinematograph film camera.
Fig. 2,620.—Synchronous motor with vibrating mirror as used with Duddell moving coil oscillograph. Since the motor must run synchronously with the wave form it is required to investigate, it should be supplied with current from the same source. The motor can be used over a wide range of frequencies (from 20 to 120). When working at frequencies below 40, it is advisable to increase the moment of inertia of the armature, and for this purpose a suitable brass disc is used. The armature carries a sector, which cuts off the light from the arc lamp during a fraction of each revolution, and a cam which rocks the vibrating mirror. It makes one revolution during two complete periods, and the cam and sector are so arranged that during 1½ periods, the mirror is turning with uniform angular velocity, while during the remaining half period, the mirror is brought back quickly to its angular position, the light being cut off by the sector during this half period.
1866 Ques. Explain the operation of the falling plate camera.
Ans. In this arrangement a photographic plate is allowed to fall freely by the force of gravity down a dark slide. At a certain point in its fall it passes a horizontal slit through which the beams of light from the oscillograph pass, tracing out the curves on the plate as it falls.
Figs. 2,621 to 2,623.—Interior of cinematograph camera as used on Duddell moving coil oscillograph for obtaining long records. The loose side of case is shown removed and one of the reels which carry the film lying in front. The spool of film which is placed on the loose reel A, passes over the guide pulley B, then vertically downward between the brass gate D (shown open in the figure), and the brass plate C. The exposure aperture is in the plate C and can be opened or closed by a shutter controlled by the lever M. The groove in the plate C, and the springs which press the gate D flat on the plate C, prevent the film having any but a vertical motion as it passes the exposure slit. E is the sprocket driving pulley which engages with the perforations on the film and unwinds it from the reel A to reel H. Outside the case on the far side of it is secured to the axle G a three speed cone pulley. This is driven by a motor of about 1/7 horse power, which also drives, through the gears shown, the sprocket pulley E. Close to the grooved cone pulley is a lever carrying a jockey pulley L, and a brake, which latter is normally held onto the cone pulley by a spring and so causes the loose belt to slip. By pressing a lever which is attached to the falling plate camera case, the brake can be suddenly released and at the same time the jockey pulley caused to tighten the belt onto the grooved cone pulley, so that the starting and stopping of the film is controlled independently of the driving motor, and being quickly accomplished avoids waste of film. Both reels are alike and each is made in two pieces. The upper reel is loose on its axle and its motion is retarded slightly by a friction brake. The lower reel is also loose on its axle, but it is driven by means of a friction clutch, the clutch always rotating faster than the reel so that the used film delivered by the sprocket pulley E is wound up as fast as delivered. K is the front face of one reel, the boss on it pushes into the tube on the other half H, which serves not only to unite the two halves, but also to secure the end of the film which is doubled through J.
The mean speed of the plate at the moment of exposure is about 13 feet per second. This speed is very suitable for use with frequencies 1867 of from 40 to 60 periods per second. A cloth bag is used to introduce the plate to the slide.
A catch holds the plate until it is desired to let it fall. Inside the case, is a small motor, 100 or 200 volts direct current, driving four mirrors which are fixed about a common axis with their planes parallel to it.
Fig. 2,624.—Portion of oscillograph record taken with cinematograph film camera, showing the rush of current and sudden rise of voltage at the moment of switching on a high pressure feeder.
By looking through a small slot in the end of the camera into these rotating mirrors, the observer sees the wave form which the oscillograph is tracing out and is thus able to make sure that he is obtaining the particular wave form or other curve desired before exposing the plate.
Fig. 2,625.—Portion of oscillograph record taken with a cinematograph film camera showing the effect of switching off a high pressure feeder and illustrating the violent fluctuations produced by sparking at the switch contacts.
The plate falls into a second red cloth bag which is placed on the bottom of the slide. The plates used are "stereoscopic size", 6¾" × 3¼" (17.1 × 8.3 cm.).
Ques. For what use is the cinematograph camera adapted?
Ans. For long records. 1868
For instance, in investigations, such as observation on the paralleling of alternators, the running up to speed of motors, and the surges which may occur in switching on and off cable, etc. The cinematograph camera fits on to the falling plate case and by means of which a roll of cinematograph film can be driven at a uniform speed past the exposure aperture, enabling records up to 50 metres in length to be obtained. An interior view of the cinematograph camera is shown in fig. 2,621.
Fig. 2,626.—Curves reproduced from an article by J. T. Morris in the Electrician. "On recording transitory phenomena by the oscillograph."
Fig. 2,627.—First rush of current from an alternator when short circuited, showing unsymmetrical initial wave of current, becoming symmetrical after a few cycles. 25 cycles.
Fig. 2,628.—Pressure wave obtained from narrow exploring coil on alternator armature, indicating distribution of field flux. The terminal voltage of the alternator is very nearly a sine wave, 60 cycles; about 17 volts.
1869 SOME OSCILLOGRAPH RECORDS
Fig. 2,629.—The waves of voltage and current of an alternating arc. A, voltage wave; B, current wave showing low power factor of the arc without apparent phase displacement. 60 cycles.
Fig. 2,630.—Rupturing 650 volt circuit. A, current wave; B, 25 cycle wave to mark time scale.
Fig. 2,631.—First rush of current from alternator when short circuited, showing unsymmetrical current wave, also wave of field current caused by short circuit current in armature. Upper curve, armature current; lower curve, field current.
Fig. 2,632.—Mazda (tungsten) lamp, showing rapid decrease to normal current as filament heats up. 25 cycles.
Fig. 2,633.—Current wave in telephone line corresponding to sustained vowel sound "i," as in machine; voice pitched at A 110.
Fig. 2,635.—Short circuit current on direct current end of rotary converter, 21,500 amperes maximum. Upper curve, direct current voltage; lower curve, direct current amperage. Duration of short circuit about .1 second.
General Principles of Switchboard Connections.—The interconnection of generators, transformers, lines, bus bars, and switches with their relays, in modern switchboard practice is shown by the diagrams, figs. 2,636 to 2,645. The figures being lettered A to J for simplicity, the generators are indicated by black discs, and the switches by open circles, while each heavy line represents a set of bus bars consisting of two or more bus bars according to the system of distribution. It will be understood, also, in this connection, that the number of pole of the switches and the type of switch will depend upon the particular system of distribution employed.
Diagram A, shows the simplest system, or one in which a single generator feeds directly into the line. There are no transformers or bus bars and only one switch is sufficient.
In B, a single generator supplies two or more feeders through a single set of bus bars, requiring a switch for each feeder, and a single generator switch.
In C, two generators are employed and required and the addition of a bus section switch.
D, represents a number of generators supplying two independent circuits. The additional set of bus bars employed for this purpose necessitates an additional bus section switch, and also additional selector switches for both feeders and generators.
E, shows a standard system of connection for a city street railway system having a large number of feeders.
1873 This arrangement allows any group of feeders to be supplied from any group of generators.
Fig. 2,646.—Fort Wayne switchboard panel for one alternator and one transfer circuit. Diagram giving dimensions, arrangement of instruments of board, and method of wiring. The different forms of standard alternating current switchboard panels for single phase circuits made by the Fort Wayne Electric Works are designed to fulfill all the usual requirements of switchboards for this class of work. The line includes panels equipped for a single generator; for one generator and two circuits; one generator and one transfer circuit; one generator, an incandescent and an arc lighting circuit; and also feeder panels of different kinds.
It also permits the addition of a generator switch for each generator.
F, represents the simplest system with transformers.
It requires a single generator transformer bank, switch and line. The arrangement as show at F is used where a number of plants supply the same system.
G, represents a system having more than one line.
In this case a bus bar and transformer switch is used on the high tension side.
H, shows a number of generators connected to a set of low tension bus bars through generator switches, and employing a low tension transformer switch. 1874
I, shows the connections of a system having a large number of feeders supplied by several small generators. In this case, the plant is divided into two parts, each of which may be operated independently.
J, represents the arrangement usually employed in modern plants where the generator capacity is large enough to permit of a generator transformer unit combination with two outgoing lines. By operating in parallel on the high tension side only, any generator can be run with any transformer. The whole plant can be run in parallel, or the two parts can be run separately.
Fig. 2,647.—General Electric small plant alternating current switchboard, designed for use in small central stations and isolated plants. They are for use with one set of bus bars, to which all generators and feeders are connected by means of single throw lever switches or circuit breakers, suitable provision being made for the parallel operation of the generators.
Fig. 2,648.—Crouse-Hinds voltmeter and ground detector radial switch, arranged for mounting on the switchboard. The switch proper is placed on the rear of the board with hand wheel, dial, and indicator only on the front side. The current carrying parts are of hard brass, with contact surfaces machined after assembling. The contact parts are of the plunger spring type, and the cross bar has fuse connections. Ground detector circuits are marked G+ and G- for two wire system, and G+, G-, GN+ and GN- for three wire system. When the voltmeter switch is to be used as a ground detector, two circuits are required for a two wire system, and four circuits for a three wire system, that is, a six circuit voltmeter and ground detector switch for use on a two wire system has two circuits for ground detector and four circuits for voltmeter readings. A six circuit voltmeter and ground detector switch, for use on a three wire system, has four circuits for ground detector and two circuits for voltmeter readings.
Switchboard Panels.—The term "panel" means the slab of marble or slate upon which is mounted the switches, and the indicating and controlling devices. There are usually several panels comprising switchboards of moderate or large size, these panels being classified according to the division of the system that they control, as for instance: 1876
1. Generator panel;
2. Feeder panel;
3. Regulator panel, etc.
In construction, the marble or slate should be free from metallic veins, and for pressures above, say, 600 volts, live connections, terminals, etc., should preferably be insulated from the panels by ebonite, mica, or removed from them altogether, as is generally the case with the alternating gear where the switches are of the oil type.
Figs. 2,649 and 2,650,—Wiring diagrams of Crouse-Hinds voltmeter and ground detector switches. Fig. 2,649 voltmeter switch; fig. 2,650 voltmeter and ground detector switch. A view of the switch is shown in fig. 2,648; it is designed for use on two or three wire systems up to 300 volts.
The bus bars and connections should be supported by the framework at the back of the board, or in separate cells, and the instruments should be operated at low pressure through instrument transformers.
The panels are generally held in position by bolting them to an angle iron, or a strip iron framework behind them.
1877 Generator Panel.—This section of a switchboard carries the instruments and apparatus for measuring and electrically controlling the generators. On a well designed switchboard each generator has, as a rule, its own panel.
Figs. 2,651 to 2,653.—Diagrams of connections for generator panels. Key to symbols: A, ammeter; A.S., ammeter switch; C.T., current transformer; F., fuse; F.A., direct current field ammeter; F.S., field switch; G.C.S., governor control switch; L.S., limit switch (included with governor motor); O.S., oil switch; P.I.W., polyphase indicating wattmeter; P.W.M., polyphase watthour meter; P.R., pressure receptacle; P.P., pressure plug; Rheo., rheostat; S., shunt; S.R., synchronizing receptacle; S.P., synchronizing plugs; T.B., terminal board for instrument leads; V, alternating current voltmeter.
Figs. 2,654 and 2,655.—Diagrams illustrating a simple method of determining bus capacity as suggested by the General Electric Co. Fig. 2,654 relates to any panel; the method is as follows: 1. Make a rough plan of the entire board, regardless of the number of panels to be ordered. The order of panels shown is recommended, it being most economical of copper and best adapted to future extensions. 2. To avoid confusion keep on one side of board everything pertaining to exciter buses, and on other side everything pertaining to A. C. buses. 3. With single lines represent the exciter and A. C. buses across such panels as they actually extend and by means of arrows indicate that portion of each bus which is connected to feeders and that portion which is connected to generators. Remember that "Generator" and "Feeder" arrows must always point toward each other, otherwise the rules given below do not hold. Note also that the field circuits of alternator panels are treated as D. C. feeders for the exciter bus. 4. On each panel mark its ampere rating, that is, the maximum current it supplies to or takes from the bus. For A. C. alternator panels the D. C. rating is the excitation of the machines. 5. Apply the following rules consecutively, and note their application in fig. 2,654. (For the sake of clearness ampere ratings are shown in light face type and bus capacities in large type.) A. Always begin with the tail of the arrow and treat "generator" and "feeder" sections of the bus separately. B. Bus capacity for first panel = ampere rating of panel. C. Bus capacity for each succeeding panel = ampere rating of panel plus bus capacity for preceding panel. (See sums marked above the buses in fig. 2,654.) D. For a panel not connected to a bus extending across it, use the smaller value of the bus capacities already obtained for the two adjoining panels. (See exciter bus for panel C.) E. The bus capacity for any feeder panel need not exceed the maximum for the generator panels (see A. C. bus for panel G) and vice versa (see exciter bus for panel B). Hence the corrections made in values obtained by applying rules B and C. The arrangement of panels shown in fig. 2,654 is the one which is mostly used. The above method may, however, be applied to other arrangements, one of which is shown in fig. 2,655. Here the generators must feed both ways to the feeders at either end of the board so that in determining A. C. bus capacities it is necessary to first consider the generators with the feeders at one end, and then with the feeders at the other end as shown by the dotted A. C. buses. The required bus capacities are then obtained by taking the maximum values for the two cases.
Fig. 2,656.—End view showing general arrangement of switchboards for 240, 480, and 600 volt alternating current. The cut shows a single throw oil switch mounted on the panel.
In the case of a dynamo, a good representative panel would have mounted upon it a reverse current circuit breaker, an ammeter, a double pole main switch (or perhaps a single pole switch, since the circuit breaker could also be used as a switch) a double pole socket into which a plug could be inserted to make connection with a voltmeter mounted on a swinging bracket at the end of the board; a 1880 rheostat handle, the spindle of which operates the shunt rheostat of the machine, the rheostat being placed either directly behind the spindle, if of small size, or lower down with chain drive from the hand wheel spindle, if of larger size, a field discharge switch and resistance, a lamp near the top of the panel for illuminating purposes, a fuse for the voltmeter socket, and, if desired, a watthour meter. If the dynamo be compound wound, the equalizing switch will generally be mounted on the frame of the machine, and in some cases the field rheostat will be operated from a pillar mounted in front of the switchboard gallery. If the generator be for traction purposes, the circuit breaker is more often of the maximum current type, and a lightning arrester is often added, without a choke coil, the latter as well as further lightning arresters being mounted on the feeder panels.
Figs. 2,657 and 2,658.—Two views of a feeder panel, showing general arrangement of the devices assembled thereon. A, circuit breaker; B, ammeter; C, voltmeter; D, switches.
In the case of a high pressure alternating current plant of considerable size, the bus bars oil switches, and the current and 1881 pressure transformers are generally mounted either in stoneware cells, or built on a framework in a space guarded by expanded metal walls, and no high pressure apparatus of any sort is brought on to the panels themselves.
Figs. 2,659 to 2,666.—Diagram of connections for three phase feeder panels. Key to symbols: A, ammeter; A.S., three way ammeter switch; B.A.S., bell alarm switch; C.T., current transformer; F, fuse; O.S., oil switch; P.I.W., polyphase indicating wattmeter; P.W.M., polyphase watthour meter; T.B., terminal board; T.C., trip coils for oil switch.
Feeder Panel.—The indicating and control apparatus for a feeder circuit is assembled on a panel called the feeder panel.
The most common equipment in the case of a direct current feeder panel comprises an ammeter, a double pole switch, and double pole fuses or instead of the fuses, a circuit breaker on one or both poles; in the case of a traction feeder a choke coil and a lightning arrester are often added. 1882
Figs. 2,667 and 2,668.—Diagrams of connections for two phase and three phase installations: A and A1, ammeter; C.C., constant current transformer; C.T., current transformer; D.R., discharge resistance; F, fuse; F.S., field switch; L.A., lightning arrester; O.S., oil switch; P.P., pressure plug; P.R., pressure receptacle; P.T., pressure transformer; S and S1, plug switches; T.C., oil switch trip coil; V, voltmeter.
The equipment of a typical high pressure three phase feeder panel is an ammeter (sometimes three ammeters, one in each phase) operated by a current transformer, and oil break switch with two overload release coils, or three if the neutral of the circuit be earthed, the releases being operated by current transformers.
Fig. 2,669.—Crouse-Hinds radial ammeter switch, arranged for mounting directly on the switchboard. It is designed for use with external shunt ammeters of any make or capacity, and in connection with the required number of shunts, makes possible the taking of current readings of a corresponding number of circuits by means of one ammeter. The wiring diagram is shown in fig. 2,670.
The switch when on a large system is often in a cell some distance behind the panel, and is then controlled by a system of levers, or by a small motor which is started and stopped by a throw over switch on the panel, in which case there is generally a lamp or lamps on the panel to show whether the switch is open or closed. 1884
Air brake switches or links are placed between the bus bars and the oil switch to allow of the latter being isolated for inspection purposes, and as a general rule no apparatus carrying high pressure current is allowed on the front of the panel. With both direct and alternating current feeders, a watthour meter is often added to show the total consumption of the circuit.
Fig. 2,670.—Wiring diagram for Crouse-Hinds radial ammeter switch as illustrated in fig. 2,669. The switch proper is on the rear of the switchboard, and the hand wheel dial and indicator on the front.
A typical three phase generator panel is provided with three ammeters, one in each phase, operated from three current transformers, one to each ammeter, a volt meter, a power factor indicator, and an indicating watthour meter, all operated from one or more pressure transformers, and the necessary current transformers, the operating handle of the oil switch, which is connected to the switch itself by means of rods, two maximum releases operated by current transformers, or a reverse relay for automatically tripping the switch, lamps for indicating when the switch is tripped, a socket for taking the plug which makes connection between the secondary of a pressure transformer and the synchronizer on the synchronizing panel, and a lamp for illuminating purposes, while on the base of the panel or on a pillar at the front of the gallery is mounted the gear for the field circuit. This consists of a double pole field switch and a discharge resistance, an ammeter, a handle for the rheostat in the generator field, and (if each alternator have its own direct coupled exciter) possibly also a small rheostat for the exciter field.
NOTE.—In some cases where the capacity of the plant is not very great, the oil switch is mounted on the back of the panel, and the bus bars, current transformers, &c., on the framework, also just at the back of the panel, but under no circumstances, in good modern practice, is high pressure apparatus permitted on the front of the board. Where the capacity of the plant is very large, the oil switches are operated electrically by means of small motors, and in this case the small switch gear for starting and stopping this motor is mounted on the generator panel, also the lamp or lamps to indicate when the switch is open, and when closed.
In the case of alternating current, because of its peculiar behaviour, there are several effects which must be considered in making wiring calculations, which do not enter into the problem with direct current.
Accordingly, in determining the size of wires, allowance must be made for
1. Self-induction;
2. Mutual-induction;
3. Power factor;
4. Skin effect;
5. Corona effect;
6. Frequency;
7. Resistance.
Most of these items have already been explained at such length, that only a brief summary of facts need be added, to point out their connection and importance with alternating current wiring.
Induction.—The effect of induction, whether self-induction or mutual induction, is to set up a back pressure of spurious resistance, which must be considered, as it sometimes materially affects the calculation of circuits even in interior wiring.
Self-induction is the effect produced by the action of the electric current upon itself during variations in strength.
1886 Ques. What conditions besides variations of current strength governs the amount of self-induction in a circuit?
Ans. The shape of the circuit, and the character of the surrounding medium.
If the circuit be straight, there will be little self-induction, but if coiled, the effect will become pronounced. If the surrounding medium be air, the self-induction is small, but if it be iron, the self-induction is considerable.
Figs. 2,671 to 2,676.—The effect of self-induction. In a non-inductive circuit, as in fig. 2,672, the whole of the virtual pressure is available to cause current to flow through the lamp filament, hence it will glow with maximum brilliancy. If an inductive coil be inserted in the circuit as in fig. 2,674, the reverse pressure due to self-induction will oppose the virtual pressure, hence the effective pressure (which is the difference between the virtual and reverse pressures), will be reduced and the current flow through the lamp diminished, thus reducing the brilliancy of the illumination. The effect may be intensified to such degree by interposing an iron core in the coil as in fig. 2,676, as to extinguish the lamp.
Ques. With respect to self-induction, what method should be followed in wiring?
Ans. When iron conduits are used, the wires of each circuit should not be installed in separate conduits, because such arrangement will cause excessive self-induction.
The importance of this may be seen from the experience of one contractor, who installed feeders and mains in separate iron pipes. 1887 When the current was turned on, it was found that the self-induction was so great as to reduce the pressure to such an extent that the lamps, instead of giving full candle power, were barely red. This necessitated the removal of the feeders and main and re-installing them, so that those of the same circuit were in the same pipe.
Ques. What is mutual induction?
Ans. Mutual induction is the effect of one alternating current circuit upon another.
Fig. 2,677.—Measurement of self induction when the frequency is known. The apparatus required consists of a high resistance or electrostatic a.c. voltmeter, d.c. ammeter, and a non-inductive resistance. Connect the inductive resistance to be measured as shown, and close switch M, short circuiting the ammeter. Connect alternator in circuit and measure drop across R and across Xi. Disconnect alternator and connect battery in circuit, then open switch M and vary the continuous current until the drop across R is the same as with the alternating current, both measurements being made with the same voltmeter; read ammeter, and measure drop across Xi. Call the drop across Xi with alternating current E, and with direct current Ei, and the reading of the ammeter J. Then L = √E2 + Ei2 ÷ 2π f I. If the resistance Xi be known, and the ammeter be suitable for use with alternating current, the switch and R may be dispensed with.
Then L = √E2 - Xi2 Ii2 ÷ 2π f I, where Ii is the value of the alternating current. The resistance of the voltmeter should be high enough to render its current negligible as compared with that through Xi.
Ques. How is it caused?
Ans. It is due to the magnetic field surrounding a conductor cutting adjacent conductors and inducing back pressures therein.
This effect as a rule in ordinary installations is negligible. 1888
Transpositions.—The effect of mutual induction between two circuits is proportional to the inter-linkage of the magnetic fluxes of the two lines. This in turn depends upon the proximity of the lines and upon the general relative arrangement of the conductors.
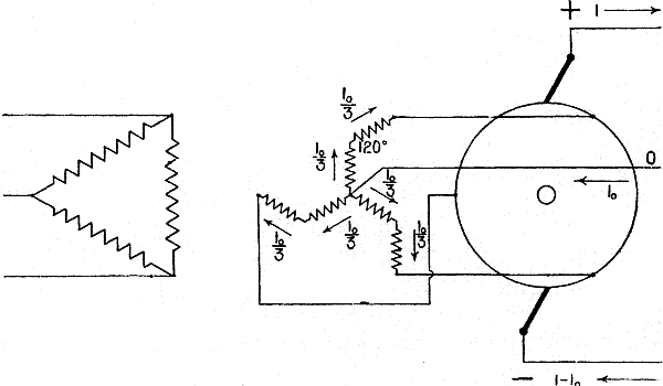
Fig. 2,679.—Transposition diagram for three phase, three wire line, transposing at the vertices of an equilateral triangle. The line is originally balanced and becomes unbalanced on transposing, a procedure which should be resorted to only to prevent mutual induction.
Fig. 2,680.—Transposition diagram of three phase, three wire line, with center arranged in a straight line.
The inductive effect of one line upon another is equal to the algebraic sum of the fluxes due to the different conductors of the first line, considered separately, which link the secondary line. 1889
The effect of mutual induction is to induce surges in the line where a difference of frequency exists between the two currents, and to induce high electrostatic charges in lines carrying little or no current, such as telephone lines.
| Size B.&S. | Diam. (inches) |
Distance d (inches) |
Self Inductance L (henrys) |
|---|---|---|---|
| 0000 | .46 | 12 | .00234 |
| 18 | .00256 | ||
| 24 | .00270 | ||
| 48 | .00312 | ||
| 000 | .41 | 12 | .00241 |
| 18 | .00262 | ||
| 24 | .00277 | ||
| 48 | .00318 | ||
| 00 | .365 | 12 | .00248 |
| 18 | .00269 | ||
| 24 | .00285 | ||
| 48 | .00330 | ||
| 0 | .325 | 12 | .00254 |
| 18 | .00276 | ||
| 24 | .00293 | ||
| 48 | .00331 | ||
| 1 | .289 | 12 | .00260 |
| 18 | .00281 | ||
| 24 | .00308 | ||
| 48 | .00338 | ||
| 2 | .258 | 12 | .00267 |
| 18 | .00288 | ||
| 24 | .00304 | ||
| 48 | .00314 | ||
| 3 | .229 | 12 | .00274 |
| 18 | .00294 | ||
| 24 | .00310 | ||
| 48 | .00351 | ||
| 4 | .204 | 12 | .00280 |
| 18 | .00300 | ||
| 24 | .00315 | ||
| 48 | .00358 | ||
| 5 | .182 | 12 | .00286 |
| 18 | .00307 | ||
| 24 | .00323 | ||
| 48 | .00356 | ||
| 6 | .162 | 12 | .00291 |
| 18 | .00313 | ||
| 24 | .00329 | ||
| 48 | .00369 | ||
| 7 | .144 | 12 | .00298 |
| 18 | .00310 | ||
| 24 | .00336 | ||
| 48 | .00377 | ||
| 8 | .128 | 12 | .00303 |
| 18 | .00325 | ||
| 24 | .00341 | ||
| 48 | .00384 | ||
| 9 | .114 | 12 | .00310 |
| 18 | .00332 | ||
| 24 | .00348 | ||
| 48 | .00389 | ||
| 10 | .102 | 12 | .00318 |
| 18 | .00340 | ||
| 24 | .00355 | ||
| 48 | .00396 |
1890 This effect may be nullified by separating the lines and by transposing the wires of one of the lines so that the effect produced in one section is opposed by that in another. Of two parallel lines consisting of two wires each, one may be transposed to neutralize the mutual inductance.
Fig. 2,678 shows this method. The length L' should be an even factor of L so that to every section of the line transposed there corresponds an opposing section.
Fig. 2,681.—Capacity effect in single phase transmission line. The effect is the same as would be produced by shunting across the line at each point an infinitesimal condenser having a capacity equal to that of an infinitesimal length of circuit. For the purpose of calculating the charging current, a very simple and sufficiently accurate method is to determine the current taken by a condenser having a capacity equal to that of the entire line when charged to the pressure on the line at the generating end. The effect of capacity of the line is to reduce the pressure drop, that is, improve the regulation, and to decrease or increase the power loss depending on the load and power factor of the receiver.
Fig. 2,682.—Capacity effect in a three phase transmission line. It is the same as would be produced by shunting the line at each point by three infinitesimal condensers connected in star with the neutral point grounded, the capacity of each condenser being twice that of a condenser of infinitesimal length formed by any two of the wires. The effect of capacity on the regulation and efficiency of the line can be determined with sufficient accuracy in most cases by considering the line shunted at each end by three condensers connected in star, the capacity of each condenser being equal to that formed by any two wires of the line. An approximate value for the charging current per wire is the current required to charge a condenser, equal in capacity to that of any two of the wires, to the pressure at the generating end of the line between any one wire and the neutral point.
The self inductance of lines is readily calculated from the following formula:
L = .000558 {2.303 log (2A ÷ d) + .25} per mile of circuit
where
L = inductance of a loop of a three phase circuit in henrys.
Note.—The inductance of a complete single phase circuit = L × 2 ÷ √3.
A = distance between wires;
d = diameter of wire.
| Size B.&S. | Diam. (inches) |
Distance d (inches) |
Capacity C (μfarads) |
|---|---|---|---|
| 0000 | .46 | 12 | .0226 |
| 18 | .0204 | ||
| 24 | .01922 | ||
| 48 | .01474 | ||
| 000 | .41 | 12 | .0218 |
| 18 | .01992 | ||
| 24 | .01876 | ||
| 48 | .01638 | ||
| 00 | .365 | 12 | .0124 |
| 18 | .01946 | ||
| 24 | .01832 | ||
| 48 | .01604 | ||
| 0 | .325 | 12 | .02078 |
| 18 | .01898 | ||
| 24 | .01642 | ||
| 48 | .01570 | ||
| 1 | .289 | 12 | .02022 |
| 18 | .01952 | ||
| 24 | .01748 | ||
| 48 | .0154 | ||
| 2 | .258 | 12 | .01972 |
| 18 | .01818 | ||
| 24 | .01710 | ||
| 48 | .01510 | ||
| 3 | .229 | 12 | .01938 |
| 18 | .01766 | ||
| 24 | .01672 | ||
| 48 | .01480 | ||
| 4 | .204 | 12 | .01874 |
| 18 | .01726 | ||
| 24 | .01636 | ||
| 48 | .01452 | ||
| 5 | .182 | 12 | .01830 |
| 18 | .01690 | ||
| 24 | .01602 | ||
| 48 | .01426 | ||
| 6 | .162 | 12 | .01788 |
| 18 | .01654 | ||
| 24 | .01560 | ||
| 48 | .0140 | ||
| 7 | .144 | 12 | .01746 |
| 18 | .01618 | ||
| 24 | .01538 | ||
| 48 | .01374 | ||
| 8 | .128 | 12 | .01708 |
| 18 | .01586 | ||
| 24 | .01508 | ||
| 48 | .01350 | ||
| 9 | .114 | 12 | .01660 |
| 18 | .01552 | ||
| 24 | .01478 | ||
| 48 | .01326 | ||
| 10 | .102 | 12 | .01636 |
| 18 | .01522 | ||
| 24 | .01452 | ||
| 48 | .01304 |
Capacity.—In any given system of electrical conductors, a pressure difference between two of them corresponds to the presence 1892 of a quantity of electricity on each. With the same charges, the difference of pressure may be varied by varying the geometrical arrangement and magnitudes and also by introducing various dielectrics. The constant connecting the charge and the resulting pressure is called the capacity of the system.
All circuits have a certain capacity, because each conductor acts like the plate of a condenser, and the insulating medium, acts as the dielectric. The capacity depends upon the insulation.
For a given grade of insulation, the capacity is proportional to the surface of the conductors, and universally to the distance between them.
A three phase three wire transmission line spaced at the corners of an equilateral triangle as regards capacity acts precisely as though the neutral line were situated at the center of the triangle.
The capacity of circuits is readily calculated by applying the following formulae:
| 38.83 sc 10-3 | ||
| C = | —————— | per mile, insulated cable with lead sheath; |
| log (D ÷ d) | ||
38.83 × 10-3 |
||
| C = | —————— | per mile, single conductor with earth return; |
| log (4h ÷ d) | ||
19.42 × 10-3 |
||
| C = | —————— | per mile of parallel conductors forming metallic circuit; |
| log (2A ÷ d |
in which
C = Capacity in micro-farads;
for a metallic circuit, C = capacity between wires;
sc = Specific inductive capacity of insulating material;
= 1 for air, and 2.25 to 3.7 for rubber;
D = Inside diameter of lead sheath;
d = Diameter of conductor;
h = Distance of conductors above ground;
A = Distance between wires.
Frequency.—The number of cycles per second, or the frequency, has a direct effect upon the inductance reactance in an alternating current circuit, as is plainly seen from the formula.
Xi = 2π f L
In the case of a transmission line alone; the lower frequencies are the more desirable, in that they tend to reduce the inductance drop and charging current. The inductance drop is proportional to the frequency.
The natural period of a line, with distributed inductance and capacity, is approximately given by
P = 7,900 / √LC
where L is the total inductance in millihenrys, and C, the total capacity in micro-farads. Accordingly some lower odd harmonic of the impressed frequency may be present which corresponds with the natural period of the line. When this obtains, oscillations of dangerous magnitude may occur. Such coincidences are less likely with the lower harmonics than with the higher.
1893 Skin Effect.—The tendency of alternating current to confine itself to the outer portions of a conductor, instead of passing uniformly through the cross section, is called skin effect. The effect is proportional to the size of the conductor and the frequency.
Ques. What effect has "skin effect" on the current?
Ans. It is equivalent to an increase of ohmic resistance and therefore opposes the current.
Figs. 2,683 to 2,687.—Skin effect and shield effect. Fig. 2,683, section of conductor illustrating skin effect or tendency of the alternating current to distribute itself unequally through the cross section of a conductor as shown by the varied shading, which represents the current flowing most strongly in the outer portions of the conductor. For this reason it has been proposed to use hollow or flat instead of solid round conductors; however, with frequency not exceeding 100, the skin effect is negligibly small in copper conductors of the sizes usually employed. In figs. 2,684 and 2,685, or 2,686 and 2,687, if two adjacent conductors be carrying current in the same direction, concentration will occur on those parts of the two conductors remote from one another, and the nearer parts will have less current, that is to say, they will be shielded. In this case, the induction due to one conductor will exert its opposing effect to the greatest extent on those parts of the other conductor nearest to it; this effect decreasing the deeper the latter is penetrated. After crossing the current axis, the induction will still decrease in magnitude, but will now aid the current in the conductor. Hence, the effect of these two conductors on one another will make the current density more uniform than is the case where the two conductors adjacent to one another are carrying current in opposite directions, as in figs. 2,685 and 2,686, therefore, the resistance and the heating for a given current will be smaller. If the two return conductors be situated on the line passing through the center of the conductors just considered, the effect will be to still further concentrate the current; the distribution symmetry will be further disturbed, and the resistance of the conductor system increased. It is therefore difficult to say which of the two cases considered holds the advantage so far as increasing the resistance is concerned. The case, however, in which the phases are mixed has much the smaller reactive drop.
If the conductor be large, or the frequency high, the central portion of the conductor carries little if any current, hence the resistance is therefore greater for alternating current than for direct current.
Ques. For what condition may "skin effect" be neglected?
Ans. For frequencies of 60 or less, with conductors having a diameter not greater than 0000 B. & S. gauge. 1894
Ques. How is the "skin effect" calculated for a given wire?
Ans. Its area in circular mils multiplied by the frequency, gives the ratio of the wire's ohmic resistance to its combined resistance.
That is to say, the factor thus obtained multiplied by the resistance of the wire to direct current will give its combined resistance or resistance to alternating current.
The following table gives these ratio factors for large conductors.
| Cir. mils. × frequency |
Ratio factor |
Cir. mils. × frequency |
Ratio factor |
|---|---|---|---|
| 10,000,000 | 1.00 | 70,000,000 | 1.13 |
| 20,000,000 | 1.01 | 80,000,000 | 1.17 |
| 30,000,000 | 1.03 | 90,000,000 | 1.20 |
| 40,000,000 | 1.05 | 100,000,000 | 1.25 |
| 50,000,000 | 1.08 | 125,000,000 | 1.34 |
| 60,000,000 | 1.10 | 150,000,000 | 1.43 |
Corona Effect.—When two wires, having a great difference of pressure are placed near each other, a certain phenomenon occurs, which is called corona effect. When the spacing or distance between the wires is small and the difference of pressure in the wires very great, a continuous passage of energy takes place through the dielectric or atmosphere, the amount of this energy may be an appreciable percentage of the power transmitted. Therefore in laying out high pressure transmission lines, this effect must be considered in the spacing of the wires.
Ques. How does the corona effect manifest itself?
Ans. It is visible at night as a bluish luminous envelope and audible as a hissing sound. 1895
Ques. What is the critical voltage?
Ans. The voltage at which the corona effect loss takes place.
Ques. Upon what does the critical voltage depend?
Ans. Upon the radius of the wires, the spacing, and the atmospheric conditions.
Fig. 2,688.—Electromagnetic and electrostatic fields surrounding the conductors of a transmission line. The electromagnetic field is represented by lines of magnetic force that surround the conductors in circles, (the solid lines), and the electrostatic field by (dotted) circles passing from conductor to conductor across at right angles to the magnetic circles. For any given size of wire and distance apart of wires there is a certain voltage at which the critical density or critical gradient is reached, where the air breaks down and luminosity begins—the critical voltage where corona manifests itself. At still higher voltages corona spreads to further distances from the conductor and a greater volume of air becomes luminous. Incidentally, it produces noise. Now to produce light requires power and to produce noise requires power. Air is broken down and is heated in breaking down, and to heat also requires power; therefore, as soon as corona forms, power is consumed or dissipated in its formation. When this phenomenon occurs on the conductors of an alternating current circuit a change takes place in relation to current and voltage. On the wires of an alternating current transmission line, at a voltage below that where corona forms—at a voltage where wires are not luminous—considerable current, more or less depending on voltage and length of wire, flows into the circuit as capacity current or charging current.
The critical voltage increases with both the diameter of the wires, and the spacing.
The losses due to corona effect increase very rapidly with increasing pressure beyond the critical voltage.
The magnitude of the losses as well as the critical voltage is affected, by atmospheric conditions, hence they probably vary with the particular locality, and the season of the year. Therefore, for a given locality, a voltage which is normally below the critical point, may at times be above it, depending upon changes in the weather. 1896
Such elements as smoke, fog, moisture, or other particles (dust, snow, etc.) floating in the air, increase the losses; rain, however, apparently has no appreciable effect upon the losses. It follows then that in the design of a transmission line, the atmospheric conditions of the particular locality through which the line passes should be considered.
Ques. How should live wires be spaced?
Ans. They should be so spaced as to lessen the tendency to leakage and to prevent the wires swinging together or against towers. The spacing should be only sufficient for safety, since increased spacing increases the self-induction of the line, and while it lessens the capacity, it does so only in a slight degree.
The following spacing is in accordance with average practice.
| SPACING FOR VARIOUS VOLTAGES | |||
|---|---|---|---|
| Volts | Spacing | ||
| 5,000 | 28 ins. | ||
| 15,000 | 40 ins. | ||
| 30,000 | 48 ins. | ||
| 45,000 | 60 ins. | ||
| 60,000 | 60 ins. | ||
| 75,000 | 84 ins. | ||
| 90,000 | 96 ins. | ||
| 105,000 | 108 ins. | ||
| 120,000 | 120 ins. | ||
Resistance of Wires.—For quick calculation the following method of obtaining the resistance (approximately) of wires will be found convenient:
1,000 feet No. 10 B. & S. wire, which is about .1 inch in diameter (.1019), has a resistance of one ohm, at a temperature of 68° F. and weighs 31.4 pounds. A wire three sizes larger, that is No. 7, has twice the cross section and therefore one-half the resistance. A wire three sizes smaller than No. 10, that is No. 13, has one-half the cross section and therefore twice the resistance.
Thus, starting with No. 10, any number three sizes larger will double the cross sectional area and any wire three sizes smaller will halve 1897 the cross sectional area of the preceding wire. This is true to the extreme limits of the table, so that the area, weight and resistance of any wire may be at once calculated to a close approximation from this rule, intermediate sizes being obtained by interpolation.
For alternating current, the combined resistance, that is, the total resistance, including skin effect, is obtained by multiplying the resistance, as found above by the "ratio factor" (see table page 1,894).
Figs. 2,689 to 2,692.—Triangles for obtaining graphically, impedance, impressed pressure, etc., in alternating current circuits. For a full explanation of this method the reader is referred to Guide 5, Chapter XLVII on Alternating Current Diagrams. A thorough study of this chapter is recommended.
Impedance.—The total opposition to the flow of electricity in an alternating current circuit, or the impedance may be resolved into two components representing the ohmic resistance and the spurious resistance; these components have a phase difference of 90°, and they may be represented graphically by the two legs of a right angle triangle, of which the hypothenuse represents the impedance. 1898
Similarly, the volts lost or "drop" in an alternating circuit may
be resolved into two components representing respectively
1. The loss due to resistance.
2. The loss due to reactance.
These components have a phase difference of 90° and are represented graphically similar to the impedance components. This has been explained at considerable length in Chapter XLVII (Guide V).
Fig. 2,693.—Mechanical analogy of power factor, as exemplified by a locomotive "poling" a car off a siding. The car and locomotive are shown moving in parallel directions, and the pole AB, inclined at an angle ϕ. Now, if the length of AB be taken to represent the pressure exerted on the pole by the locomotive, then the imaginary lines AC and BC, drawn respectively parallel and at right angles to the direction of motion will represent respectively the useful and no energy (wattless) components; that is to say, if the pressure AB be applied to the car at an angle ϕ, only part of it, AC, is useful in propelling the car, the other component, BC, being wasted in tending to push the car off the track at right angles to the rails, being resisted by the flanges of the outer wheels.
Power Factor.—When the current falls out of step with the pressure, as on inductive loads, the power factor becomes less than unity, and the effect is to increase the current required for a given load. Accordingly, this must be considered in calculating the size of the wires. As has been explained, the current flowing in an alternating current circuit, as measured by an ammeter, can be 1899 resolved into two components, representing respectively the active component and the wattless component or idle current. These are graphically represented by the two legs of a right triangle, of which the hypothenuse represents the current measured by the ammeter.
This apparent current, as is evident from the triangle, exceeds the active current and lags behind the pressure by an amount represented by the angle ϕ between the hypothenuse and leg representing the energy current as shown in fig. 2,694.
Fig. 2,694.—Diagram showing that the apparent current is more than the active current, the excess depending upon the angle of phase difference.
Fig. 2,695.—Diagram showing components of impedance volts. Compare this diagram with figs. 2,689 and 2,671, and note that the term "reactance" is the difference between the inductance drop and the capacity drop if the circuit contain capacity, for instance, if inductance drop be 10 volts and capacity drop be 7 volts then reactance 10-7 = 3 volts.
Ques. What determines the heating of the wires on alternating current circuits with inductive loads?
Ans. The apparent current, as represented by the hypothenuse of the triangle in fig. 2,694.
Ques. How is the apparent current obtained?
Ans. Divide the true watts by the product of the power factor multiplied by the voltage.
Example.—A certain circuit supplies 20 kw. to motors at 220 volts and .8 power factor. What is the apparent current?
| true watts | 20,000 | ||
| Apparent Current = | ————————— = | ———— = | 113.6 amperes |
| power factor × volts | .8 × 220 |
Ques. What else, besides power factor, should be considered in making wire calculations for motor circuits?
Ans. The efficiency of the motor, and the heavy starting current.
The product of the efficiency of the motor multiplied by the power factor gives the apparent efficiency, which governs the size of the wires, apparatus, etc., necessary to feed the motors.
Allowance should be made for the heavy starting current required for some motors to avoid undue drop.
Single phase |
Two phase four wire |
Three phase three wire |
||||||||
| Horse power |
110 volts | 220 volts |
440 volts | 110 volts |
220 volts | 440 volts |
110 volts | 220 volts |
440 volts | 550 volts |
| .5 | 6.6 | 3.4 | 1.8 | 3.3 | 1.7 | .9 | 3.7 | 1.8 | 1 | |
| 1 | 14 | 7 | 3.5 | 6.4 | 3.2 | 1.6 | 7.4 | 3.7 | 1.9 | |
| 2 | 24 | 12 | 6 | 11 | 5.7 | 2.9 | 13 | 6.6 | 3.3 | 2.5 |
| 3 | 34 | 17 | 8.5 | 16 | 8.1 | 4.1 | 19 | 9.3 | 4.7 | 3.5 |
| 4 | 52 | 26 | 13 | 26 | 13 | 6.5 | 30 | 15 | 7.5 | 6 |
| 5 | 74 | 37 | 18.5 | 38 | 19 | 9.5 | 44 | 22 | 11 | 9 |
| 10 | 94 | 47 | 23.5 | 44 | 22 | 11 | 50 | 25 | 12.5 | 11 |
| 15 | 66 | 33 | 16.5 | 76 | 38 | 19 | 16 | |||
| 20 | 88 | 44 | 22 | 102 | 51 | 25.5 | 22 | |||
| 25 | 111 | 55 | 28 | 129 | 64 | 32 | 25 | |||
| 30 | 134 | 67 | 33.5 | 154 | 77 | 38.5 | 32 | |||
| 40 | 178 | 89 | 44.5 | 204 | 107 | 53.5 | 44 | |||
| 50 | 204 | 102 | 51 | 236 | 118 | 59 | 52 | |||
| 75 | 308 | 154 | 77 | 356 | 178 | 89 | 77 | |||
| 100 | 408 | 204 | 102 | 472 | 236 | 118 | 100 | |||
Ques. What are the usual power factors encountered on commercial circuits?
Ans. A mixed load of incandescent lamps and induction motors will have a power factor of from .8 to .85; induction motors above .8 to .85; incandescent and Nernst lamps .98; arc lamps, .85. 1901
Wire Calculations.—In the calculation of alternating current circuits, the two chief factors which make the computation different from that for direct current circuits, is induction and power factor. The first depends on the frequency, and physical condition of the circuit, and the second upon the character of the load.
Ques. Under what conditions may inductance be neglected?
Figs. 2,696 to 2,698.—Example of wiring showing where inductance is negligible, and where it must be considered in wire calculations.
Ans. In cases where the wires of a circuit are not spaced over an inch apart, or in conduit work, where both wires are in the same conduit.
Under these conditions the calculation is the same as for direct current after making proper allowance for power factor.
Ques. Under what conditions must induction be considered?
Ans. On exposed circuits with wires separated several inches, particularly in the case of large wires. 1902
Sizes of Wire.—The size of wire for any alternating circuit may be determined by slightly modifying the formula used in direct current work, and which, as derived in Guide No. 4, page 748, is
| amperes × feet × 21.6 | ||
| circular mils = | —————————— | (1) |
| drop |
The quantity 21.6, is twice the resistance (10.8) of a foot of copper wire one mil in diameter (mil foot). This resistance (10.8) is multiplied by 2, giving the quantity 21.6, because the length of a circuit, or feet in the formula, is given as the "run" or distance one way, that is, one-half the total length of wire in the circuit, must be multiplied by 2 to get the total drop, viz.:
| amperes × feet × 10.8 × 2 | amperes × feet × 21.6 | |
| circular mils = | ———————————— = | —————————— |
| drop | drop |
It is sometimes however convenient to make the calculation in terms of watts. Formula (1) may be modified for such calculation.
In modifying the formula, the "drop" should be expressed in percentage instead of actual volts lost, that is, instead of the difference in pressure between the beginning and the end of the circuit.
In any circuit the loss in percentage, or
| drop | ||
| % loss = | ———————— | × 100 |
| impressed pressure |
from which
| % loss × impressed pressure | ||
| drop = | ———————————— | (2) |
| 100 |
Substituting equation (2) in equation (1)
| amperes × feet × 21.6 | |
| circular mils = | ———————————— |
| % loss × imp. pressure | |
| ———————— | |
| 100 | |
amperes × feet × 2,160 |
|
| = | ———————————— (3) |
| % loss × imp. pressure |
Equation (3) is modified for calculation in terms of watts as follows: The power in watts is equal to the applied voltage multiplied by the current, that is to say, the power is equal to the volts at the consumer's end of the circuit multiplied by the current, or simply
watts = volts × amperes
from which
| watts | ||
| amperes = | ——— | (4) |
| volts | ||
Figs. 2,699 to 2,703.—Stranded copper cables. For conductors of large areas and in the smaller sizes where extra flexibility is required it becomes necessary to employ stranded cables made by grouping a number of wires together in either concentric or rope form. The concentric cable as here illustrated is formed by grouping six wires around a central wire thereby forming a seven wire cable. The next step is the application in a reverse direction of another layer of 12 wires and a nineteen wire cable is produced. This is again increased by a third layer of eighteen wires for a 37 wire cable and a fourth layer of 24 wires for a 61 wire cable. Successive layers, each containing 6 more wires than that preceding, may be applied until the desired capacity is obtained. The cuts show sectional views of concentric cables each formed from No. 10 B. & S. gauge wires.
Substituting this value for the current in equation (3) and remembering that the pressure taken is the volts at the consumer's end of the line
| (watts/volts) × feet × 2,160 | |
| circular mils = | ———————————— |
| % loss × volts | |
watts × feet × 2,160 |
|
| = | ———————————— (5) |
| % loss × volts2 |
1904 This formula (5) applies to a direct current two wire circuit, and to adapt it to any alternating current circuit it is only necessary to use the letter M instead of the number 2,160, thus
| watts × feet × M | |
| circular mils = | —————————— (6) |
| % loss × volts2 |
in which M is a coefficient which has various values according to the kind of circuit and value of the power factor. These values are given in the following table:
SYSTEM |
POWER FACTOR | |||||||||
| 1.00 | .98 | .95 | .90 | .85 | .80 | .75 | .70 | .65 | .60 | |
| Single phase | 2,160 | 2,249 | 2,400 | 2,660 | 3,000 | 3,380 | 3,840 | 4,400 | 5,112 | 6,000 |
| Two phase (4 wire) |
1,080 | 1,125 | 1,200 | 1,330 | 1,500 | 1,690 | 1,920 | 2,200 | 2,556 | 3,000 |
| Three phase (3 wire) |
1,080 | 1,125 | 1,200 | 1,330 | 1,500 | 1,690 | 1,920 | 2,200 | 2,556 | 3,000 |
NOTE.—The above table is calculated as follows: For single phase M = 2,160 ÷ power factor2 × 100; for two phase four wire, or three phase three wire, M = ½ (2,160 ÷ power factor2)× 100. Thus the value of M for a single phase line with power factor .95 = 2,160 ÷ .952 × 100 = 2,400.
It must be evident that when 2,160 is taken as the value of M, formula (6) applies to a two wire direct current circuit and also to a single phase alternating current circuit when the power factor is unity.
In the table the value of M for any particular power factor is found by dividing 2,160 by the square of that power factor for single phase and twice the square of the power factor for two phase and three phase. 1905
Ques. For a given load and voltage how do the wires of a single and two phase system compare in size and weight, the power factor being the same in each case?
Ans. Since the two phase system is virtually two single phase systems, the four wires of the two phase systems are half the size of the two wires of the single phase system, and accordingly, the weight is the same for either system.
SYSTEM |
POWER FACTOR | |||||||||
| 1.00 | .98 | .90 | .80 | .70 | ||||||
| Single phase | 1.00 | .98 | .90 | .80 | .70 | |||||
| Two phase (4 wire) |
2.00 | 1.96 | 1.80 | 1.60 | 1.40 | |||||
| Three phase (3 wire) |
1.73 | 1.70 | 1.55 | 1.38 | 1.21 | |||||
NOTE.—This table is for finding the value of the current in line, using the formula I = W ÷ (E × T), in which I = current in line; E = voltage between main conductors at receiving or consumers' end; W = watts. For instance, what is the current in a two phase line transmitting 1,000 watts at 550 volts, power factor .80? I = 1,000 ÷ (550 × 1.60) = 1.13.
Ques. Since there is no saving in copper in using two phases, what advantage has the two phase system over the one phase system?
Ans. It is more desirable on power circuits, because two phase motors are self-starting.
That is to say, the rotating magnetic field that can be produced by a two phase current, permits an induction motor to start without being equipped with any special phase splitting devices which are necessary on single phase motors, because the oscillating field produced by a single phase current does not produce any torque on a squirrel cage armature at rest. 1906
Ques. For equal working conditions, what is the comparison between the single, two and three phase system as to size and weight of wires?
Ans. Each wire of the three phase system is half the size of one of the wires of the single phase system, hence the weight of copper required for the three phase system is 75% of that required for the single phase system. Since in the two phase system half of the load is carried by each phase, each wire of the three phase system is the same size as one of the wires of the two phase system, hence, the copper required by the three phase system is 75% of that required by the two phase system.
| Diameter squared | = circular mils | |
| Circular mils | × .7854 | = square mils |
| .000003027 | × circular mils | = pounds per foot |
| .003027 | × circular mils | = pounds per 1,000 feet |
| .0159847 | × circular mils | = pounds per mile |
| .003879 | × square mils | = pounds per 1,000 feet |
| .33033 | ÷ circular mils | = feet per pound |
| .0000002924 | × circular mils | = pounds per ohm |
| .342 | ÷ circular mils | = ohms per pound |
| .096585 | × circular mils | = feet per ohm |
| 10.353568 | ÷ circular mils | = ohms per foot |
Breaking weight of wire ÷ area = breaking weight per square inch.
Breaking weight per square inch × area = breaking weight of wire.
The weight of copper wire is 1-1/7 times the weight of iron wire of same diameter. 1907
EXAMPLE.—What size wires must be used on a single phase circuit 2,000 feet in length to supply 30 kw. at 220 volts with loss of 4%, the power factor being .9?
The formula for circular mils is
| watts × feet × M | |
| circular mils = | —————————— (1) |
| % loss × volts2 |
Substituting the given values and the proper value of M from the table, in (1)
| 30,000 × 2,000 × 2,660 | |
| circular mils = | —————————— |
| 4 × 2202 |
Referring to the accompanying table of the properties of copper wire, the nearest larger size wire is No. 1 B. & S. gauge having an area of 83,690 circular mils.
TABLE OF THE PROPERTIES OF COPPER WIRE
Giving weights, length and resistances of wires of Matthiessen's Standard Conductivity for both B. & S. G. (Brown & Sharpe Gauge) and B. W. G. (Birmingham Wire Gauge) from Transactions October 1903, of the American Institute of Electrical Engineers.
| Gauges. To the nearest fourth significant digit. | Weight. Lbs. per 1,000 ft. |
Length. | Resistance. | |||
| Diameter. | Area. | Feet per lb. |
Ohms per 1,000 feet. @ 68° F. |
|||
| B.& S. | B.W.G. | Inches. | Circular mils. | |||
| 0000 | 0.460 | 211,600 | 640.5 | 1.561 | .04893 | |
| 0000 | 0.454 | 206,100 | 623.9 | 1.603 | .05023 | |
| 000 | 0.425 | 180,600 | 546.8 | 1.829 | .05732 | |
| 000 | 0.4096 | 167,800 | 508.0 | 1.969 | .06170 | |
| 00 | 0.380 | 144,400 | 437.1 | 2.288 | .07170 | |
| 00 | 0.3648 | 133,100 | 402.8 | 2.482 | .07780 | |
| 0 | 0.340 | 115,600 | 349.9 | 2.858 | .08957 | |
| 0 | 0.3249 | 105,500 | 319.5 | 3.130 | .09811 | |
| 1 | 0.3000 | 90,000 | 272.4 | 3.671 | .1150 | |
| 1 | 0.2893 | 83,690 | 253.3 | 3.947 | .1237 | |
| 2 | 0.2840 | 80,660 | 244.1 | 4.096 | .1284 | |
| 3 | 0.2590 | 67,080 | 203.1 | 4.925 | .1543 | |
| 2 | 0.2576 | 66,370 | 200.9 | 4.977 | .1560 | |
| 4 | 0.2380 | 56,640 | 171.5 | 5.832 | .1828 | |
| 3 | 0.2294 | 52,630 | 159.3 | 6.276 | .1967 | |
| 5 | 0.2200 | 48,400 | 146.5 | 6.826 | .2139 | |
| 4 1908 | 0.2043 | 41,740 | 126.4 | 7.914 | .2480 | |
| 6 | 0.2030 | 41,210 | 124.7 | 8.017 | .2513 | |
| 5 | 0.1819 | 33,100 | 100.2 | 9.98 | .3128 | |
| 7 | 0.1800 | 32,400 | 98.08 | 10.20 | .3196 | |
| 8 | 0.1650 | 27,230 | 82.41 | 12.13 | .3803 | |
| 6 | 0.1620 | 26,250 | 79.46 | 12.58 | .3944 | |
| 9 | 0.1480 | 21,900 | 66.30 | 15.08 | .4727 | |
| 7 | 0.1443 | 20,820 | 63.02 | 15.87 | .4973 | |
| 10 | 0.1340 | 17,960 | 54.35 | 18.40 | .5766 | |
| 8 | 0.1285 | 16,510 | 49.98 | 20.01 | .6271 | |
| 11 | 0.1200 | 14,400 | 43.59 | 22.94 | .7190 | |
| 9 | 0.1144 | 13,090 | 39.63 | 25.23 | .7908 | |
| 12 | 0.1090 | 11,880 | 35.96 | 27.81 | .8715 | |
| 10 | 0.1019 | 10,380 | 31.43 | 31.82 | .9972 | |
| 13 | 0.0950 | 9,025 | 27.32 | 36.60 | 1.147 | |
| 11 | 0.09074 | 8,234 | 24.93 | 40.12 | 1.257 | |
| 14 | 0.08300 | 6,889 | 20.85 | 47.95 | 1.503 | |
| 12 | 0.08081 | 6,530 | 19.77 | 50.59 | 1.586 | |
| 15 | 0.07200 | 5,184 | 15.69 | 63.73 | 1.997 | |
| 13 | 0.07196 | 5,178 | 15.68 | 63.79 | 1.999 | |
| 16 | 0.06500 | 4,225 | 12.79 | 78.19 | 2.451 | |
| 14 | 0.06408 | 4,107 | 12.43 | 80.44 | 2.521 | |
| 17 | 0.0580 | 3,364 | 10.18 | 98.23 | 3.078 | |
| 15 | 0.05707 | 3,257 | 9.858 | 101.4 | 3.179 | |
| 16 | 0.05082 | 2,583 | 7.818 | 127.9 | 4.009 | |
| 18 | 0.04900 | 2,401 | 7.268 | 137.6 | 4.312 | |
| 17 | 0.045260 | 2,048 | 6.200 | 161.3 | 5.055 | |
| 19 | 0.042000 | 1,764 | 5.340 | 187.3 | 5.870 | |
| 18 | 0.040300 | 1,624 | 4.917 | 203.4 | 6.374 | |
| 19 | 0.035890 | 1,288 | 3.899 | 256.5 | 8.038 | |
| 20 | 0.035000 | 1,225 | 3.708 | 269.7 | 8.452 | |
| 21 | 0.032000 | 1,024 | 3.100 | 322.6 | 10.11 | |
| 20 | 0.031960 | 1,022 | 3.092 | 323.4 | 10.14 | |
| 21 | 0.028460 | 810.1 | 2.452 | 407.8 | 12.78 | |
| 22 | 0.028000 | 784.0 | 2.373 | 421.4 | 13.21 | |
| 22 | 0.025350 | 642.4 | 1.945 | 514.2 | 16.12 | |
| 1909 | 23 | 0.025000 | 625.0 | 1.892 | 528.6 | 16.57 |
| 23 | 0.022570 | 509.5 | 1.542 | 648.4 | 20.32 | |
| 24 | 0.022000 | 484.0 | 1.465 | 682.6 | 21.39 | |
| 24 | 0.020100 | 404.0 | 1.223 | 817.6 | 25.63 | |
| 25 | 0.020000 | 400.0 | 1.211 | 825.9 | 25.88 | |
| 26 | 0.018000 | 324.0 | .9808 | 1,020 | 31.96 | |
| 25 | 0.017900 | 320.4 | .9699 | 1,031 | 32.31 | |
| 27 | 0.016000 | 256.0 | .7749 | 1,290 | 40.45 | |
| 26 | 0.015940 | 254.1 | .7692 | 1,300 | 40.75 | |
| 27 | 0.014200 | 201.5 | .6100 | 1,639 | 51.38 | |
| 28 | 0.014000 | 196.0 | .5933 | 1,685 | 52.83 | |
| 29 | 0.013000 | 169.0 | .5116 | 1,955 | 61.27 | |
| 28 | 0.012640 | 159.8 | .4837 | 2,067 | 64.79 | |
| 30 | 0.012000 | 144.0 | .4359 | 2,294 | 71.90 | |
| 29 | 0.011260 | 126.7 | .3836 | 2,607 | 81.70 | |
| 30 | 0.010030 | 100.5 | .3042 | 3,287 | 103.0 | |
| 31 | 0.010000 | 100.0 | .3027 | 3,304 | 103.5 | |
| 32 | 0.009000 | 81.0 | .2452 | 4,078 | 127.8 | |
| 31 | 0.008928 | 79.70 | .2413 | 4,145 | 129.9 | |
| 33 | 0.008000 | 64.0 | .1937 | 5,162 | 161.8 | |
| 32 | 0.007950 | 63.21 | .1913 | 5,227 | 163.8 | |
| 33 | 0.007080 | 50.13 | .1517 | 6,591 | 206.6 | |
| 34 | 0.007000 | 49.0 | .1483 | 6,742 | 211.3 | |
| 34 | 0.006305 | 39.75 | .1203 | 8,311 | 260.5 | |
| 35 | 0.005615 | 31.52 | .09543 | 10,480 | 328.4 | |
| 36 | 35 | 0.005000 | 25.0 | .07568 | 13,210 | 414.2 |
| 37 | 0.004453 | 19.83 | .06001 | 16,660 | 522.2 | |
| 36 | 0.004000 | 16. | .04843 | 20,650 | 647.1 | |
| 38 | 0.003965 | 15.72 | .04759 | 21,010 | 658.5 | |
| 39 | 0.003531 | 12.47 | .03774 | 26,500 | 830.4 | |
| 40 | 0.003145 | 9.888 | .02993 | 33,410 | 1047. | |
Drop.—In order to determine the drop or volts lost in the line, the following formula may be used
| % loss × volts | |
| drop = | —————— × S (1) |
| 100 |
in which the % loss is a percentage of the applied power, that is, the power delivered to the consumer and not a percentage of the power at the alternator. "Volts" is the pressure at the consumer's end of the circuit.
| Size of wire B. & S. gauge |
Area in circular mils. |
.98 power factor | .90 power factor | ||||||||
| Spacing of conductors |
Spacing of conductors |
||||||||||
| 1" | 3" | 6" | 12" | 24" | 1" | 3" | 6" | 12" | 24" | ||
| 500,000 | 500,000 | 1.21 | 1.45 | 1.61 | 1.77 | 1.92 | 1.32 | 1.80 | 2.11 | 2.44 | 2.75 |
| 300,000 | 300,000 | 1.15 | 1.29 | 1.38 | 1.48 | 1.57 | 1.19 | 1.47 | 1.66 | 1.84 | 2.02 |
| 0,000 | 211,600 | 1.12 | 1.22 | 1.28 | 1.34 | 1.41 | 1.13 | 1.33 | 1.45 | 1.58 | 1.63 |
| 000 | 167,800 | 1.09 | 1.18 | 1.22 | 1.28 | 1.29 | 1.08 | 1.23 | 1.33 | 1.44 | 1.53 |
| 00 | 133,100 | 1.07 | 1.14 | 1.18 | 1.21 | 1.25 | 1.03 | 1.16 | 1.24 | 1.32 | 1.40 |
| 0 | 105,500 | 1.05 | 1.10 | 1.14 | 1.17 | 1.20 | 1.00 | 1.09 | 1.16 | 1.22 | 1.28 |
| 1 | 83,690 | 1.04 | 1.08 | 1.10 | 1.13 | 1.15 | 1.00 | 1.05 | 1.09 | 1.14 | 1.19 |
| 2 | 66,370 | 1.02 | 1.05 | 1.08 | 1.10 | 1.12 | 1.00 | 1.00 | 1.04 | 1.08 | 1.12 |
| 3 | 52,630 | 1.02 | 1.04 | 1.06 | 1.07 | 1.09 | 1.00 | 1.00 | 1.00 | 1.03 | 1.06 |
| 4} | 41,740 | 1.00 | 1.02 | 1.03 | 1.04 | 1.07 | 1.00 | 1.00 | 1.00 | 1.00 | 1.00 |
| 5} | 33,100 | ||||||||||
| 6} | 26,250 | 1.00 | 1.00 | 1.00 | 1.00 | 1.00 | 1.00 | 1.00 | 1.00 | 1.00 | 1.00 |
| 7"} | 20,820 | ||||||||||
| 8} | 16,510 | 1.00 | 1.00 | 1.00 | 1.00 | 1.00 | 1.00 | 1.00 | 1.00 | 1.00 | 1.00 |
| 9} | 13,090 | ||||||||||
| 10} | 10,380 | ||||||||||
| Size of wire B. & S. gauge |
Area in circular mils. |
.80 power factor | .70 power factor | ||||||||
| Spacing of conductors |
Spacing of conductors |
||||||||||
| 1" | 3" | 6" | 12" | 24" | 1" | 3" | 6" | 12" | 24" | ||
| 500,000 | 500,000 | 1.27 | 1.89 | 2.25 | 2.64 | 3.03 | 1.14 | 1.72 | 2.12 | 2.53 | 2.92 |
| 300,000 | 300,000 | 1.11 | 1.46 | 1.68 | 1.90 | 2.12 | 1.00 | 1.33 | 1.56 | 1.78 | 2.01 |
| 0,000 | 211,600 | 1.03 | 1.27 | 1.43 | 1.58 | 1.75 | 1.00 | 1.14 | 1.29 | 1.45 | 1.69 |
| 000 | 167,800 | 1.00 | 1.16 | 1.28 | 1.41 | 1.53 | 1.00 | 1.02 | 1.15 | 1.28 | 1.50 |
| 00 | 133,100 | 1.00 | 1.07 | 1.17 | 1.27 | 1.36 | 1.00 | 1.00 | 1.03 | 1.13 | 1.21 |
| 0 | 105,500 | 1.00 | 1.00 | 1.07 | 1.15 | 1.22 | 1.00 | 1.00 | 1.00 | 1.01 | 1.09 |
| 1 | 83,690 | 1.00 | 1.00 | 1.00 | 1.05 | 1.11 | 1.00 | 1.00 | 1.00 | 1.00 | 1.00 |
| 2 | 66,370 | 1.00 | 1.00 | 1.00 | 1.00 | 1.02 | 1.00 | 1.00 | 1.00 | 1.00 | 1.00 |
| 3 | 52,630 | 1.00 | 1.00 | 1.00 | 1.00 | 1.00 | 1.00 | 1.00 | 1.00 | 1.00 | 1.00 |
| 4} | 41,740 | 1.00 | 1.00 | 1.00 | 1.00 | 1.00 | 1.00 | 1.00 | 1.00 | 1.00 | 1.00 |
| 5} | 33,100 | ||||||||||
| 6} | 26,250 | 1.00 | 1.00 | 1.00 | 1.00 | 1.00 | 1.00 | 1.00 | 1.00 | 1.00 | 1.00 |
| 7} | 20,820 | ||||||||||
| 8} | 16,510 | 1.00 | 1.00 | 1.00 | 1.00 | 1.00 | 1.00 | 1.00 | 1.00 | 1.00 | 1.00 |
| 9} | 13,090 | ||||||||||
| 10} | 10,380 | ||||||||||
The coefficient S has various values as given in the accompanying tables. As will be seen from the table, the value of S to be used depends upon the size of wire, spacing, power factor and frequency.
These values are accurate enough for all practical purposes, and may be used for distances of 20 miles or less and for voltages up to 25,000. 1911
The capacity effect on very long high voltage lines, makes this method of determining the drop somewhat inaccurate beyond the limits above mentioned.
| Size of wire B. & S. gauge |
Area in circular mils. |
.98 power factor | .90 power factor | ||||||||
| Spacing of conductors |
Spacing of conductors |
||||||||||
| 1" | 3" | 6" | 12" | 24" | 1" | 3" | 6" | 12" | 24" | ||
| 500,000 | 500,000 | 1.01 | 1.17 | 1.23 | 1.29 | 1.36 | 1.02 | 1.22 | 1.35 | 1.43 | 1.61 |
| 300,000 | 300,000 | 1.04 | 1.10 | 1.13 | 1.18 | 1.21 | 1.00 | 1.08 | 1.16 | 1.25 | 1.31 |
| 0,000 | 211,600 | 1.03 | 1.07 | 1.09 | 1.11 | 1.14 | 1.00 | 1.02 | 1.07 | 1.13 | 1.15 |
| 000 | 167,800 | 1.00 | 1.05 | 1.06 | 1.09 | 1.10 | 1.00 | 1.00 | 1.02 | 1.07 | 1.11 |
| 00 | 133,100 | 1.00 | 1.03 | 1.05 | 1.06 | 1.08 | 1.00 | 1.00 | 1.00 | 1.02 | 1.05 |
| 0 | 105,500 | 1.00 | 1.01 | 1.02 | 1.03 | 1.04 | 1.00 | 1.00 | 1.00 | 1.00 | 1.00 |
| 1 | 83,690 | 1.00 | 1.00 | 1.00 | 1.00 | 1.00 | 1.00 | 1.00 | 1.00 | 1.00 | 1.00 |
| 2 | 66,370 | ||||||||||
| 3 | 52,630 | ||||||||||
| 4} | 41,740 | 1.00 | 1.00 | 1.00 | 1.00 | 1.00 | 1.00 | 1.00 | 1.00 | 1.00 | 1.00 |
| 5} | 33,100 | ||||||||||
| 6} | 26,250 | ||||||||||
| 7} | 20,820 | 1.00 | 1.00 | 1.00 | 1.00 | 1.00 | 1.00 | 1.00 | 1.00 | 1.00 | 1.00 |
| 8} | 16,510 | ||||||||||
| 9} | 13,090 | ||||||||||
| 10} | 10,380 | ||||||||||
| Size of wire B. & S. gauge |
Area in circular mils. |
.80 power factor | .70 power factor | ||||||||
| Spacing of conductors |
Spacing of conductors |
||||||||||
| 1" | 3" | 6" | 12" | 24" | 1" | 3" | 6" | 12" | 24" | ||
| 500,000 | 500,000 | 1.00 | 1.15 | 1.30 | 1.47 | 1.62 | 1.00 | 1.00 | 1.16 | 1.33 | 1.49 |
| 300,000 | 300,000 | 1.00 | 1.00 | 1.09 | 1.16 | 1.25 | 1.00 | 1.00 | 1.00 | 1.02 | 1.12 |
| 0,000 | 211,600 | 1.00 | 1.00 | 1.00 | 1.03 | 1.10 | 1.00 | 1.00 | 1.00 | 1.00 | 1.00 |
| 000 | 167,800 | 1.00 | 1.00 | 1.00 | 1.00 | 1.01 | 1.00 | 1.00 | 1.00 | 1.00 | 1.00 |
| 00 | 133,100 | 1.00 | 1.00 | 1.00 | 1.00 | 1.00 | 1.00 | 1.00 | 1.00 | 1.00 | 1.00 |
| 0 | 105,500 | 1.00 | 1.00 | 1.00 | 1.00 | 1.00 | 1.00 | 1.00 | 1.00 | 1.00 | 1.00 |
| 1 | 83,690 | 1.00 | 1.00 | 1.00 | 1.00 | 1.00 | 1.00 | 1.00 | 1.00 | 1.00 | 1.00 |
| 2 | 66,370 | ||||||||||
| 3 | 52,630 | ||||||||||
| 4} | 41,740 | 1.00 | 1.00 | 1.00 | 1.00 | 1.00 | 1.00 | 1.00 | 1.00 | 1.00 | 1.00 |
| 5} | 33,100 | ||||||||||
| 6} | 26,250 | ||||||||||
| 7} | 20,820 | 1.00 | 1.00 | 1.00 | 1.00 | 1.00 | 1.00 | 1.00 | 1.00 | 1.00 | 1.00 |
| 8} | 16,510 | ||||||||||
| 9} | 13,090 | ||||||||||
| 10} | 10,380 | ||||||||||
EXAMPLE.—A circuit supplying current at 440 volts, 60 frequency, with 5% loss and .8 power factor is composed of No. 2 B. & S. gauge wires spaced one foot apart. What is the drop in the line?
According to the formula
| % loss × volts | |
| drop = | —————— × S |
| 100 |
Substituting the given values, and value of S as obtained from the table for frequency 60
| 5 × 440 | |
| drop = | ————— × 1 = 22 volts |
| 100 |
Current.—As has been stated, the effect of power factor less than unity, is to increase the current; hence, in inductive circuit 1912 calculations, the first step is to determine the current flowing in a circuit. This is done as follows:
| apparent load | |
| current = | ——————— (1) |
| volts |
and
| watts | |
| apparent load = | ————— (2) |
| power factor |
Substituting (2) in (1)
| watts | ||
| ————— | ||
| power factor | watts | |
| current = | ——————— = | ————————— (3) |
| volts | power factor × volts |
Fig. 2,704.—Rope type of stranded copper cable which is used when a high degree of flexibility is required. The construction of this cable is the stranding together of seven groups, each containing seven wires and producing a total of 49 wires. In cases when a greater carrying capacity is desired than can be obtained through the use of the 7 × 7 or 49 wire cable, the number of groups is increased to nineteen thereby making a total of 133 wires (19 × 7).
EXAMPLE.—A 50 horse power 440 volt motor has a full load efficiency of .9 and power factor of .8. How much current is required?
Since the brake horse power of the motor is given, it is necessary to obtain the electrical horse power, thus
| brake horse power | 50 | |
| E.H.P. = | ———————— = | —— = 55.5 |
| efficiency | .9 |
which in watts is
55.5 × 746 = 41,403
which is the actual load, and from which
| actual load | 41,403 | |
| apparent load = | —————— = | ———— = 51,754 |
| power factor | .8 |
1913 The current therefore at 440 volts is
| apparent load | 51,754 | |
| ——————— = | ————— = | 117.6 amperes |
| volts | 440 |
EXAMPLE.—A 50 horse power single phase 440 volt motor, having a full load efficiency of .92 and power factor of .8, is to be operated at a distance of 1,000 feet from the alternator. The wires are to be spaced 6 inches apart and the frequency is 60, and % loss 5. Determine: A, electrical horse power; B, watts; C, apparent load; D, current; E, size of wires; F, drop; G, voltage at the alternator.
A. Electrical horse power
| brake horse power | 50 | |
| E. H. P. = | ————————— × | —— = 54.3 |
| efficiency | .92 |
or,
54.3 × 746 = 40,508 watts
| 0000 | 2 No. 0 | 4 No. 3 | 8 No. 6 | 16 No. 9 | 32 No. 12 | 64 No. 15 |
| 000 | 2 " 1 | 4 " 4 | 8 " 7 | 16 " 10 | 32 " 13 | 64 " 16 |
| 00 | 2 " 2 | 4 " 5 | 8 " 8 | 16 " 11 | 32 " 14 | 64 " 17 |
| 0 | 2 " 3 | 4 " 6 | 8 " 9 | 16 " 12 | 32 " 15 | 64 " 18 |
| 1 | 2 " 4 | 4 " 7 | 8 " 10 | 16 " 13 | 32 " 16 | 64 " 19 |
| 2 | 2 " 5 | 4 " 8 | 8 " 11 | 16 " 14 | 32 " 17 | 64 " 20 |
| 3 | 2 " 6 | 4 " 9 | 8 " 12 | 16 " 15 | 32 " 18 | 64 " 21 |
| 4 | 2 " 7 | 4 " 10 | 8 " 13 | 16 " 16 | 32 " 19 | 64 " 22 |
| 5 | 2 " 8 | 4 " 11 | 8 " 14 | 16 " 17 | 32 " 20 | 64 " 23 |
| 6 | 2 " 9 | 4 " 12 | 8 " 15 | 16 " 18 | 32 " 21 | 64 " 24 |
| 7 | 2 " 10 | 4 " 13 | 8 " 16 | 16 " 19 | 32 " 22 | 64 " 25 |
| 8 | 2 " 11 | 4 " 14 | 8 " 17 | 16 " 20 | 32 " 23 | 64 " 26 |
| 9 | 2 " 12 | 4 " 15 | 8 " 18 | 16 " 21 | 32 " 24 | 64 " 27 |
| 10 | 2 " 13 | 4 " 16 | 8 " 19 | 16 " 22 | 32 " 25 | 64 " 28 |
| 11 | 2 " 14 | 4 " 17 | 8 " 20 | 16 " 23 | 32 " 26 | 64 " 29 |
| 12 | 2 " 15 | 4 " 18 | 8 " 21 | 16 " 24 | 32 " 27 | 64 " 30 |
| 13 | 2 " 16 | 4 " 19 | 8 " 22 | 16 " 25 | 32 " 28 | — |
| 14 | 2 " 17 | 4 " 20 | 8 " 23 | 16 " 26 | 32 " 29 | — |
| 15 | 2 " 18 | 4 " 21 | 8 " 24 | 16 " 27 | 32 " 30 | — |
| 16 | 2 " 19 | 4 " 22 | 8 " 25 | 16 " 28 | — | — |
| 17 | 2 " 20 | 4 " 23 | 8 " 26 | 16 " 29 | — | — |
| 18 | 2 " 21 | 4 " 24 | 8 " 27 | 16 " 30 | — | — |
| 19 | 2 " 22 | 4 " 25 | 8 " 28 | — | — | — |
| 20 | 2 " 23 | 4 " 26 | 8 " 29 | — | — | — |
| 21 | 2 " 24 | 4 " 27 | 8 " 30 | — | — | — |
B. Watts
watts = E.H.P. × 746 = 54.3 × 746 = 40,508
C. Apparent load
| actual load or watts | 40,508 | ||
| apparent load or kva = | ————————— = | ———— = | 50,635 |
| power factor | .8 |
D. Current
| apparent load or kva | 50,635 | ||
| current = | ————————— = | ———— = | 115 amperes |
| volts | 440 |
E. Size of wires
| watts × feet × M | 40,508 × 1,000 × 3,380 | ||
| cir. mils = | ————————— = | —————————— = | 141,443 |
| % loss × volts2 | 5 × 4402 |
From table page 1,907, nearest size larger wire is No. 00 B. & S. gauge.
F. Drop
| % loss × volts | 5 × 440 | ||
| drop = | ——————— × S = | ———— × 1.17 = | 25.74 volts |
| 100 | 100 |
NOTE.—Values of S are given on page 1910.
G. Voltage at alternator
alternator pressure = (volts at motor + drop) = 440 + 25.74 = 465.7 volts. 1915
The term power station is usually applied to any building containing an installation of machinery for the conversion of energy from one form into another form. There are three general classes of station:
1. Central stations;
2. Sub-stations;
3. Isolated plants.
These may also be classified with respect to their function as
1. Generating stations;
2. Distributing stations;
3. Converting stations.
and with respect to the form of power used in generating the electric current, generating stations may be classed as
1. Steam electric;
2. Hydro-electric;
3. Gas electric, etc.
Central Stations.—It must be evident that the general type of central station to be adapted to a given case, that is to say, the 1916 general character of the machinery to be installed depends upon the kind of natural energy available for conversion into electrical energy, and the character of the electrical energy required by the consumers.
This gives rise to a further classification, as
1. Alternating current stations;
2. Direct current stations;
3. Alternating and
direct current stations.
The alternators or dynamos may be driven by steam or water turbines, reciprocating engines, or gas engines, according to the character of the natural energy available.
Fig. 2,705.—Elevation of small station with direct drive, showing arrangement of the boiler and engine, piping, etc.
Ques. Why is the reciprocating engine being largely replaced by the steam turbine, especially for large units?
Ans. Because of its higher rotative speed, and absence of a multiplicity of bearings which in the case of a high speed, reciprocating engine must be maintained in close adjustment for the proper operation of the engine.
The higher speed of rotation results in a more compact unit, desirable for driving high frequency alternators. 1917
Ques. Is the steam turbine more economical than a high duty reciprocating engine?
Ans. No.
Location of Central Stations.—As a rule, central stations should be so located that the average loss of voltage in overcoming the resistance of the lines is a minimum, and this point is located at the center of gravity of the system. In fig. 2,706 is shown a graphical method of locating this important spot.
Fig. 2,706.—Diagram illustrating graphical method of determining the center of gravity of a system in locating the central station.
Suppose a rough canvass of prospective consumers in a district to be supplied with electric light or power shows the principal loads to be located at A, B, C, D, E, etc., and for simplicity assume that these loads will be approximately equal, so that each may be denoted by 1 1918 for example:
The relative locations of A, B, C, D, E, etc., should be drawn to scale (say 1 inch to the 1,000 feet) after which the problem resolves itself into finding the location of the station with respect to this scale.
Fig. 2,707.—Exterior of central station at Lewis, Ia.; example of very small station located in the principal business section of a town. It also illustrates the use of a direct connected gasoline electric set. The central station is located on Main Street, which is the principal thoroughfare, and is installed in a low one story building for which a mere nominal rental charge is paid, the company having the option to buy the property later at the value of the land plus the cost of the improvements and simple interest on the same. To the front of an old frame building about 16 feet by 28 feet has been built a neat, well lighted concrete block room, about 16 feet by 16 feet, carrying the building to the lot line and affording ample space for the generating set and switchboards, and such desk room as is needed for the ordinary office business of the company. In this room, which is finished in natural pine with plastered walls, has been installed a standard General Electric 25 kw. gasoline electric generating set consisting of a four cylinder, four cycle, vertical water cooled, 43-54 H.P. gasoline engine, direct connected to a three phase, 2,300 volt, 600 R.P.M. alternator with a 125 volt exciter mounted on the same shaft and in the same frame. With the generating set is a slate switchboard panel equipped with three ammeters, one voltmeter, an instrument plug switch for voltage indication, one single pole carbon break switch, one automatic oil circuit breaker line switch and rheostats. Instrument transformers are mounted above and back of the board. For street lighting service a 4 kw. constant current transformer has been installed, and with it a gray marble switchboard panel mounted on iron frames and carrying an ammeter and a four point plug switch. On a board near the generator set are mounted in convenient reach suitable wrenches, spanners, and repair parts and tools. To cool the engine cylinders five 6 × 8 steel tanks have been installed in the old building, a pump on engine giving forced circulation.
The solution consists in first finding the center of gravity of any two of the loads, such as those at A and B. Since each of these is 1, they will together have the same effect on the system as the resultant load of 1 and 1, or 2, located at their center of gravity, this point being so chosen that the product of the loads by their respective distances from this point will in both cases be equal.
The loads being equal in this case the distances must be equal in order that the products be the same, so that the center of gravity of A + B is at G, which point is midway between A and B.
Considering, next, the resultant load of 2 at G and the load of 1 at C, the resultant load at the center or gravity of these will be 3, and this must be situated at a distance of two units from C and one unit from G so that the distance 2 times the load 1 at C equals the distance 1 times the load 2 at G. Having thus located the load 3 at H, the same method is followed in finding the load 4 at I. Then in like manner the resultant load 4 and the load 1 at E gives a load 5 at S.
The point S being the last to be determined represents, therefore, the position of the center of gravity of the entire system, and consequently the proper position of the plant in order to give the minimum loss of voltage on the lines.
1919 Ques. Is the center of gravity of the system, as obtained in fig. 2,706, the proper location for the central station?
Ans. It is very rarely the best location.
Ques. Why?
Ans. Other conditions, such as the price of land, difficulty of obtaining water, facilities for delivery of coal and removal of ashes, etc., may more than offset the minimum line losses and copper cost due to locating the station at the center of gravity of the system.
Fig. 2,708.—Map of Cia Docas de Santos hydro-electric system; an example of station location remote from the center of distribution. In the figure A is the intake; B, flume; C, forebay; D, penstocks; E, power house; F, narrow gauge railway; G, general store; H, point of debarkation; I, transmission line; J, dead ends; K, sub-station. Santos, in the republic of Brazil, is one of the great coffee shipping ports of the world, and for the development of its water front has required an elaborate system of quays. These have been developed by the Santos Dock Company, which holds a concession for the whole water front. The company, needing electric power for its own use, has developed a system deriving its power from a point about thirty miles from the city, where a small stream plunges down the sea coast from the mountain range that runs along it. The engineers have estimated that 100,000 horse power can be obtained from this source.
Ques. How then should the station be located?
Ans. The more practical experience the designer has had, and the more 1920 common sense he possesses, the better is he equipped to handle the problem, as the solution is generally such that it cannot be worked out by any rule of thumb method.
Fig. 2,709.—Station location. The figure shows two distribution centers as a town A and suburb B supplied with electricity from one station. For minimum cost of copper the location of the station would be at G, the center of gravity. However, it is very rarely that this is the best location. For instance at C, land is cheaper than at G, and there is room for future extension to the station, as shown by the dotted lines, whereas at G, only enough land is available for present requirements. Moreover C is near the railroad where coal may be obtained without the expense of cartage, and being located at the river, the plant may be run condensing thus effecting considerable economy. The conditions may sometimes be such that any one of the advantages to be secured by locating the station at C may more than offset the additional cost of copper.
Ques. What are the general considerations with respect to the price of land?
Ans. The cost for the station site may be so high as to necessitate building or renting room at a considerable distance from the district to be supplied.
If the price of land selected for the station be high, the running expenses will be similarly affected, inasmuch as more interest must then be paid on the capital invested.
The price or rent of real estate might also in certain instances alter the proposed interior arrangement of the station, particularly so in the case of a company with small capital operating in a city where high prices prevail. In general, however, it may be stated that whatever effect the price of real estate would have upon the arrangement, operation and location of a central station it can quite readily and accurately be determined in advance.
1921 Ques. With respect to the cost of the land what should be especially considered?
Ans. Room for the future extension of the plant.
Although such additional space need not be purchased at the time of the original installation it is well, if possible, to make provision whereby it can be obtained at a reasonable figure when desired. The preliminary canvass of consumers will aid in deciding the amount of space advisable to allow for future extensions; as a rule, however, it is wise to count on the plant enlarging to not less than twice its original size, as often the dimensions have to be increased four and even six times those found sufficient at the beginning.
Fig. 2,710.—Section of the central station or "electricity works" at Derby, showing boiler and engine room and arrangement of bunkers, conveyor, ash pit, grates, boilers (drum, heating surface and superheater), economizer, flue, turbines, condenser pumps, etc.; also location of switchboard gallery and system of piping.
Ques. What trouble is likely to be encountered with an illy located plant after it is in operation?
Ans. It may be considered a nuisance by those residing in the vicinity, occasioning many complaints. 1922
Fig. 2,711.—View of old and new Waterside stations. The new station at the right has an all turbine equipment of ten units, some Curtis and some Parsons machines, two have a capacity of 14,000 kw., and the remaining eight are of 12,000 kw. each. The old Riverside station, seen at the left is described on page 1940.
Thus, if the plant be placed in a residential section of the community the smoke, noise and vibration of the machines may become a nuisance to the surrounding inhabitants, and eventually end in suits for damage against the company responsible for the same. For these and the other reasons just given a company is sometimes forced to disregard entirely the location of a central station near the center of gravity of the system, and build at a considerable distance; such a proceeding would, if the distance be great, necessitate the installation of a high pressure system.
There might, however, be certain local laws in force restricting the use of high pressure currents on account of the danger resulting to life, that would prevent this solution of the problem. In such cases there could undoubtedly be found some site where the objections previously noted would be tolerated; thus, there would naturally be little objection to locating next to a stable, a brewery, or a factory of any description.
Ques. Why is the matter of water supply important for a central station?
Ans. Because, in a steam driven plant, water is used in the boilers for the production of steam by boiling, and if the engines be of the condensing type it is also used in them for creating a vacuum into which the exhaust steam passes so as to increase the efficiency of the engine above what it would be if the exhaust steam were obliged to discharge into the comparatively high pressure of the atmosphere.
The force of this will be apparent by considering that the water consumption of the engine ordinarily is from 15 to 25 lbs. of "feed water" per horse power per hour, and the amount of "circulating water" required to maintain the vacuum is about 25 to 30 times the feed water, and in the case of turbines with their 28 or 29 inch vacuum, much more. For instance, a 1,000 horse power plant running on 15 lbs. of feed water and 30 to 1 circulating water would require (1,000 × 15) × (30 + 1) = 465,000 lbs. or 55,822 gals. per hour at full capacity.
Ques. Besides price what other considerations are important with respect to water?
Ans. Its quality and the possibility of a scarcity of supply.
It is quite necessary that the water used in the boilers should be as free as possible from impurities, so as to prevent the deposition within them of any scale or sediments. The quality of the water used 1924 for condensing purposes, however, is not quite so important, although the purer it is the better.
If the plant is to be located in a city, the matter of water supply need not generally be considered, because, as a rule, it can be obtained from the waterworks; there will then, of course, be a water tax to consider and this, if large, may warrant an effort being made to obtain the water in some other way. In any event, however, the possibility of a scarcity in the supply should be reduced to a minimum.
If the plant be located in the country, some natural source of water would be utilized unless the place be supplied with waterworks, which is not generally the case. It is usual, however, to find a stream, lake or pond in the vicinity, but if none such be conveniently near, an artesian or other form of well must be sunk.
If abundance of water exist in the vicinity of the proposed installation, not only would the location of the plant be governed thereby, but the kind of power to be used for its operation would depend thereon. Thus, if the quantity of the water were sufficient throughout the entire year to supply the necessary power, water wheels might be installed and used in place of boilers and steam engines for driving the generators. The station would then, of course, be situated close to the waterfall, regardless of the center of gravity of the system.
Fig. 2,712.—View illustrating the location of a station as governed by the presence of a water falls. In such cases the natural water power may be at a considerable distance from the center of gravity of the distribution system because of the saving in generation. In the case of long distance transmission very high pressure may be used and a transformer step down sub-station be located at or near the center of gravity of the system, thus considerably reducing the cost of copper for the transmission line.
1925 Ques. What should be noted with respect to the coal supply?
Ans. The facility for transporting the coal from the supply point to the boiler room.
In this connection, an admirable location, other conditions permitting, is adjacent to a railway line or water front so that coal delivered by car or boat may be unloaded directly into the bins supplying the boilers.
If the coal be brought by train, a side or branch track will usually be found convenient, and this will usually render any carting of the fuel entirely unnecessary.
In whatever way the coal is to be supplied, the liability of a shortage due to traffic or navigation being closed at any time of the year should be well looked into, as should also the facility for the removal of ashes, before deciding upon the final location for the plant.
Fig. 2,713.—View of a station admirably located with respect to transportation of the coal supply. As shown, the coal may be obtained either by boat or rail, and with modern machinery for conveying the coal to the interior of the station, the transportation cost is reduced to a minimum.
Fig. 2,714.—Floor plan of part of the turbine central station erected by the Boston Edison Co., showing two 5,000 kw. Curtis steam turbines in place. The complete installation contains twelve 5,000 kw. Curtis steam turbines, a sectional elevation being shown in fig. 2,758, page 1,971.
1927 Choice of System.—The chief considerations in the design of a central station are economy and capacity. When the current has to be transmitted long distances for either lighting or power purposes, economy is attainable only by reducing the weight of the copper conductors. This can be accomplished only by the use of the high voltage currents obtainable from alternators.
Again, where the consumers are located within a radius of two miles from the central station, thereby requiring a transmission voltage of 550 volts or less, dynamos may be employed with greater economy.
Alternating current possesses serious disadvantages for certain important applications.
For instance, in operating electric railways and for lighting it is often necessary to transmit direct current at 500 volts a distance of five or ten miles. In such cases, the excessive drop cannot be economically reduced by increasing the sizes of the line wire, while a sufficient increase of the voltage would cause serious variations under changes of load. Hence, it is common practice to employ some form of auxiliary generator or booster, which when connected in series with the feeder, automatically maintains the required pressure in the most remote districts so long as the main generators continue to furnish the normal or working voltage.
The advantage of a direct current installation in such cases over a similar plant supplying alternating current line is the fact that a storage battery may be used in connection with the former for taking up the fluctuations of the current, thereby permitting the dynamo to run with a less variable load, and consequently at higher efficiency.
Ques. Name some services requiring direct current.
Ans. Direct current is required for certain kinds of electrolytic work, such as electro-plating, the electrical separation of metals, etc., also the charging of storage batteries for electric automobiles. 1928
Fig. 2,715.—Example of central station located remote from the distributing center and furnishing alternating current at high pressure to a sub-station where the current is passed through step down transformers and supplied at moderate pressure to the distribution system. In some cases the sub-station contains also converters supplying direct current for battery charging, electro-plating, etc.
Ques. How is direct current supplied?
Ans. Sometimes the central station is equipped with suitable apparatus for supplying both direct and alternating current. This may be accomplished in several different ways: By installing both direct and alternating current generators in the central station; by the use of double current generators or dynamotors, from which direct current may be taken from one side and alternating current from the other side; or by installing, in the sub-station of an alternating current central station, in addition to the transformers usually placed therein, a rotary converter for changing or converting alternating current into direct current.
Thus, it is evident that the character of a central station will be governed to a great extent by the class of services to be supplied.
An exception to this is where the entire output has to be transmitted a long distance to the point of utilization.
In such cases a copper economy demands the use of high 1929 tension alternating current, and its distribution to consumers may be made directly by means of step down transformers mounted near by or within the consumers' premises, or it may be transformed into low voltage alternating current by a conveniently located sub-station.
Where the current is to be used chiefly for lighting and there are only a few or no motors to be supplied, the choice between direct current and alternating current will depend greatly upon the size of the installation, direct current being preferable for small installations and alternating current for large installations.
If the current is to be used primarily for operating machinery, such as elevators, travelling cranes, machine tools and other devices of a similar character, which have to be operated intermittently and at varying speeds and loads, direct current is the more suitable; but if the motors performing such work can be operated continuously for many hours at a time under practically constant loads, as, for instance in the general work of a pumping station, alternating current may be employed with advantage.
Fig. 2,716.—Diagram illustrating diversity factor. By definition diversity factor = combined actual maximum demand of a group of customers divided by the sum of their individual maximum demands. Example, a customer has fifty (50) watt lamps and, of course, the sum of the individual maximum demands of the lamps is 2.5 kw. watts ("connected load"). The customer's maximum demand, however, is 1.5 kw. Hence, the diversity factor[A] of the customer's group of lamps is 1.5 ÷ 2.5 = .6. In the diagram the ordinates of the curves show the ratio maximum demand to connected load for various kinds of electric lighting service in Chicago.
[A] NOTE.—The diversity factor of a customer's group of lamps, namely, the ratio of maximum demand to connected load is usually called the demand factor of the customer.
Size of Plant.—Before any definite calculation can be made, or plans drawn, the engineer must determine the probable load. This is usually ascertained in terms of the number and distances 1930 of lamps that will be required, by making a thorough canvass of the city or town, or that portion for which electrical energy is to be supplied. The probable load that the station is to carry when it begins operation, the nature of this load, and the probable rate of increase are matters upon which the design and construction chiefly depend.
Ques. What is the nature of the load carried by a central station?
Ans. It fluctuates with the time of day and also with the time of year.
Ques. How is a fluctuating load best represented?
Ans. Graphically, that is to say by means of a curve plotted on coordinate paper of which ordinates represent load values and the corresponding abscissæ time values, as in the accompanying curves. 1931
What is the nature of a power load?
Ans. Where electricity is supplied for power purposes to a number of factories, the load is fairly steady, dropping, of course, during meal hours. In the case of traction, the average value of the load is fairly steady but there are momentarily violent fluctuations due to starting cars or trains.
Ques. What is the peak load?
Ans. The maximum load which has to be carried by the station at any time of day or night as shown by the highest point of the load curve.
Ques. Define the load factor.
Ans. The machinery of the station evidently must be large enough to carry the peak load, and therefore considerably in 1932 excess of that required for the average demand. The ratio of the average to the maximum load is called the load factor.
There are two kinds of load factor: the annual, and the daily.
The annual load factor is obtained as a percentage by multiplying the number of units sold (per year) by 100, and dividing by the product of the maximum load and the number of hours in the year. The daily load factor is obtained by taking the figures for 24 hours instead of a year.
Fig. 2,719.—Load curve of plant supplying power for the operation of motors in a manufacturing district. The horizontal dotted lines show suitable power ratings. A properly designed steam plant has a large overload capacity, a hydraulic plant has a small overload capacity, and a gasoline engine plant has no overload capacity. Accordingly, the peak of the load (maximum load) may be 25 or 30 per cent. in excess of the rated capacity of a steam plant, not more than 5 or 10 per cent. in excess of the rated capacity of a hydraulic plant, not at all in excess of the rated capacity of a gas engine plant.
Ques. What must be provided in addition to the machinery required to supply the peak load?
Ans. Additional units must be installed for use in case of repairs or break down of some of the other units.
EXAMPLE.—What would be the boiler horse power required to generate 5,000 kw. under the following conditions: Efficiency of generators 85%; efficiency of engines 90%; feed water of engines and auxiliaries 15 lbs. per I. H. P.; boiler pressure 175 lbs.; temperature of feed water 150° Fahr? With a rate of combustion of 15 lbs. of coal per sq. foot of grate per hour and an evaporation (from and at 212°) of 8 lbs. of water per lb. of coal, what area of grate would be required and how much heating surface?
5,000 kw. = 5,000 ÷ .746 = 6,702 electrical horse power 1933
To obtain this electrical horse power with alternators whose efficiency is 85% requires
6,702 ÷ .85 = 7,885 brake horse power at the engine
This, with mechanical efficiency of 90% is equivalent to
7,885 ÷ .9 = 8,761 indicated horse power
Since 15 lbs. of feed water are required for the engines and auxiliaries per indicated horse power per hour, the total feed water or evaporation required to generate 5,000 kw. is
15 × 8,761 = 131,415 lbs. per hour.
that is to say, the boilers must be of sufficient capacity to generate 131,415 lbs. of steam per hour from water at a temperature of 150° Fahr. This must be multiplied by the factor of evaporation for steam at 175 lbs. pressure from feed water at a temperature of 150°, in order to get the equivalent evaporation "from and at 212°."
The formula for the factor of evaporation is
| H - h | ||
| factor of evaporation = | ——— | (1) |
| 965.7 |
in which
H = total heat of steam at the observed pressure;
h = total heat of feed water of the observed temperature;
965.7 = latent heat, of steam at atmospheric pressure.
Substituting in (1) values for the observed pressure and temperature as obtained from the steam table
| 1,197 - 118 | ||
| factor of evaporation = | —————— = | 1.117 |
| 965.7 |
for which the equivalent evaporation "from and at 212°" is
131,415 × 1.117 = 146,791 lbs. per hour
| Temp of feed water. |
Steam Pressure by Gauge | ||||||||
| Deg. Fahr. | 50 | 60 | 70 | 80 | 90 | 100 | 110 | 120 | 130 |
| 32 | 1.214 | 1.216 | 1.220 | 1.222 | 1.225 | 1.227 | 1.229 | 1.231 | 1.232 |
| 40 | 1.206 | 1.209 | 1.212 | 1.214 | 1.216 | 1.219 | 1.220 | 1.222 | 1.224 |
| 50 | 1.195 | 1.197 | 1.201 | 1.204 | 1.206 | 1.208 | 1.210 | 1.212 | 1.214 |
| 60 | 1.185 | 1.188 | 1.191 | 1.193 | 1.196 | 1.198 | 1.200 | 1.202 | 1.203 |
| 70 | 1.175 | 1.178 | 1.180 | 1.183 | 1.185 | 1.187 | 1.189 | 1.191 | 1.193 |
| 80 | 1.164 | 1.167 | 1.170 | 1.173 | 1.175 | 1.177 | 1.179 | 1.181 | 1.183 |
| 90 | 1.154 | 1.157 | 1.160 | 1.162 | 1.165 | 1.167 | 1.169 | 1.170 | 1.172 |
| 100 | 1.144 | 1.147 | 1.150 | 1.152 | 1.154 | 1.156 | 1.158 | 1.160 | 1.162 |
| 110 | 1.133 | 1.136 | 1.139 | 1.142 | 1.144 | 1.146 | 1.148 | 1.150 | 1.152 |
| 120 | 1.123 | 1.126 | 1.129 | 1.131 | 1.133 | 1.136 | 1.138 | 1.140 | 1.141 |
| 130 | 1.113 | 1.116 | 1.118 | 1.121 | 1.123 | 1.125 | 1.127 | 1.129 | 1.130 |
| 140 | 1.102 | 1.105 | 1.108 | 1.110 | 1.113 | 1.115 | 1.117 | 1.119 | 1.120 |
| 150 | 1.091 | 1.095 | 1.098 | 1.100 | 1.102 | 1.104 | 1.106 | 1.108 | 1.110 |
| 160 | 1.081 | 1.084 | 1.087 | 1.090 | 1.092 | 1.094 | 1.096 | 1.098 | 1.100 |
| 170 | 1.070 | 1.074 | 1.077 | 1.079 | 1.081 | 1.083 | 1.085 | 1.087 | 1.089 |
| 180 | 1.060 | 1.063 | 1.066 | 1.069 | 1.071 | 1.073 | 1.075 | 1.077 | 1.079 |
| 190 | 1.050 | 1.053 | 1.056 | 1.058 | 1.060 | 1.063 | 1.065 | 1.066 | 1.068 |
| 200 | 1.039 | 1.043 | 1.045 | 1.048 | 1.050 | 1.052 | 1.054 | 1.056 | 1.058 |
| 210 | 1.029 | 1.032 | 1.035 | 1.037 | 1.040 | 1.042 | 1.044 | 1.046 | 1.047 |
| Temp of feed water. |
Steam Pressure by Gauge | ||||||||
| Deg. Fahr. | 140 | 150 | 160 | 170 | 180 | 190 | 200 | 210 | 220 |
| 32 | 1.234 | 1.236 | 1.237 | 1.239 | 1.240 | 1.241 | 1.243 | 1.244 | 1.245 |
| 40 | 1.226 | 1.227 | 1.229 | 1.230 | 1.232 | 1.233 | 1.234 | 1.236 | 1.237 |
| 50 | 1.215 | 1.217 | 1.218 | 1.220 | 1.221 | 1.223 | 1.224 | 1.225 | 1.226 |
| 60 | 1.205 | 1.207 | 1.208 | 1.210 | 1.211 | 1.212 | 1.214 | 1.215 | 1.216 |
| 70 | 1.194 | 1.196 | 1.197 | 1.199 | 1.200 | 1.202 | 1.203 | 1.205 | 1.206 |
| 80 | 1.184 | 1.186 | 1.187 | 1.189 | 1.190 | 1.192 | 1.193 | 1.194 | 1.195 |
| 90 | 1.174 | 1.176 | 1.177 | 1.179 | 1.180 | 1.181 | 1.183 | 1.184 | 1.185 |
| 100 | 1.164 | 1.165 | 1.167 | 1.168 | 1.170 | 1.171 | 1.172 | 1.174 | 1.175 |
| 110 | 1.153 | 1.155 | 1.156 | 1.158 | 1.159 | 1.160 | 1.162 | 1.163 | 1.164 |
| 120 | 1.143 | 1.145 | 1.146 | 1.147 | 1.149 | 1.150 | 1.151 | 1.153 | 1.154 |
| 130 | 1.132 | 1.134 | 1.136 | 1.137 | 1.138 | 1.140 | 1.141 | 1.142 | 1.144 |
| 140 | 1.122 | 1.124 | 1.125 | 1.127 | 1.128 | 1.129 | 1.131 | 1.132 | 1.133 |
| 150 | 1.111 | 1.113 | 1.115 | 1.116 | 1.118 | 1.119 | 1.120 | 1.121 | 1.123 |
| 160 | 1.101 | 1.103 | 1.104 | 1.106 | 1.107 | 1.108 | 1.110 | 1.111 | 1.112 |
| 170 | 1.091 | 1.092 | 1.094 | 1.095 | 1.097 | 1.098 | 1.099 | 1.101 | 1.102 |
| 180 | 1.080 | 1.082 | 1.083 | 1.085 | 1.086 | 1.088 | 1.089 | 1.090 | 1.091 |
| 190 | 1.070 | 1.071 | 1.073 | 1.074 | 1.076 | 1.077 | 1.078 | 1.080 | 1.081 |
| 200 | 1.059 | 1.061 | 1.063 | 1.064 | 1.065 | 1.067 | 1.068 | 1.069 | 1.071 |
| 210 | 1.049 | 1.051 | 1.052 | 1.053 | 1.055 | 1.056 | 1.057 | 1.059 | 1.060 |
| Temp of feed water. |
Steam Pressure by Gauge | ||||||||
| Deg. Fahr. | 230 | 240 | 250 | 260 | 270 | 280 | 290 | 300 | |
| 32 | 1.246 | 1.247 | 1.248 | 1.250 | 1.251 | 1.252 | 1.253 | 1.254 | |
| 40 | 1.238 | 1.239 | 1.240 | 1.241 | 1.242 | 1.243 | 1.244 | 1.245 | |
| 50 | 1.228 | 1.229 | 1.230 | 1.231 | 1.232 | 1.233 | 1.234 | 1.235 | |
| 60 | 1.217 | 1.218 | 1.219 | 1.220 | 1.221 | 1.222 | 1.223 | 1.224 | |
| 70 | 1.207 | 1.208 | 1.209 | 1.210 | 1.211 | 1.212 | 1.213 | 1.214 | |
| 80 | 1.196 | 1.198 | 1.199 | 1.200 | 1.201 | 1.202 | 1.203 | 1.204 | |
| 90 | 1.186 | 1.187 | 1.188 | 1.189 | 1.190 | 1.191 | 1.192 | 1.193 | |
| 100 | 1.176 | 1.177 | 1.178 | 1.179 | 1.180 | 1.181 | 1.182 | 1.183 | |
| 110 | 1.166 | 1.167 | 1.168 | 1.169 | 1.170 | 1.171 | 1.172 | 1.173 | |
| 120 | 1.155 | 1.156 | 1.157 | 1.158 | 1.159 | 1.160 | 1.161 | 1.162 | |
| 130 | 1.145 | 1.146 | 1.147 | 1.148 | 1.149 | 1.150 | 1.151 | 1.152 | |
| 140 | 1.134 | 1.135 | 1.136 | 1.137 | 1.138 | 1.139 | 1.140 | 1.141 | |
| 150 | 1.124 | 1.125 | 1.126 | 1.127 | 1.128 | 1.129 | 1.130 | 1.131 | |
| 160 | 1.113 | 1.115 | 1.116 | 1.117 | 1.118 | 1.119 | 1.120 | 1.121 | |
| 170 | 1.103 | 1.104 | 1.105 | 1.106 | 1.107 | 1.108 | 1.109 | 1.110 | |
| 180 | 1.093 | 1.094 | 1.095 | 1.096 | 1.097 | 1.098 | 1.099 | 1.100 | |
| 190 | 1.082 | 1.083 | 1.084 | 1.085 | 1.086 | 1.087 | 1.088 | 1.089 | |
| 200 | 1.072 | 1.073 | 1.074 | 1.075 | 1.076 | 1.077 | 1.078 | 1.079 | |
| 210 | 1.061 | 1.062 | 1.063 | 1.064 | 1.065 | 1.066 | 1.067 | 1.068 | |
One boiler horse power being equal to an evaporation of 34½ lbs. of water from a feed water temperature of 212° Fahr., into steam at the same temperature, the boiler capacity is accordingly
148,105 ÷ 34.5 = 4,293 boiler horse power.
The rate of evaporation is given at 8 lbs. of water (from and at 212° Fahr.), for which the fuel required is
148,105 ÷ 8 = 18,513 lbs. of coal per hour.
For a rate of combustion of 15 lbs. of coal per hour per square foot of grate,
grate area = 18,513 ÷ 15 = 1,234 sq. ft.
For stationary boilers the usual ratio of heating surface to grate area is 35:1, accordingly the heating surface corresponding to this ratio is
1,234 × 35 = 43,190 sq.ft.
The above calculation is based on a rate of evaporation of 8 lbs. of water per lb. of coal and a rate of combustion of 15 lbs. of coal per sq. ft. of grate. For other rates the required grate area may be obtained from the following table:
| Pounds of water from and at 212° per pound of coal |
Pounds of coal per h.p. per hour |
Pounds of coal burned per square foot of grate per hour | |||||||||
| 8 | 10 | 12 | 15 | 20 | 25 | 30 | 35 | 40 | |||
| Square feet grate per horse power | |||||||||||
| Good coal and boiler | 10 | 3.45 | .43 | .35 | .28 | .23 | .17 | .14 | .11 | .10 | .09 |
| 9 | 3.83 | .48 | .38 | .32 | .25 | .19 | .15 | .13 | .11 | .10 | |
| Fair coal or boiler | 8.61 |
4. | .50 |
.40 | .33 |
.26 | .20 |
.16 | .13 |
.12 | .10 |
| 8 | 4.31 | .54 | .43 | .36 | .29 | .22 | .17 | .14 | .13 | .11 | |
| 7 | 4.93 | .62 | .49 | .41 | .33 | .24 | .20 | .17 | .14 | .12 | |
| Poor coal or boiler | 6.9 |
5. | .63 |
.50 | .42 |
.34 | .25 |
.20 | .17 |
.15 | .13 |
| 6 | 5.75 | .72 | .58 | .48 | .38 | .29 | .23 | .19 | .17 | .14 | |
| 5 | 6.9 | .86 | .69 | .58 | .46 | .35 | .28 | .23 | .22 | .17 | |
Lignite and poor boiler | 3.45 |
10. |
1.25 | 1.00 |
.83 | .67 |
.50 | .40 |
.33 | .29 | .25 |
General Arrangement of Station.—In designing an electrical station, it is preferable that whatever rooms or divisions of the interior space are desired should determine the total outside dimensions of the plant in the original plans of the building than that these latter dimensions be fixed and the rooms, etc., be fitted in afterward.
| Initial temp. of feed. |
Initial temp. of feed. |
|||||||||||
| Pressure of steam in boiler, lbs. per sq. inch above atmosphere | ||||||||||||
| 0 | 20 | 40 | 60 | 80 | 100 | 120 | 140 | 160 | 180 | 200 | ||
| 32° | .0872 | .0861 | .0855 | .0851 | .0847 | .0844 | .0841 | .0839 | .0837 | .0835 | .0833 | 32 |
| 40 | .0878 | .0867 | .0861 | .0856 | .0853 | .0850 | .0847 | .0845 | .0843 | .0841 | .0839 | 40 |
| 50 | .0886 | .0875 | .0868 | .0864 | .0860 | .0857 | .0854 | .0852 | .0850 | .0848 | .0846 | 50 |
| 60 | .0894 | .0883 | .0876 | .0872 | .0867 | .0864 | .0862 | .0859 | .0856 | .0855 | .0853 | 60 |
| 70 | .0902 | .0890 | .0884 | .0879 | .0875 | .0872 | .0869 | .0867 | .0864 | .0862 | .0860 | 70 |
| 80 | .0910 | .0898 | .0891 | .0887 | .0883 | .0879 | .0877 | .0874 | .0872 | .0870 | .0868 | 80 |
| 90 | .0919 | .0907 | .0900 | .0895 | .0888 | .0887 | .0884 | .0883 | .0879 | .0877 | .0875 | 90 |
| 100 | .0927 | .0915 | .0908 | .0903 | .0899 | .0895 | .0892 | .0890 | .0887 | .0885 | .0883 | 100 |
| 110 | .0936 | .0923 | .0916 | .0911 | .0907 | .0903 | .0900 | .0898 | .0895 | .0893 | .0891 | 110 |
| 120 | .0945 | .0932 | .0925 | .0919 | .0915 | .0911 | .0908 | .0906 | .0903 | .0901 | .0899 | 120 |
| 130 | .0954 | .0941 | .0934 | .0928 | .0924 | .0920 | .0917 | .0914 | .0912 | .0909 | .0907 | 130 |
| 140 | .0963 | .0950 | .0943 | .0937 | .0932 | .0929 | .0925 | .0923 | .0920 | .0918 | .0916 | 140 |
| 150 | .0973 | .0959 | .0951 | .0946 | .0941 | .0937 | .0934 | .0931 | .0929 | .0926 | .0924 | 150 |
| 160 | .0982 | .0968 | .0961 | .0955 | .0950 | .0946 | .0943 | .0940 | .0937 | .0935 | .0933 | 160 |
| 170 | .0992 | .0978 | .0970 | .0964 | .0959 | .0955 | .0952 | .0949 | .0946 | .0944 | .0941 | 170 |
| 180 | .1002 | .0988 | .0981 | .0973 | .0969 | .0965 | .0961 | .0958 | .0955 | .0953 | .0951 | 180 |
| 190 | .1012 | .0998 | .0989 | .0983 | .0978 | .0974 | .0971 | .0968 | .0964 | .0062 | .0960 | 190 |
| 200 | .1022 | .1008 | .0999 | .0993 | .0988 | .0984 | .0980 | .0977 | .0974 | .0972 | .0969 | 200 |
| 210 | .1033 | .1018 | .1010 | .1003 | .0998 | .0994 | .0990 | .0987 | .0984 | .0981 | .0979 | 210 |
| 220 | — | .1029 | .1019 | .1013 | .1008 | .1004 | .1000 | .0997 | .0994 | .0991 | .0989 | 220 |
| 230 | — | .1039 | .1031 | .1024 | .1018 | .1012 | .1010 | .1007 | .1003 | .1001 | .0999 | 230 |
| 240 | — | .1050 | .1041 | .1034 | .1029 | .1024 | .1020 | .1017 | .1014 | .1011 | .1009 | 240 |
| 250 | — | .1062 | .1052 | .1045 | .1040 | .1035 | .1031 | .1027 | .1025 | .1022 | .1019 | 250 |
NOTE.—An approximate rule for the conditions of ordinary practice is a saving of 1 per cent. made by each increase of 11° in the temperature of the feed water. This corresponds to .0909 per cent. per degree. The calculation of saving is made as follows: Boiler pressure, 100 lbs. gauge; total heat in steam above 32° = 1,185 B.T.U. feed water, original temperature 60°, final temperature 209°F. Increase in heat units, 150. Heat units above 32° in feed water of original temperature = 28. Heat units in steam above that in cold feed water, 1,185-28 = 1,157. Saving by the feed water heater = 150 ÷ 1,157 = 12.96 per cent. The same result is obtained by the use of the table. Increase in temperature 150° × tabular figure .0864 = 12.96 per cent. Let total heat of 1 lb. of steam at the boiler pressure = H; total heat of 1 lb. of feed water before entering the heater = h', and after passing through the heater = h"; then the saving made by the heater is (h"-h') ÷ (H-h').
1937 Under usual conditions the plans of an electrical station are readily drawn, as they are generally of a simple nature. The engines and generators will occupy the majority of the space, and these are usually placed in one large room; in some stations, however, they are located respectively in two adjacent rooms. The boilers are generally located in a room apart from the engines and dynamos, and in some cases a separate building is provided for them; the pumps, etc., must be installed not far from the boilers, and space must also be allowed near the boilers for coal and ashes.
Fig. 2,720 shows the floor plan of an electrical station, in which a countershaft and belted connections are used between the engines and 1938 generators. Referring first to the plan of the building itself, A represents the engine and dynamo room, B denotes the boiler room, C the office, D the store room, and E the chimney connected with the boilers by means of the uptake w. Referring next to the apparatus installed, S, S, S, S represents a battery of four boilers; these are connected by steam piping VV to the two steam engines, M and M, which are belted to the countershaft O. Belted to the countershaft are the generators, T, T, T, T, the circuits from which are controlled on the switchboard, H.
Ques. What are the objections to the arrangement shown in fig. 2,720.?
Ans. The large space required by the belt drive especially in locations where land is expensive. Another objection is the frictional loss due to the belt drive with its countershaft, etc.
Fig. 2,721.—Elevation of station having a belted drive with countershaft, as shown in plan in fig. 2,720.
Ques. What are the desirable features of the belt drive?
Ans. High speed generators may be used, thus reducing the first cost, and the multiplicity of speeds and flexibility of the system resulting from the use of a friction clutch.
Thus in fig. 2,720, each pulley may be mounted on the counter shaft O with a friction clutch. A jaw clutch may also be provided at Z, thus permitting the shaft O to be divided into two sections. It is therefore possible by this arrangement to cause either of the engines to drive any one of the generators, or all of them, or both of the engines to drive all of the generators simultaneously.
Ques. Under what condition is the counter shaft belt drive particularly valuable? 1939
Ans. In case of a break down of any one of the engines or generators, and also when it becomes necessary to clean them without interrupting the service.
Fig. 2,722.—Plan of station arranged for extension. The space required for a central station depends upon the number and kind of lights to be supplied, and upon the character and arrangement of the machinery. In calculating the size of building required, two things must be carefully considered: first, the building must be adapted to the plant to be installed in the beginning; and second, it must be arranged so that enlargement can be made without disarranging or interfering with the plant already in existence. This is usually best secured by providing for expansion in one or two definite directions, the building being made large enough to accommodate additional units that will be necessary at some future time because of the growth of the community and consequent increased demand for electric current.
Ques. How may the design in fig. 2,720 be modified for the installation of a storage battery?
Ans. If a storage battery be necessary, a partition may be constructed across the room A, as indicated by the dotted lines, and the battery installed in the room thus formed. 1940
Fig. 2,723.—Interior of old Riverside station showing at the right, seven 6,000 horse power alternators driven by reciprocating engines, and at the left, a number of turbine units aggregating 90,000 horse power.
1941 Ques. Mention a few details in the general arrangement of the building fig. 2,720.
Ans. Two doors to the room A may conveniently be provided at K and L, the former connecting with the boiler room B, and the latter serving as the main entrance to the station. There is little that need be added to what has already been stated regarding the boiler room B. The door at F provides for the entrance of coal and the removal of ashes, while at P, the pump and heaters may conveniently be located. In the office C, visitors may be received, the station reports made out, bulletins issued from time to time, and whatever engineering problems arise may here be solved on paper by the engineer in charge of the plant. The store room D will be found convenient for various supplies, tools and appliances needed in the operation of the station. These may here be kept under lock and key and the daily waste and loss resulting from carelessness avoided.
Ques. What important point should be noted in locating the engines and boilers?
Ans. They should be so placed that the piping between them will be as short and direct as possible.
Ques. Why?
Ans. The steam pipe should be short to reduce the loss of heat between engine and boiler to a minimum, and both short and direct to avoid undue friction and consequent drop in pressure of the steam in passing through the pipe to the engine.
Entirely too little attention is given to this matter on the part of designers and it cannot be too strongly emphasized that, for economy, the steam pipe between an engine and boiler should be as short and direct as possible, having regard of course, for proper piping methods.
Ques. What should be provided for the steam pipe?
Ans. A heavy covering of approved material should be placed around 1942 the pipe to reduce the loss of heat by radiation. For this purpose hair felt, mineral wool and asbestos are used.
Fig. 2,724.—View of engine and condenser, showing how to arrange the piping to secure good vacuum. Locate the condenser as near the engine as possible; use easy bends instead of elbows; place the pump below bottom of condenser so the water will drain to pump. At A is a relief valve, for protection in case the condenser become flooded through failure of the pump, and at B is a gate valve to shut off condenser in case atmospheric exhaust is desired to permit repairs to be made to condenser during operation. A water seal should be maintained on the relief valve and special attention should be given to the stuffing box of the gate valve to prevent air leakage. The discharge valve of the pump should be water sealed.
Ques. How should the piping be arranged between the engine and condenser, and why?
Ans. It should be as short and direct as possible; especially should elbows be avoided so that the back pressure on the engine piston will be reduced as near as can be to that of the condenser. 1943
That is to say, in order to get nearly the full effect of the vacuum in the condenser the frictional resistance of the piping should be reduced to a minimum.
Where 90° turns are necessary, easy bends should be used instead of sharp elbows. The force of this argument must be apparent by noting the practice of steam turbine builders of placing the turbine right up against the condenser, and remembering that a high vacuum is necessary to the economical working of a turbine. See fig. 1,445, page 1,182.
Ques. What are the considerations respecting the number and type of engine to be used?
Ans. In the illustration fig. 2,720, two engines M and M' are employed, one belted to each end of the countershaft O. These engines should be of similar or identical pattern; for a small output they may be either simple or compound, as the conditions of fuel expenditure may dictate, but if the output be large, triple expansion engines or turbines are advisable.
Fig. 2,725.—"Dry pipe" for horizontal boiler: it is connected to the main outlet and its upper surface is perforated with small holes, the far end being closed. With this arrangement steam is taken from the boiler over a large area, so that it will contain very little moisture. All horizontal boilers without a dome should be fitted with a dry pipe; most engineers do not realize the importance of obtaining dry steam for engine operation.
Corliss or similar slow speed engines may advantageously be used in either case. In all cases the engine should be run condensing unless the cost for circulating water is prohibitive; even in such cases cooling towers may be installed and effect a saving.
In operation, during the greater part of the day, one engine running two or perhaps three of the generators, will carry the load, but when the load is particularly heavy, as in the morning and evening, both engines and all the generators may be required to meet the demands.
Fig. 2,726.—Method of connecting a header to a battery of boilers. Where two or more boilers are connected to a single header, the use of a reliable non-return boiler stop valve is necessary, and in some countries their installation is compulsory. A non-return boiler stop valve will instantly close should the pressure in the boiler to which it is attached suddenly decrease below that in the header, and thereby prevent the entrance of steam from the other boilers of the battery. This sudden decrease in pressure may be caused by a ruptured fitting or the blowing out of a tube, in which event an ordinary stop valve taking the place of a non-return boiler stop valve would be inadequate, as the loss of steam from the other boilers of the battery would be tremendous before an ordinary valve could be reached and closed, assuming that it would be possible to do so, which in the majority of cases it is not. Should it be desired to cut out a boiler for cleaning or repairs, the non-return boiler stop valve will not permit steam to enter the boiler from the header, even should the handwheel be operated for this purpose, as it cannot be opened by hand, but can, however, be closed. A non-return boiler stop valve should be attached to each boiler and connected to an angle valve on the header. A pipe bend should be used for connecting the valves, as this will allow for expansion and contraction. The pipe should slope a trifle downward toward the header and a suitable drain provided. This drain should be opened and all water permitted to escape before the angle valve is opened, thereby preventing any damage due to water hammer.
By exercising a little ingenuity in shifting the load on different machines at different times, both engines and dynamos, may readily be cleaned and repaired without interrupting the service. 1945
Ques. For economy what kind of steam should be used?
Ans. Super-heated steam.
The saving due to the use of superheated steam is about 1% for every ten degrees Fahr. of super-heat. It should be used in all cases.
Ques. How should the machines be located?
Ans. Sufficient space should be allowed between them that cleaning and repairing may be done easily, quickly and effectually.
Figs. 2,727 and 2,728.—Method of preventing vibration and of supporting pipes. The figures show top and side views of a main header carried in suitable frames fitted with adjustable roller. While the pipe is illustrated as resting on the adjustable rollers, nevertheless the rollers may also be placed at the sides or on top of the pipe to prevent vibration, or in cases where the thrust from a horizontal or vertical branch has to be provided for. This arrangement will take care of the vibration without in any way preventing the free expansion and contraction of the pipe.
Ques. How should the switchboard be located?
Ans. In fig. 2,720, the switchboard H is mounted against the wall dividing the room A from the room B, and is in line with the machines.
The advantages arising from a switchboard thus installed are, that the switchboard attendant working thereon can obtain at any time an unobstructed view of the performance of each individual machine, and he has in consequence a much better control of them; then, too, while he is engaged at the engines or generators he can also see the measuring instruments on the switchboard, and ascertain approximately the readings upon them.
In cases of emergency it is sometimes necessary for the engineer in charge of a plant to be in several places at the same time in order to 1946 prevent an accident, and that this seemingly impossibility may be approximated as nearly as possible, it is essential that the controlling devices be located as closely together as is consistent, and that no moving belt or pulley intervene between them.
These conditions are well satisfied in fig. 2,720, and owing to the short distances between the generators and the switchboard the drop of voltage in each of the conducting wires between them will be low.
This latter advantage is worthy of notice in a station generating large currents at a low pressure. To offset the advantages just mentioned, the location of the switchboard in line with the machines introduces an element of danger to the switchboard, its apparatus, and the attendant, on account of the possible bursting of a flywheel or other parts of the machines from centrifugal force.
Figs. 2,729 and 2,730.—Points on placing stop valves. The first and most important feature is to ascertain whether the valve will act as a water trap for condensed steam. Fig. 2,729 illustrates a common error in the placing of valves, as this arrangement permits of an accumulation of condensed steam above the valve when closed, and should the engineer be careless and open the valve suddenly, serious results might follow owing to water-hammer. Fig. 2,730 illustrates the correct method of placing the valve. It sometimes occurs, however, that it is not convenient to place the valve as shown in fig. 2,730 and that fig. 2,729 is the only manner in which the valve can be placed. In such cases, the valve should have a drain, and this drain should always be opened before the large valve is opened.
If the switchboard be placed in the dotted position at H', or, in fact, at the opposite end of the room A, the damage to life and property that might result from the effects of centrifugal force would be eliminated, but in place thereof would be the disadvantages of an obstructed view of the machines from the switchboard, an obstructed view of the switchboard from the machines, inaccessibility between these two, and a greater drop of voltage in the majority of the conducting wires between the generators and the switchboard. 1947
Ques. Describe a second arrangement of station with belt drive and compare it with the design shown in fig. 2,720.
Fig. 2,731.—Plan of electrical station with belt drive without counter shaft. The installation here represented consists of two boilers, S, etc., and three sets of engines and generators, T, M, etc. Sufficient allowance has been made in the plans, however, for future increase of business, as additional space has been provided for an extra engine and generator set, as indicated by the dotted lines.
Ans. A floor plan somewhat different from that presented in fig. 2,720 is shown in fig. 2,731. Here a belt drive is employed, but no countershaft is used. Each generator, therefore, is dependent upon its respective engine, and in consequence the flexibility obtained by the use of a countershaft is lost. On the other hand, there is less 1948 loss of mechanical power between the engines and generators in the driving of the latter, and less floor space is necessary in the room A. If, however, the floor area of this room be made the same as in the previous arrangement and the same number of machines are to be installed, they may be spaced further apart, affording in consequence considerably more room for cleaning and repairing them.
In operation, the normal conditions should be such that any two of the engine and generator sets may readily carry the average load, the third set to be used only as a reserve either to aid the other two when the load is unusually heavy or to replace one of the other sets when it becomes necessary to clean or repair the latter.
The switchboard may perhaps be best located at H, as a similar position on the opposite side of the room A would bring it beneath one or more of the steam pipes and thus endanger it should a possible leakage occur from these pipes. If located at H, however, it will be in line with the machines, and therefore will be subject to the disadvantages previously mentioned for such cases; consequently it might be as well to place it at the further end of the room, either against the partition (shown dotted) of the storage battery room if this be built, or else (if no storage battery is to be installed), against the end wall itself. The nearer end of the room A would not be very desirable for the switchboard installation on account of being so far removed from the machines, and therefore more or less inaccessible from them. Outside of what has now been mentioned, the division of the floor plan and the arrangement therein is practically the same as in fig. 2,720, accordingly what has already been stated regarding the former installation applies, therefore, with equal force to the present installation.
Ques. Describe a plant with direct drive.
Ans. This type of drive is shown in fig. 2,732. Each engine is directly connected to a generator, that is, the main shafts of both are joined together in line so that the generator is driven without the aid of a belt.
Ques. What is the advantage of direct drive?
Ans. The great saving in floor space, which is plainly shown in fig. 2,732, the portion A' representing the saving which results over the installations previously illustrated in figs. 2,720 and 2,731. 1949
Ques. How could the floor space be further reduced?
Ans. By employing vertical instead of horizontal engines.
Ques. What should be done before drawing the plans for the station?
Ans. The types of the various machines and apparatus to be installed should, as nearly as possible, be selected in advance so that their approximate dimensions may serve as a guide in drawing up the plans of the building.
Fig. 2,732.—Plan of electrical station containing direct connected units. As shown, space is provided for an extra boiler and engine and generator set, as indicated by the dotted lines. Space also exists for a storage battery room if necessary, and the partition dividing this room from the engine and dynamo room is shown by a dotted line as in previous cases.
Owing to the great difference in these dimensions for the various types, and in fact for the same types as manufactured by different concerns, no definite rules regarding the necessary space required can 1950 here be given. In a general way, however, the author has endeavoured to indicate by the drawings the relative amounts of space that ordinarily would be considered sufficient.
Ques. What is the disadvantage of direct drive?
Ans. A more expensive generator is required because it must run at the same speed as the engine, which is relatively low as compared with that of a belted generator.
Station Construction.—The construction or rearrangement of the building intended for the plant is a problem that under ordinary conditions would be solved by an architect, or at least by an architect with the assistance of an electrical or mechanical engineer, still there are many installations where the electrical engineer has been compelled to design the building.
In such instances he should be equipped with a general knowledge of the construction of buildings.
Foundations.—The foundation may be either natural or artificial; that is, it may be composed of rock or soil sufficiently solid to serve the purpose unaided, or it may be such as to require strengthening by means of wood or iron beams, etc. In either case any tendency toward a considerable settling or shifting of the foundation due to the action of water, frost, etc., after the station has been completed must be well guarded against. To this end special attention should be given to the matter of drainage.
Ques. How should the foundation be constructed for the machines?
Ans. The foundations constructed for the machines should be entirely separate from that built for the walls of the building, so that the vibrations of the former will not affect the latter. 1951
If there be several engines and dynamos to be installed, it is best to construct two foundations, one for the engines and one for the dynamos. If, however, there be considerable distance between the units, it may be advisable to build a separate foundation for each engine and for each dynamo. The material of which these foundations are composed should if the machines be of 20 horse power or over, possess considerable strength and be impervious to moisture. Brick, stone and concrete are desirable for the purpose, and only the best quality of cement mortar should be employed. Care must be taken that lime mortar is not used in place of cement mortar, as the former is not well adapted to withstand the vibrations of the machines without crumbling.
Fig. 2,733.—Angle for foundation footing. In ordinary practice the footing courses upon which the walls of the building proper rest, consist of blocks or slabs of stone as large as are available and convenient to handle. Footings of brick or concrete are also used in very soft soils; footings consisting of timber grillage are often employed. A grillage of iron or steel beams has also been used successfully. The inclination of the angle φ, of footing should be about as follows: for metal footings 75°; for stone, 60°; for concrete, 45°; for brick, 30°. Damp proof courses of slate, or layer of asphalt are laid in or on the foundations or lower walls to prevent moisture arising or penetrating by capillary attraction.
Ques. Describe a method of constructing foundations.
Ans. An excavation is made to the desired depth and a form inserted corresponding to the desired dimensions for the foundation. A template is placed on top locating all the centers, with iron pipes suspended from these centers, two or three sizes larger than the anchor bolts. At the lower end of the pipes are core boxes. Concrete 1952 is poured into the mould thus formed, and when hard, the forms are removed thus leaving the solid foundation. The anchor bolts are inserted through the pipes and passed through iron plates at the lower end as shown in fig. 2,734, being secured by nuts. By using pipe of two or three bolt diameters a margin is provided for adjustment so the bolts will pass through the holes in the frame of the machine thus allowing for any slight errors in laying out the centers on the template.
Ques. What is the object of the openings in the bottom of the foundation?
Ans. In case of a defective bolt, it may be replaced by a new one without injury to the foundation.
Walls.—Regarding the material for the walls of the station iron, stone, brick and wood may be considered. Of these, iron in the form of sheets or plates would be entirely fireproof, but 1953 being itself a conductor would introduce difficulties in maintaining a high insulation resistance of the current carrying circuits; it would also make the building difficult to heat in winter and to keep cool in summer. Stone in the form of limestone, granite or sandstone, as a building material is desirable for solidity and attractiveness; it is also fireproof and an insulator, but the high cost of such a structure for an electrical station usually prohibits its use except in private plants or in electrical stations located in large cities.
Fig. 2,735.—View showing part of template for locating anchor bolt centers, pipes through which the bolts pass and bolt boxes at lower end of bolts. The completed foundation is shown in fig. 2,734, with template removed. The template is made of plain boards upon which the center lines are drawn, and bolt center located. Holes are bored at the bolt centers to permit insertion of the pipes as shown.
Brick is a good material and is readily obtained in nearly all parts of the country; it is comparatively cheap, and is also an insulating and fireproof material. The bricks selected for this purpose should possess true sharp edges, and be hard burned.
Ques. What are the features of wood?
Ans. Wood forms the cheapest material that can be used for the walls of electrical stations, and it usually affords satisfaction, but has the disadvantage of high fire risk. 1954
Roofs.—In fig. 2,736 is shown one form of construction for the roof of an electrical station. The end view here presented shows the upper portion of the walls at B and D; these support the iron trusses C, and the roof proper MN. In many stations there is provided throughout the length of the building, a monitor or raised structure on the peak of the roof for ventilation and light. The end view of the monitor is shown at S in the figure; its sides should be fitted with windows adjustable from the floor.
Floors.—The floor of the station should be so designed that it will be capable of supporting a reasonable weight, but as the weights of the machines are borne entirely by their respective foundations the normal weight upon the floor will not be great; for short periods, however, it may be called upon to support one or two machines while they are being placed in position or 1955 interchanged, and due allowance must be made for such occurrences.
Station floors for engine and dynamo rooms are, as a rule, constructed of wood. Where very high currents are generated, however, insulated floors of special construction mounted on glass are necessary as a protection from injurious shocks. Brick, concrete, cement, and other substances of a similar nature are objectionable as a floor material for engine and dynamo rooms on account of the grit from them, caused by constant wear, being liable to get into the bearings of the machines.
Where there are no moving parts, however, as in the boiler room, the materials just mentioned possess no disadvantages and are preferable to wood on account of being fireproof.
| Temp. in Chimney, °F. |
TEMP. OF EXTERNAL AIR. (BAROMETER 30 INCHES) | ||||||||||
| 0° | 10° | 20° | 30° | 40° | 50° | 60° | 70° | 80° | 90° | 100° | |
| 200° | .453 | .419 | .384 | .353 | .321 | .292 | .263 | .234 | .209 | .182 | .157 |
| 220 | .488 | .453 | .419 | .388 | .355 | .326 | .298 | .269 | .244 | .217 | .192 |
| 240 | .520 | .488 | .451 | .421 | .388 | .359 | .330 | .301 | .276 | .250 | .225 |
| 260 | .555 | .528 | .484 | .453 | .420 | .392 | .363 | .334 | .309 | .282 | .257 |
| 280 | .584 | .549 | .515 | .482 | .451 | .422 | .394 | .365 | .340 | .313 | .288 |
| 300 | .611 | .576 | .541 | .511 | .478 | .449 | .420 | .392 | .367 | .340 | .315 |
| 320 | .637 | .603 | .568 | .538 | .505 | .476 | .447 | .419 | .394 | .367 | .342 |
| 340 | .662 | .638 | .593 | .563 | .530 | .501 | .472 | .443 | .419 | .392 | .367 |
| 360 | .687 | .653 | .618 | .588 | .555 | .526 | .497 | .468 | .444 | .417 | .392 |
| 380 | .710 | .676 | .641 | .611 | .578 | .549 | .520 | .492 | .467 | .440 | .415 |
| 400 | .732 | .697 | .662 | .632 | .598 | .570 | .541 | .513 | .488 | .461 | .436 |
| 420 | .753 | .718 | .684 | .653 | .620 | .591 | .563 | .534 | .509 | .482 | .457 |
| 440 | .774 | .739 | .705 | .674 | .641 | .612 | .584 | .555 | .530 | .503 | .478 |
| 460 | .793 | .758 | .724 | .694 | .660 | .632 | .603 | .574 | .549 | .522 | .497 |
| 480 | .810 | .776 | .741 | .710 | .678 | .649 | .620 | .591 | .566 | .540 | .515 |
| 500 | .829 | .791 | .760 | .730 | .697 | .669 | .639 | .610 | .586 | .559 | .534 |
Chimneys.—These are generally constructed of brick and iron, sometimes of concrete. Iron chimneys cost less than brick chimneys, necessitate less substantial foundations, and are free from the liability of cracking. They must be painted to prevent corrosion, are less substantial, and lose considerably more heat by radiation than do brick chimneys. 1956
Fig. 2,737.—An example of direct connected unit with gas engine power. The view shows a Westinghouse 200 kva., 4,000 volt, three phase, 60 cycle alternator direct connected to a gas engine.
Fig. 2,738.—Curves showing comparative costs of chimney and mechanical draft. In certain of these, the cost of the existing chimney is known, and that of the complete mechanical draft plant is estimated, while in others, the cost of mechanical draft installation is determined from the contract price, and the expense of a chimney to produce equivalent results is calculated. Costs are shown for both single, forced and induced engine driven fans and for duplex engine driven plants, in which either fan may serve as a relay. An apparatus of the latter type is the most expensive, and finds its greatest use where economizers are employed.
Both brick and iron chimneys, require an inner wall or lining of brick, which forms the flue proper, and in order that this wall be not cracked by sudden cooling an air space is left between it and the outer wall. In a brick chimney the inner wall need not extend much beyond half the height of the chimney, but when iron is used it should reach to the top.
1958 Ques. Upon what does the force of natural draught in a chimney depend?
Ans. It depends upon the difference between the weight of the column of hot gases inside the chimney and the weight of a like column of the cold external air.
Figs. 2,739 and 2,740.—Substituting mechanical draught in place of chimney. The relative proportions of a brick chimney, and of the smoke pipe required when mechanical draft is introduced are forcibly shown in the illustrations, which show the works of the B.F. Sturtevant Co., at Jamaica Plain, Mass. The removal of the boilers to a position too far distant from the existing chimney to permit of its longer fulfilling its office, led to the substitution of an induced draft fan and the subsequent removal of the chimney. The present stack or smoke pipe, barely visible in fig. 2,740, extends only 31 feet above the ground, and no trouble is experienced from smoke.
Ques. How is the intensity of the draught expressed?
Ans. In terms of the number of inches of a water column sustained by the pressure produced. 1959
Ques. Are high chimneys necessary?
Ans. No.
Chimneys above 150 feet in height are very costly, and their increased cost is not justified by increased efficiency.
Figs. 2,741 to 2,744.—Installation of forced draft system to old boiler plant. The figures illustrate the simplest method. The fan which is of steel plate with direct connected double cylinder engine, is placed immediately over the end of a brick duct into which the air is discharged. This duct is carried under ground across the front of the boilers, to the ash pits of each of which connection is made through branch ducts. Each branch duct opening is provided with special ash pit damper, operated by notched handle bar, as illustrated in the detail. This method of introduction serves to distribute the air within the ash pit, and to secure even flow through the fuel upon the grate above. Of course, the ash pit doors must remain closed in order to bring about this result. A chimney of sufficient height to merely discharge the gases above objectionable level is all that is absolutely necessary with this arrangement. Although the introduction of a fan in an old plant is usually evidence of the insufficiency of the existing chimney to meet the requirements, such a chimney, will, however, usually serve as a discharge pipe for the gases when the fan is employed. The fan thus becomes more than a mere auxiliary to the chimney; it practically supplants it so far as the method of draught production is concerned.
The latest chimney practice is to build two or more small chimneys instead of one large one. A notable example is the Spreckels Sugar Refinery in Philadelphia, where three separate chimneys are used for 1960 one boiler plant of 7,500 horse power. The three chimneys are said to have cost several thousand dollars less than an equivalent single chimney.
Very tall chimneys have been characterized by one writer as "monuments to the folly of their builders."
Figs. 2,745 and 2,746.—Comparison of chimney draft and mechanical draft. The illustrations show a plant of 2,400 H.P. of modern water tube boilers, 12 in number, set in pairs and equipped with economizers. Fig. 2,745 indicates the location of a chimney, 9 feet in internal diameter by 180 feet high, designed to furnish the necessary draft; fig. 2,746 represents the same plant with a complete duplex induced draught apparatus substituted for the chimney, and placed above the economizer connections. Each of the two fans is driven by a special engine, direct connected to the fan shaft, and each is capable of producing draft for the entire plant. A short steel plate stack unites the two fan outlets and discharges the gases just above the boiler house roof. All of the room necessary for the chimney is saved, and no valuable space is required for the fans.
Ques. How is mechanical draft secured?
Ans. In two ways, known respectively as induced draught and forced draught.
Ques. Describe the method of induced draft.
Ans. A fan is located in the smoke flue, and which in operation draws 1961 the gases through the furnace and discharges them into a short chimney.
Ques. Describe the method of forced draft.
Ans. In this method, air is forced into the furnace underneath the grate bars by means of a fan or a steam jet blower.
Fig. 2,747.—Forced draft plant with hollow bridge wall at the Crystal Water Co., Buffalo, N. Y. The air is delivered to the ash pit via the hollow bridge wall, being supplied under pressure by the blower seen at the side of the boiler setting. As shown, the blower is operated by a small reciprocating engine; however, compact blowing units with steam turbine drive can be had and which are designed to be placed in the boiler setting.
Ques. What is the application of the two systems?
Ans. Induced draft is installed mostly in new plants, while forced draft is better adapted to old plants.
Steam Turbines.—It is not the author's intention to discuss at length the steam end of the electric plant, because too much space would be required, and also because the subject belongs properly to the field of mechanical engineering rather than electrical engineering. However, because of the recent introduction of the steam turbine for the direct driving of large generators, and the fact that it is now almost universally used in large central stations, a detailed explanation of its principles and construction may not be out of place. 1962
Fig. 2,748.—Longitudinal section of elementary Parsons type steam turbine. The turbine consists essentially of a fixed casing, or cylinder, and a revolving spindle or drum. The ends of the spindle are extended in the form of a shaft, carried in two bearings A and B, and, excepting the small parts of the governing mechanism and the oil pump, these bearings are the only rubbing parts in the entire turbine. Steam enters from the steam pipe at C and passes through the main throttle or regulating valve D, which, as actually constructed, is a balanced valve. This valve is operated by the governor through suitable controlling mechanism. The steam enters the cylinder through the passage E and, turning to the left passes through alternate stationary and revolving rows of blades, finally emerging from them at F and flowing through the connection G to the condenser or to the atmosphere, depending upon whether the turbine is condensing or non-condensing. Each row of blades, both stationary and revolving, extends completely around the turbine and the steam flows through the full annulus between the spindle and the cylinder. In an ideal turbine the lengths of the blades and the diameter of the spindle which carries them would continuously and gradually increase from the steam inlet to the exhaust. Practically, however, the desired effect is produced by making the spindle in steps, there being generally three such steps or stages, H, J and K. The blades in each step are arranged in groups of increasing length. At the beginning of each of the larger steps, the blades are usually shorter than at the end of the preceding smaller step, the change being made in such a way that the correct relation of blade length to spindle diameter is secured. The steam, acting as previously described, produces a thrust tending to force the spindle toward the left, as seen in the cut. This thrust, however, is counteracted by the "balance pistons," L, M and N, which are of the necessary diameter to neutralize the thrust on the spindle steps, H, J and K, respectively. These elements are called "pistons" for convenience, although they do not come in contact with the cylinder, but both the pistons and the cylinder are provided with alternate rings which form a labyrinth packing to retard the leakage of steam. In order that each balance piston may have the proper pressure on both sides, equalizing passages O, P and Q are provided connecting the balance pistons with the corresponding stages of the blading. The end thrust being thus practically neutralized by means of the balance pistons, the spindle "floats" so that it can be easily moved in one direction or the other. In order to definitely fix the position of the spindle, a small adjustable collar bearing is provided at R, inside the housing of the main bearing B. This collar bearing is adjustable so as to locate and hold the spindle in such position so that there will be such a clearance between the rings of the balance piston and those of the cylinder, that the leakage of steam will be reduced to a minimum and, at the same time, prevent actual contact under varying conditions of temperature. Where the shaft passes out of the cylinder, at S and T, it is necessary to provide against in-leakage of air or out-leakage of steam by means of glands. These glands are made tight by water packing without metallic contact. The shaft of the turbine is extended at U and coupled to the shaft of the alternator by means of a flexible coupling. The high pressure turbines are so proportioned that, when using steam as previously described, they have enough capacity to take care of the ordinary fluctuations of load when controlled by the governor through the valve D, thus insuring maximum economy of steam consumption at approximately the rated load. To provide for overloads, the valve V is supplied to admit steam to an intermediate stage of the turbine. This valve shown diagrammatically in the illustration, is arranged to be operated by the governor and is, according to circumstances, located either as shown by the illustration, or at another stage of the turbine.
Fig. 2,749.—Arrangement of blading in Parsons type turbine, consisting of alternate moving and stationary blades. The path taken by the steam is indicated by the arrows.
A turbine is a machine in which a rotary motion is obtained by transference of the momentum of a fluid or gas. In general the fluid is guided by fixed blades, attached to a casing, and, impinging on other blades mounted on a drum or shaft, causing the latter to revolve.
Turbines are classed in various ways as: 1, radial flow, when the steam enters near the center and escapes toward the circumference; and 2, parallel flow, when the steam travels axially or parallel to the length of the turning body.
Turbines are commonly, yet erroneously classed as:
1. Impulse;
2. Reaction.
1964 Ques. What is the distinction between these two types?
Ans. In the so called impulse type, steam enters and leaves the passages between the vanes at the same pressure. In the so called reaction type, the pressure is less on the exit side of the vanes than on the entrance side.
Fig. 2,750 is a sectional view of the Parsons-Westinghouse parallel flow turbine. Steam from the boiler enters first a receiver in which are the governor controlled admission valves. These valves are actuated by a centrifugal governor.
Steam does not enter the turbine in a continuous blast, but intermittently, or in puffs. The speed regulation is therefore accomplished by proportioning the duration of these puffs to the load of the engine, this being effected by the governor, fig. 2,752.
The governor of the turbine has only to move a small pilot valve, or slide, E, which admits steam under the piston F, and lifts the throttle valve proper off its seat.
As soon as the pilot valve closes, the spring shifts the main throttle valve. Thus, at light loads, the main throttle or admission valve is continually opening and shutting at uniform intervals, the length of time during which it remains open depending upon the load.
As the load increases, the duration of the valve opening also increases, until at full load the valve does not reach its seat at all and the steam flows steadily through the turbine. The steam thus admitted flows into the annular passage A, fig. 2,750, by the opening S, and then past the blades, revolving the rotor. 1965
When the load increases above the normal rated amount a secondary pilot valve is moved by the same means, this in turn admitting steam to a piston, similar to F, which lifts another throttle valve. This admits steam into the annular space I, so that it acts upon the larger diameter of the drum or rotor, giving largely increased power for the time being.
The levers or arms of the governor are mounted upon knife edges instead of pins, making it extremely sensitive. The tension spring may be adjusted by hand while the turbine is running.
Fig. 2,751.—Sectional view of a combination impulse and reaction single flow turbine. This is a modification of the single flow type, in which the smallest barrel of reaction blading is replaced by an impulse wheel. Steam is admitted to the nozzle block A, is expanded in the nozzles and discharged against a portion of the periphery of the impulse wheel. The intermediate and low pressure stages are identical with the corresponding stages in the single flow type. The substitution of the impulse element for the high pressure section of reaction blading has no influence one way or another on the efficiency. That is to say the efficiency of an impulse wheel is about the same at the least efficient section of reaction blading. This design is attractive, however, in that it shortens the machine materially, and gives a stiffer design of rotor. The entering steam is confined in the nozzle chamber until its pressure and temperature have been materially reduced by expanding through the nozzles. As the nozzle chamber is cast separately from the main cylinder, the temperature and pressure differences to which the cylinder is subjected are correspondingly lessened. However, probably on account of its small diameter at the high pressure section, the straight Parsons type has always shown itself to be adequate for all of the steam pressures and temperatures encountered in ordinary practice.
The governor does not actually move the pilot valve, but shifts the point L in fig. 2,752. A reciprocating motion is given to the rod I by a small eccentric on the governor shaft; this is driven by worm gearing shown near O in fig. 2,750, so that the eccentric makes one revolution to about eight of the turbine. Thus, with a turbine running 1,200 revolutions, the rod I would be moved up and down 150 times per minute. As the points A and H are fixed, the motion is conveyed to the small pilot valve E, thus giving 150 puffs a minute. The governor in shifting the point L brings the edge of the pilot valve nearer the port and so cuts off the steam earlier.
The annular diameter or space between the rotor and the stator is gradually increased from inlet to exhaust, the blades being made longer in each ring. When the mechanical limit is reached, the 1966 diameter of the rotor is increased as at I and D so as to keep the length of blade within bound.
Balance pistons as at B, C, F are attached to the rotor, their office being to oppose end thrust upon those blades in corresponding diameter of the rotor. Communication is established through the passage V and pipe M between the eduction pipe and the back of these pistons, thus increasing the efficiency of their balancing and also taking care of any leakage past them.
A small thrust bearing T prevents end play of the rotor, and is adjustable to maintain the proper clearance between the rings of blades; this varies from ⅛ inch at the admission to 1 inch at the exhaust. This bearing also takes up any extra unbalanced thrust. A turbine should operate with a high vacuum, because without this it does not compare favorably with an ordinary reciprocating engine from the point of economy.
Separate air pumps are provided to create the vacuum.
Where the ordinary type of vertical air pump is employed, a booster or vacuum increaser is added, as nothing below 26 inches is advisable, 28 and 29 inches being always striven for. It is also preferable to use a certain amount of super-heat with steam turbines.
To assist in producing the high vacuum, exhaust passages are made large, the eduction passage E in fig. 2,750 being nearly twenty-three times the area of the steam pipe.
Among other details, a noteworthy feature is a small oil pump K, which circulates oil through bearings of the machinery, the oil being drawn from the tank under the governor shaft and gravitating there after use. No pressure of oil is employed. Stuffing rings prevent leakage; these consist of alternate grooves and collars in shaft and bearing, like the grooves in an indicator piston.
1967 Ques. Why is a high vacuum desirable?
Ans. Because the turbine is capable of expanding the steam to a very low terminal pressure, and this is necessary for economy.
Ques. What may be said of the working pressures for turbines?
Ans. To meet the varied conditions of service, turbines are designed to operate with: 1, high pressure, 2, low pressure, or 3, mixed pressure.
Fig. 2,753.—Sectional view of a double flow turbine. The maximum economical capacity of a single flow turbine is limited by the rotative speed. The economical velocity at which the steam may pass through the blades of the turbine depends on the velocity of the moving blades. The capacity of the turbine depends on the weight of the steam passed per unit of time, which in turn depends on the mean velocity and the height of the blades. For a given rotative speed, the mean diameter of blade ring practicable is limited by the allowable stresses due to centrifugal force, and there is a practical limit for the height of the blades. Now if the rotative speed be taken only half as great, the maximum diameter of the rotor may be doubled and, without increasing the height of the blades, the capacity of the turbine will be doubled. So with the single flow steam turbine as well as with the single crank reciprocating engine, there is a practical limiting economical capacity for any given speed. If this limit be reached with a single crank reciprocating engine, a unit of double the power may be produced at the same speed by coupling two single crank engines to one shaft. Similar results are secured making a double flow turbine which is in effect, as will be seen from the figure, two single flow turbines made up in a single rotor in a single casing with a common inlet and two exhausts. Steam enters the nozzle block, acts on the impulse element, and then the current divides, one-half of the steam going through the reaction blading at the left of the impulse wheel; the remainder passes over the top of the impulse wheel and through the impulse blading at the right.
High pressure turbines operate at about the same initial pressure as triple expansion engines.
Low pressure, as here applied, means the exhaust pressure of the reciprocating engine from which the exhaust steam passes through the turbine before entering the condenser.
Mixed pressure implies that the exhaust steam is supplemented, for heavy loads, by the admission of live steam.
1968 Ques. What determines the working pressure?
Ans. When all the power is furnished by the turbine, it is designed for high pressure; when operated in combination with a reciprocating engine, low pressure is used for constant load, and mixed pressure for variable load.
Fig. 2,754.—Sectional view of a semi-double flow turbine. This is a modification in which the intermediate section of reaction blading is single flow, and the low pressure section only is double flow. This would be analogous to a four cylinder triple expansion engine, that is, one with one high pressure, one intermediate pressure and two low pressure cylinders—a design not at all uncommon in very large engines in which the required dimensions of a single low pressure cylinder would be prohibitive. Such turbines are useful for capacities greater than is desirable for a single flow turbine, and which are still below the maximum possibilities of a double flow turbine of the same speed. In such machines the best efficiency is secured by making the intermediate blading in a single section large enough to pass the entire quantity of steam. A "dummy" similar to those used on the single flow Parsons type, shown at the right of the impulse wheel, compels all of the steam to pass through the single intermediate section of the reaction blading, and balances the end thrust due to this section. When the steam issues from the intermediate section, the current is divided, one-half passing directly to the adjacent low pressure section, while the other half passes through the holes shown in the periphery of the hollow rotor and through the rotor itself, beyond the dummy ring, into the other low pressure section at the left hand end of the turbine.
NOTE.—There are logical engineering reasons for the existence of the several types of turbine, viz., single flow, double flow, and semi-double flow. The double flow turbine is not inherently superior to the single flow design, but is used under conditions for which the single flow machine is unsuitable. Similarly, the semi-double flow is recommended only for conditions which it can meet more satisfactorily than either of the other types.
NOTE.—Low pressure turbines use exhaust steam from non-condensing engines and are valuable as an adjunct to existing plants for the purpose of increasing economy and capacity with a minimum outlay for new equipment.
NOTE.—Bleeder turbines are for use in plants which are required to furnish, not only power, but also considerable and varying quantities of low pressure steam for heating purposes. In these turbines a part of the steam after it has done work in the high pressure stages may be diverted to the heating system, and the remainder expanded through the low pressure blading and exhausted into the condenser. In this way none of the energy of the heating steam, due to the difference of pressure between the boiler and the heating system is wasted. On the other hand if no steam is required for heating purposes, the turbine operates just as efficiently as though the bleeder feature were absent.
Fig. 2,755.—Westinghouse valve gear with steam relay. In the smaller turbines, the governor acts directly on the steam admission valves, opening first the primary valve, and then, if necessary, the secondary valve, after the primary is fully open. In turbines of the single flow Parsons type, the governor actuates two small valves controlling ports leading to steam relay cylinders which operate the admission valves. The little valve controlling the relay cylinder for the secondary valve has more lap than the other and consequently does not come into action until the primary valve has attained its maximum effective opening. The figure shows the general design of this type of valve gear.
The De Laval steam turbine is termed by its builders a high speed rotary steam engine. It has but a single wheel, fitted with vanes or buckets of such curvature as has been found to be best adapted for receiving the impulse of the steam jet. There are no stationary or guide blades, the angular position of the nozzles giving direction to the jet. The nozzles are placed at an angle of 20 degrees to the plane of motion of the buckets. The best energy in the steam is practically devoted to the production of velocity in the expanding or divergent nozzle, and the velocity thus attained by the issuing jet of steam is about 4,000 feet per second. To attain the maximum efficiency, the buckets attached to the periphery of the wheel against which this jet impinges should have a speed of about 1,900 feet per second, but, owing to the difficulty of producing a material for the wheel strong enough to withstand the strains induced by such a high speed, it has been found necessary to limit the peripheral speed to 1,200 or 1,300 feet per second.
It is well known that in a correctly designed nozzle the adiabatic expansion of the steam from maximum to minimum pressure will convert the entire static energy of the steam into kinetic energy. Theoretically this is what occurs in the De Laval nozzle. The 1970 expanding steam acquires great velocity, and the energy of the jet of steam issuing from the nozzle is equal to the amount of energy that would be developed if an equal volume of steam were allowed to adiabatically expand behind the piston of a reciprocating engine, a condition, however, which for obvious reasons has never yet been attained in practice with the reciprocating engine. But with the divergent nozzle the conditions are different.
The Curtis turbine is built by the General Electric Company at their works in Schenectady, N. Y., and Lynn, Mass. They are of the horizontal and vertical types. In the vertical type the revolving parts are set upon a vertical shaft, the diameter of the shaft corresponding to the size of the machine.
The shaft is supported by and runs upon a step bearing at the bottom. This step bearing consists of two cylindrical cast iron plates bearing upon each other and having a central recess between them into which lubricating oil is forced under pressure by a steam or electrically driven pump, the oil passing up from beneath.
Figs. 2,756 and 2,757.—Westinghouse valve gear with oil relay. Governors for the larger turbines, particularly those of the combination impulse and reaction double, or single double flow type, employ an oil relay mechanism, as shown in the figure, for operating the steam valves. In these turbines the lubricating oil circulating pump, maintains a higher pressure than is required for the lubricating system. The governor controls a small relay valve A which admits pressure oil to, or exhausts it from the operating cylinder. When oil is admitted to the operating cylinder raising the piston, the lever C lifts the primary valve E. The lever D moves simultaneously with C, but on account of the slotted connection with the stem of the secondary valve F, the latter does not begin to lift until the primary valve is raised to the point at which its effective opening ceases to be increased by further upward travel. In the Westinghouse designs, the operating valve, A is connected not only to the governor, but also to a vibrator, which gives it a slight but continuous reciprocating motion, while the governor controls its mean position. The effect of this is manifested in a slight pulsation throughout the entire relay system, which, so to speak, keeps it "alive" and ready to respond instantly, to the smallest change in the position of the governor. The oil relay can be made sufficiently powerful to operate valves of any size, and it is also in effect a safety device in that any failure of the lubricating oil supply will automatically and immediately shut off the steam and stop the turbine.
A weighted accumulator is sometimes installed in connection with the oil pipe as a convenient device for governing the step bearing pumps, and also as a safety device in case the pumps should fail, but it is seldom required for the latter purpose, as the step bearing pumps have proven after a long service in a number of cases, to be reliable. The vertical shaft is also held in place and kept steady by three sleeve bearings one just above the step, one between the turbine and generator, and the other near the top.
Fig. 2,758.—Elevation of new turbine central station erected by the Boston Edison Co. The turbine room is 68 feet, 4 inches wide and 650 feet long from outside to outside of the walls. The boiler room is 149 feet, 6 inches by 640 feet and equipped with twelve groups of boiler, one group consisting of eight 512 H.P. boilers for each turbine. The switching arrangements are located in a separate building as shown in the elevation. The total floor space covered by boiler room, turbine room and switchboard room is 2.64 square feet per kw. The boilers are all on the ground floor. See fig. 2,714 for plan.
These guide bearings are lubricated by a standard gravity feed system. It is apparent that the amount of friction in the machine is very small, and as there is no end thrust caused by the action of the steam, the relation between the revolving and stationary blades may be maintained accurately. As a consequence, therefore, the clearances are reduced to the minimum.
The Curtis turbine is divided into two or more stages, and each stage has one, two or more sets of revolving blades bolted upon the peripheries of wheels keyed to the shaft. There are also the corresponding sets of stationary blades bolted to the inner walls of the cylinder or casing.
The governing of speed is accomplished in the first set of nozzles and the control of the admission valves here is effected by means of a centrifugal governor attached to the top end of the shaft. This 1972 governor, by a very slight movement, imparts motion to levers, which in turn work the valve mechanism.
The admission of steam to the nozzles is controlled by piston valves which are actuated by steam from small pilot valves which are in turn under the control of the governor.
Fig. 2,759.—Illustration of a weir. To make a weir, place a board across the stream at some point which will allow a pond to form above. The board should have a notch cut in it with both side edges and the bottom sharply beveled toward the intake, as shown in the above cut. The bottom of the notch, which is called the "crest" of the weir, should be perfectly level and the sides vertical. In the pond back of the weir, at a distance not less than the length of the notch, drive a stake near the bank, with its top precisely level with the crest. By means of a rule, or a graduated stake as shown, measure the depth of water over the top of stake, making allowance for capillary attraction of the water against the sides of the weir. For extreme accuracy this depth may be measured to thousandths of a foot by means of a "hook gauge," familiar to all engineers. Having ascertained the depth of water over the stake, refer to the accompanying table, from which may be calculated the amount of water flowing over the weir. There are certain proportions which must be observed in the dimensions of this notch. Its length, or width, should be between four and eight times the depth of water flowing over the crest of the weir. The pond back of the weir should be at least fifty per cent. wider than the notch and of sufficient width and depth that the velocity of flow or approach be not over one foot per second. In order to obtain these results it is advisable to experiment to some extent.
Speed regulation is effected by varying the number of nozzles in flow, that is, for light loads fewer nozzles are open and a smaller volume of steam is admitted to the turbine wheel, but the steam that is admitted impinges against the moving blades with the same velocity always, no matter whether the volume be large or small. With a full load and all the nozzle sections in flow, the steam passes to the wheel in a broad belt and steady flow.
| Depth inches | ⅛ | ¼ | ⅜ | ½ | ⅝ | ¾ | ⅞ | |
| 0 | .00 | .01 | .05 | .09 | .14 | .19 | .26 | .32 |
| 1 | .40 | .47 | .55 | .64 | .73 | .82 | .92 | 1.02 |
| 2 | 1.13 | 1.23 | 1.35 | 1.36 | 1.58 | 1.70 | 1.82 | 1.95 |
| 3 | 2.07 | 2.21 | 2.34 | 2.48 | 2.61 | 2.76 | 2.90 | 3.05 |
| 4 | 3.20 | 3.35 | 3.50 | 3.66 | 3.81 | 3.97 | 4.14 | 4.30 |
| 5 | 4.47 | 4.64 | 4.81 | 4.98 | 5.15 | 5.33 | 5.51 | 5.69 |
| 6 | 5.87 | 6.06 | 6.25 | 6.44 | 6.62 | 6.82 | 7.01 | 7.21 |
| 7 | 7.40 | 7.60 | 7.80 | 8.01 | 8.21 | 8.42 | 8.63 | 8.83 |
| 8 | 9.05 | 9.26 | 9.47 | 9.69 | 9.91 | 10.13 | 10.35 | 10.57 |
| 9 | 10.80 | 11.02 | 11.25 | 11.48 | 11.71 | 11.94 | 12.17 | 12.41 |
| 10 | 12.64 | 12.88 | 13.12 | 13.36 | 13.60 | 13.85 | 14.09 | 14.34 |
| 11 | 14.59 | 14.84 | 15.09 | 15.34 | 15.59 | 15.85 | 16.11 | 16.36 |
| 12 | 16.62 | 16.88 | 17.15 | 17.41 | 17.67 | 17.94 | 18.21 | 18.47 |
| 13 | 18.74 | 19.01 | 19.29 | 19.56 | 19.84 | 20.11 | 20.39 | 20.67 |
| 14 | 20.95 | 21.23 | 21.51 | 21.80 | 22.08 | 22.37 | 22.65 | 22.94 |
| 15 | 23.23 | 23.52 | 23.82 | 24.11 | 24.40 | 24.70 | 25.00 | 25.30 |
| 16 | 25.60 | 25.90 | 26.20 | 26.50 | 26.80 | 27.11 | 27.42 | 27.72 |
| 17 | 28.03 | 28.34 | 28.65 | 28.97 | 29.28 | 29.59 | 29.91 | 30.22 |
| 18 | 30.54 | 30.86 | 31.18 | 31.50 | 31.82 | 32.15 | 32.47 | 32.80 |
| 19 | 33.12 | 33.45 | 33.78 | 34.11 | 34.44 | 34.77 | 35.10 | 35.44 |
| 20 | 35.77 | 36.11 | 36.45 | 36.78 | 37.12 | 37.46 | 37.80 | 38.15 |
NOTE.—The weir table on this page contains figures 1, 2, 3, etc., in the first vertical column which indicates the inches depth of water running over weir board notches. Frequently the depths measured represent also fractional inches, between 1 and 2, 2 and 3, etc. The horizontal line of fraction at the top represents these fractional parts, and can be applied between any of the numbers of inches depth, from 1 to 25. The body of the table shows the cubic feet, and the fractional parts of a cubic foot, which will pass each minute for each inch in depth, and for each fractional part of an inch by eighths for all depths from 1 to 25 inches. Each of these results is for only one inch width of weir. To estimate for any width of weir the result obtained for one inch width must be multiplied by the number of inches constituting the whole horizontal length of weir.
Figs. 2,760 and 2,761.—Samson vertical runner and shaft, and complete Samson vertical turbine. The runner is composed of two separate and distinct types of wheel, having thereby also two diameters. Each wheel or set of buckets receives its separate quantity of water from one and the same set of guides, but each set acts only once and singly upon the water used, and the water does not act twice upon the combined wheel, as some suppose. In construction, the lower or main set of buckets is made of flanged plate steel, and cast solidly into a heavy ring surrounding the outer and lower edges, and into a heavy diaphragm, separating the two sets of buckets.
Hydro-Electric Plants.—The economy with which electricity can be transmitted long distances by high tension alternating currents, has led to the development of a large number of water powers in more or less remote regions.
This economy is possible by the facility with which alternating current can be transformed up and down. Thus at the hydro-electro plant, the current generated by the water wheel driven alternator is transformed to very high pressure and transmitted with economy a long distance to the distributing point where it is transformed down to the proper pressure for distribution.
A water wheel or turbine is a machine in which a rotary motion is obtained by transference of the momentum of water; broadly speaking, the fluid is guided by fixed blades, attached with a casing, and impinging on other blades mounted on a drum or shaft, causing the latter to revolve.
There are two general classes of turbine:
1. Impulse turbines;
2. Reaction turbines.
Fig. 2,764.—Sectional elevation of one of the 5,000 horse power vertical Pelton-Francis turbines directly connected to generator, as installed for the Schenectady Power Co.
Ques. What is an impulse turbine?
Ans. One in which the fluid is directed by means of a series of nozzles against vanes which it drives.
Ques. What is a reaction turbine?
Ans. One in which the pressure or head of the water is employed rather than its velocity. The current is deflected upon the wheel by the action of suitably disposed guide blades, the passages being full of water. Rotary motion is obtained by the change in the direction and momentum of the fluid. 1977
Figs. 2,765 to 2,768.—Cross sections of Lowel dam power house, and wheel pits containing sixteen Samson turbines: The section C-D gives an end view of the generator room showing the locations of the generators below the head level water. They are secure against flood water, or leakage, by well constructed stuffing boxes in the iron bulkheads, through which the turbine wheel shafts pass and connect to the generators. Section E-F gives an end view of one of these wheel rooms or penstocks, and shows the extension of the draft tube from wheel case into tail water. The section A-B shows the sub-structure of gravel and macadam under the controlling gates, this forming also a portion or extension of the dam proper. These gates turn on an axis made of two 15 inch I beams securely riveted together with plates and angle irons to which the wooden frame is attached. The radius of the gates is 14 feet. They are designed to allow the water to pass underneath the gate, thus controlling any height of head water. They are intended to take care of an excess of water at unusual stages of the river. The whole affair has been well designed and executed. This plant furnishes a good example of a secure, and level foundation, since the wheel houses and generator room are immediately on the rock. It is necessary in all tandem plants to provide a very secure, substantial super-structure so that the long line of turbines and shaft will always remain straight and in proper alignment with the generator and the turbine cases. Users cannot be reminded of this too often.
1978 Ques. Name three classes of reaction turbines.
Ans. Parallel flow, inward flow, and outward flow.
Parallel flow turbines have an efficiency of about 70% and are suited for low falls not over 30 feet. Inward and outward flow turbines have an efficiency of about 85%. Impulse turbines are suitable for high heads.
Figs. 2,769 and 2,770.—Exterior and interior of hydro-electric plant at Harrisburg, Va. It is located on the south fork of the Shenandoah River, twelve and one-half miles distant. A dam 720 feet long and 15 feet high was built on a limestone ledge running across the river; which with a fall of 5 feet from the dam to the power house, a quarter of a mile distant, secured an effective head pressure of 20 feet. The power house, comprising the generator room and the wheel room, also the machinery room, are here shown. The wheel room, which is 20 × 40 feet, extends across the head race, and rests upon solid concrete walls, forming the sides and ends of the wheel pits. The end wall is 6 feet thick at the bottom, and 4½ feet at the top. It has three arched openings, each 8 feet wide and 9 feet high, through which the water escapes after leaving the turbines. The intake is protected by a wrought iron rack 40 feet long. The power is obtained by three 50 inch vertical shaft Samson turbines, with a 20 inch Samson for an exciter. The three large turbines have a rating of 1,350 horse power; and are connected to the main horizontal line shaft by bevel mortise gears 7 feet diameter and 15 inches face. The couplings on the main shaft have 48 inch friction clutch hubs, permitting either or each turbine being operated, or shut down independently of the others. The main shaft is 85 feet long and 6 inches diameter; making 280 revolutions. This shaft carries two pulleys 70 inches diameter and 38 inches face for driving the generators. The accompanying illustration shows the harness work, gears, pulleys, etc., furnished with the turbines. The 20 inch horizontal shaft Samson turbine of 72 horse power is direct connected to an exciter generator of 20 kw., running 700 rev. per min. The two large generators are driven 450 revolutions per minute by belts producing a three phase current of 60 cycles of 11,500 volts for the twelve and one-half miles transmission. The line consists of three strands of No. 4 bare copper wire. This current is used for lighting and power purposes, and the plant is of the latest improved design and construction.
Isolated Plants.—When electric power transmission from central stations first came into commercial use, the distance from the station at which current could be obtained at a reasonable cost was exceedingly limited. 1979
Fig. 2,769a.—Triumph direct current generator set with upright slide valve engine.
Fig. 2,770a.—Murray alternating current direct connected unit with high speed Corliss engine and belt driven exciter, 50, 75 and 100 kva. alternator and 150 R.P.M. engine.
Fig. 2,771.—Direct connected direct current unit with Ridgway high speed four valve engine.
Fig. 2,772.—Buckeye mobile, or self contained unit consisting of compound condensing engine, boiler, superheater, reheater, feed and air pumps; it produces one horse power on 1½ lbs. of coal, built in sizes from 75 to 600 horse power.
Fig. 2,773.—Westinghouse three cylinder gas engine, direct connected to dynamo, showing application of gas engine drive for small direct connected units.
Consequently, persons desiring electrical power were in the majority of cases forced to install their own apparatus for producing it, this being the origin of isolated plants.
From the nature of the case it is evident that an isolated plant is as a rule smaller and more simple in construction than a central station, and in consequence much more readily operated and managed. It is generally owned by a private individual or a corporation and operated in conjunction with other affairs of a similar character. A basement or other portion of a building is usually set aside in which the necessary apparatus is installed.
Fig. 2,774.—General Electric 25 kw., gasoline electric generating set for lighting and power. The engine has four cylinders 7¼ × 7½, and runs at a speed of 560 revolutions per minute. The total candle power capacity in Mazda lamps is 20,000. The ignition is by low tension magneto, coil and battery. Carburetter is of the constant level type to which gasoline is delivered by a pump driven by the engine. Forced lubrication; five crank shaft bearings babbitted; valves in side; overall dimensions 96 × 34 × 60 high; weight 5,000.
Although electricity is now transmitted economically to great distances from central stations, there is still a field for the isolated plant.
The average type of isolated plant has enlarged from a small dynamo driven by a little slide valve engine located in an out of the way corner to direct connected generators and engines of hundreds and even thousands of horse power assembled in a large room specially adapted to the purpose. 1981
In the more modern of these, the electrical outputs are each frequently equal to that of a town central station of respectable size, and the auxiliary equipments are similar in every particular. As a matter of fact, in certain modern isolated plants the only feature that distinguishes them from central stations is that in the former case the owner of the plant represents the sole consumer and conducts other business in connection with it, whereas in the latter case there are a large number of consumers uninterested financially in the enterprise, which is itself generally owned and operated by a company conducting no other business.
Fig. 2,775.—Plan of sub-station with air blast transformers and motor operated oil switches and underground 11,000 or 13,200 volt high tension lines.
Sub-Stations.—According to the usual meaning of the term, a sub-station is a building provided with apparatus for changing high pressure alternating current received from the central station into direct current of the requisite pressure, which in the case of railways is 550 to 600 volts.
Where traffic is heavy and the railway system of considerable 1982 distance, sub-stations are provided at intervals along the line, each receiving high pressure current from one large central station and converting it into moderate pressure direct current for their districts.
Ques. Upon what does the arrangement of the sub-station depend?
Ans. Upon the character of the work and the type of apparatus employed for converting the high pressure alternating current into direct current.
Fig. 2,776.—Plan of small sub-station with single phase oil insulated self-cooling transformers and hand operated oil switches 11,000 or 13,200 volts, overhead high tension lines.
In general it should be substantial, convenient to install or replace the heavy machines, and the layout arranged so that the apparatus can be readily operated by those in attendance. 1983
An overhead traveling crane is the most convenient method of handling the heavy machinery, and is frequently used in large sub-stations.
Fig. 2,776 shows a sectional view, and fig. 2,777, a plan for a small sub-station containing two rotary converters and two banks of three single phase static transformers operating on a three phase system at 11,000 or 13,200 volts, together with the auxiliary apparatus.
Ques. For three phase installations, what are the merits of separate and combined transformers?
Ans. With separate transformer for each phase, repairs are more readily made in case of accident or burnouts in the coils. The three phase units have the advantage of low first cost.
Sub-station transformers produce considerable heat, due to the hysteresis and eddy currents, and it is necessary to get rid of it.
Small transformers radiate the heat from the shell and the medium sizes have corrugated shells which increase the surface and provide more rapid radiation. 1984
Large transformers are cooled by an air blast supplied by motor driven blowers or by water pumped through a coil of pipe which is immersed in the insulating oil of the transformer. The large size oil insulated, water cooled transformers are used on circuits of 33,000 volts or more. In water turbine plants, the water may be piped to the transformer under pressure and the pump omitted which cuts down the cost of operating. Air blast transformers usually have a damper or shutter for air control.
Fig. 2,778.—Marine portable transformer station on Los Angeles Aqueduct. The view shows three 20 kva. Westinghouse out door transformers installed on a float, 33,000 volts high pressure; 440 volts low pressure; 50 cycles.
Ques. Explain the use of reactance coils in sub-stations.
Ans. In order that the direct current voltage of the ordinary rotary may be regulated by a field rheostat, which calls for a corresponding change in the alternating current voltage, a reactance coil is provided between the low tension winding and the converter.
Without such a reactance the maintenance of the same voltage at full load as at no load involves excessive leading and lagging currents and consequently excessive heating in the armature inductors, unless 1985 the resistance drop from the source of constant pressure is small, or the natural reactance of the circuit high.
Ques. What is the effect of weakening the converter field?
Ans. A lagging current is set up which causes a drop in the reactance coil.
Fig. 2,779.—Sectional elevation of portable outdoor transformer type sub-station. The high voltage switching and protective apparatus is mounted, out of the way, on the roof of the car, but is operated from the switchboard with a standard remote control handle. The transformer is carried directly over the truck at the uncovered end of the car and the low-tension leads from it run in conduit beneath the floor and up into the cab, (which contains the converter and switchboard) to the converter. The positive lead runs through a conduit and ends in a terminal on the roof. The energy thus makes a complete circuit of the car leaving at a point close to that at which it entered. The low pressure alternating current as well as the direct current positive leads are carried below the car floor in iron conduit supported from the channel frame. The field wires are carried through this conduit to the rheostat. Wiring for the lights is arranged to supply two, 5 light clusters. One is fed with the 600 volt direct current and the other with 420 volt alternating current. All lighting conductors are carried in metal moulding carried between the flanges of the channel iron ribs. High wiring is carried entirely on the roof of the car where it is entirely out of the way and where the operator cannot come in contact with it. The switchboard should be of the utmost simplicity. Usually the negative and equalizer switches, and the field break-up switch are mounted on the frame of the converter. The double throw switch for starting and running the converter can be mounted under the floor of the car and operated by handle at the switchboard. The rheostat can be mounted back of the switchboard on brackets bolted to the car super-structure. The switchboard need only carry the positive knife switch and circuit breaker, and the alternating current ammeter, voltmeter and power factor meter. Sometimes a watthour meter is added. The positive lead is brought out through a conduit on the roof of the car and is arranged for bolting to the positive feeder. The negative and equalizer terminals are located at the cab end of the car and are arranged so that connection can be easily made from them to the ground and, if necessary, to an equalizer circuit. There is usually a sliding door at each end of the cab and two windows on each side. Above the doors, transoms, extending the width of the cab, are arranged to drop so that a current of air will circulate through the cab under the roof, carrying out the heated air. There are also several ventilating holes beneath the converter in the floor of the car. These provisions insure a constant circulation of air through the car which carries away all heated air.
1986 Ques. State the effect of strengthening converter field.
Ans. A leading current is set up which gives a rise of voltage in the reactance coil.
Hence when a heavy current passes through the series coil of a compound wound converter and tends to produce a leading current, the reactance coil will balance it, and improve the power factor of the whole line.
Portable Sub-Stations.—A portable sub-station constitutes a spare equipment for practically any number of permanent sub-stations and renders unnecessary the installation of spare equipment in each. 1987
It can be used to increase the capacity of a permanent sub-station when the load is unusually heavy, or to provide service while a permanent sub-station is being overhauled or rebuilt.
The transformer can be used for emergency lighting, the primary being connected to a high pressure line and the secondary to the load, if special provision be made at the time the transformer is built to adapt it for these applications.
When an electric railway has a portable sub-station, direct current can be provided at any point on the system where there is track at the high pressure line. The direct current can be made available very 1988 quickly as its production involves only the transferring of the sub-station, and its connection to the high pressure line.
Portable sub-stations range in capacity from 200 to 500 kw., and for all alternating current voltages up to 66,000, and frequencies of 25 and 60 cycles.
Although portable sub-stations usually must be of more or less special design to adapt them to the conditions under which they must operate, there are certain general features that are common to all. All members are readily accessible and there are no unnecessary parts. The weight and dimensions are a minimum insuring ease of transportation. Live parts are so protected that the danger of accidental contact with them is minimized.
Ques. What are the advantages of using outdoor transformers on portable sub-stations?
Ans. All high pressure wiring is kept out of the car. The transformer is more effectively cooled and the heat dissipated by the transformer does not warm the interior of the cab. The transformer is much more accessible. The car can be run under a crane and the transformer coils pulled out with a hoist.
Taps for different high and low pressure voltages can be readily provided at the time the transformer is being built.
The term "management," broadly speaking, includes not only the actual skilled attention necessary for the proper operation of the machines, after the plant is built, but also other duties which must be performed from its inception to completion, and which may be classified as
1. Selection;
2. Location;
3. Erection;
4. Testing;
5. Running;
6. Care;
7. Repair.
That is to say, someone must select the machinery, determine where each machine is to be located, install them, and then attend to the running of the machines and make any necessary repairs due to the ordinary mishaps likely to occur in operation.
These various duties are usually entrusted to more than one individual; thus, the selection and location of the machinery is done by the designer of the plant, and requires for its proper execution the services of an electrical engineer, or one possessing more than simply a practical knowledge of power plants. 1990
The erection of the machines is best accomplished by those making a specialty of this line of work, who by the nature of the undertaking acquire proficiency in methods of precision and an appreciation of the value of accuracy which is so essential in the work of aligning the machines, and which if poorly done will prove a constant source of annoyance afterward.
The attention required for the operation of the machines, embracing the running care and repair, is left to the "man in charge," who in most cases of small and medium size plants is the chief steam engineer. He must therefore, not only understand the steam apparatus, but possess sufficient knowledge of electrical machinery to operate and maintain it in proper working order.
The present chapter deals chiefly with alternating current machinery, the management of direct current machines having been fully explained in Guide No. 3, however, some of the matter here presented is common to both classes of apparatus.
Selection.—In order to intelligently select a
machine so that it will properly harmonize with the conditions under
which it is to operate, there are several things to be considered.
1. Type;
2. Capacity;
3. Efficiency;
4. Construction.
The general type of machine to be used is, of course, dependent on the system employed, that is, whether it be direct or alternating, single or polyphase.
Thus, the voltage in most cases is fixed except on transformer systems where a choice of voltage may be had by selecting a transformer to suit. 1991
In alternating current constant pressure transmission circuits, an average voltage of 2,200 volts with step down transformer ratios of 1⁄10 and 1⁄20 is in general use, and is recommended.
For long distance, the following average voltages are recommended 6,000; 11,000; 22,000; 33,000; 44,000; 66,000; 88,000; and higher, depending on the length of the line and degree of economy desired.
In alternating circuits the standard frequencies are 25, and 60 cycles. These frequencies are already in extensive use and it is recommended to adhere to them as closely as possible.
Fig. 2,784.—Diagram of connections for testing to obtain the saturation curve of an alternator. The saturation curve shows the relation between the volts generated in the armature and the amperes of field current (or ampere turns of the field) for a constant armature current. The armature current may be zero, in which case the curve is called no load saturation curve, or sometimes the open circuit characteristic curve. A saturation curve may be taken with full load current in the armature; but this is rarely done, except in alternators of comparatively small output. If a full load saturation curve be desired, it can be approximately calculated from the no load saturation curve. The figure shows the connections. If the voltage generated is greater than the capacity of the voltmeter, a multiplying coil or a step down pressure transformer may be used, as shown. A series of observations of the voltage between the terminals of one of the phases, is made for different values of the field current. Eight or nine points along the curve are usually sufficient, the series extending from zero to about fifty per cent. above normal rated voltage. The points should be taken more closely together in the vicinity of normal voltage than at other portions of the curve. Care must be taken that the alternator is run at its rated speed, and this speed must be kept constant. Deviations from constant speed may be most easily detected by the use of a tachometer. If the machine be two phase or three phase, the voltmeter may be connected to any one phase throughout a complete series of observations. The voltage of all the phases should be observed for normal full load excitation by connecting the voltmeter to each phase successively, keeping the field current constant at normal voltage. This is done in order to see how closely the voltage of the different phases agree.
In fixing the capacity of a machine, careful consideration should be given to the conditions of operation both present and future in order that the resultant efficiency may be maximum.
Most machines show the best efficiency at or near full load. If the load be always constant, as for instance, a pump forcing water to a 1992 given head, it would be a simple matter to specify the proper size of machine, but in nearly all cases, and especially in electrical plants, the load varies widely, not only the daily and hourly fluctuations, but the varying demands depending on the season of the year and growth of the plant's business. All of these conditions tend to complicate the matter, so that intelligent selection of capacity of a machine requires not only calculation but mature judgment, which is only obtained by long experience.
Fig. 2,785.—Saturation curve taken from a 2,000 kw., three phase alternator of the revolving field type, having 16 poles, and generating 2,000 volts, and 576 amperes per phase when run at 300 R.P.M.
In selecting a machine, or in fact any item connected with the plant its construction should be carefully considered.
Standard construction should be insisted upon so that in the event of damage a new part can be obtained with the least possible delay.
The parts of most machines are interchangeable, that is to say, with the refined methods of machinery a duplicate part (usually carried in stock) may be obtained at once to replace a defective or broken part, and made with such precision that little or no fitting will be required.
1993 The importance of standard construction cannot be better illustrated than in the matter of steam piping, that is, the kind of fittings selected for a given installation.
With the exception of the exhaust line from engine to condenser, where other than standard construction may sometimes be used to reduce the frictional resistance to the steam, the author would adhere to standard construction except in very exceptional cases. Those who have had practical experience in pipe fitting will appreciate the wisdom of this.
For installations in places remote from large supply houses, the more usual forms of standard fittings should be employed, such as ordinary T's, 45° and 90° elbows, etc.
In such locations, where designers specify the less usual forms of standard fittings such as union fittings, offset reducers, etc., or special fittings made to sketch, it simply means, in the first instance that they usually cannot be obtained of the local dealer, making it necessary to order from some large supply house and resulting in vexatious delays.
As a rule, those who specify special fittings have found that their making requires an unreasonable length of time, and the cost to be several times that of the equivalent in standard fittings.
An examination of a few installations will usually show numerous special and odd shape fittings, which are entirely unnecessary.
Moreover, a standard design, in general, is better than a special design, because the former has been tried out, and any imperfection or weakness remedied, and where thousands of castings of a kind are turned out, a better article is usually the result as compared with a special casting. 1994
In the matter of construction, in addition to the items just mentioned, it should be considered with respect to
1. Quality;
2. Range;
3. Accessibility;
4. Proportion;
5. Lubrication;
6. Adjustment.
It is poor policy, excepting in very rare instances, to buy a "cheap" article, as, especially in these days of commercial greed, the best is none too good.
Figs. 2,786 and 2,787.—Wheel and roller pipe cutters illustrating range. The illustrations show the comparative movements necessary with the two types of cutter to perform their function. The wheel cutter requiring only a small arc of movement will cut a pipe in an inaccessible place as shown, which with a roller cutter would be impossible. Accordingly, the wheel cutter is said to have a greater range than the roller cutter.
Perhaps next in importance to quality, at least in most cases, is range. This may be defined as scope of operation, effectiveness, or adaptability. The importance of range is perhaps most pronounced in the selection of tools, especially for plants remote from repair shops.
For instance, in selecting a pipe cutter, there are two general classes: wheel cutters, and roller cutters. A wheel cutter has three wheels and a roller cutter one wheel and two rollers, the object of 1995 the rollers being to keep the wheel perpendicular to the pipe in starting the cut and to reduce burning. It must be evident that in operation, a roller cutter requires sufficient room around the pipe to permit making a complete revolution of the cutter, whereas, with a wheel cutter, the work may be done by moving the cutter back and forth through a small arc, as illustrated in figs. 2,786 and 2,787. Thus a wheel cutter has a greater range than a roll cutter.
Range relates not only to ability to operate in inaccessible places but to the various operations that may be performed by one tool.
| Diameter. | Thick- ness. |
Circumference. | Transverse areas. | |||||
| Nominal internal. | Actual external. |
Actual internal. | External. | Internal. | External. | Internal. | Metal. | |
| Inches | Inches | Inches | Inches | Inches | Inches | Sq. ins. | Sq. ins. | Sq. ins. |
| ⅛ | .405 | .27 | .068 | 1.272 | .848 | .129 | .0573 | .0717 |
| ¼ | .54 | .364 | .088 | 1.696 | 1.144 | .229 | .1041 | .1249 |
| ⅜ | .675 | .494 | .091 | 2.121 | 1.552 | .358 | .1917 | .1663 |
| ½ | .84 | .623 | .109 | 2.639 | 1.957 | .554 | .3048 | .2492 |
| ¾ | 1.05 | .824 | .113 | 3.299 | 2.589 | .866 | .5333 | .3327 |
| 1 | 1.315 | 1.048 | .134 | 4.131 | 3.292 | 1.358 | .8626 | .4954 |
| 1¼ | 1.66 | 1.38 | .14 | 5.215 | 4.335 | 2.164 | 1.496 | .668 |
| 1½ | 1.9 | 1.611 | .145 | 5.969 | 5.061 | 2.835 | 2.038 | .797 |
| 2 | 2.375 | 2.067 | .154 | 7.461 | 6.494 | 4.43 | 3.356 | 1.074 |
| 2½ | 2.875 | 2.468 | .204 | 9.032 | 7.753 | 6.492 | 4.784 | 1.708 |
| 3 | 3.5 | 3.067 | .217 | 10.996 | 9.636 | 9.621 | 7.388 | 2.243 |
| 3½ | 4. | 3.548 | .226 | 12.566 | 11.146 | 12.566 | 9.887 | 2.679 |
| 4 | 4.5 | 4.026 | .237 | 14.137 | 12.648 | 15.904 | 12.73 | 3.174 |
| 4½ | 5. | 4.508 | .246 | 15.708 | 14.162 | 19.635 | 15.961 | 3.674 |
| 5 | 5.563 | 5.045 | .259 | 17.477 | 15.849 | 24.306 | 19.99 | 4.316 |
| 6 | 6.625 | 6.065 | .28 | 20.813 | 19.054 | 34.472 | 28.888 | 5.584 |
| 7 | 7.625 | 7.023 | .301 | 23.955 | 22.063 | 45.664 | 38.738 | 6.926 |
| 8 | 8.625 | 7.982 | .322 | 27.096 | 25.076 | 58.426 | 50.04 | 8.386 |
| 9 | 9.625 | 8.937 | .344 | 30.238 | 28.076 | 72.76 | 62.73 | 10.03 |
| 10 | 10.75 | 10.019 | .366 | 33.772 | 31.477 | 90.763 | 78.839 | 11.924 |
| 11 | 12. | 11.25 | .375 | 37.699 | 35.343 | 113.098 | 99.402 | 13.696 |
| 12 | 12.75 | 12. | .375 | 40.055 | 37.7 | 127.677 | 113.098 | 14.579 |
| Diam. | Length of pipe per square foot of |
Length of pipe per containing one cubic foot. |
Nominal weight per foot. |
Number of threads per inch. |
|
| Nominal internal. |
External surface | Internal surface |
|||
| Inches | Feet. | Feet. | Feet. | Pounds. | |
| ⅛ | 9.44 | 14.15 | 2513. | .241 | 27 |
| ¼ | 7.075 | 10.49 | 1383.3 | .42 | 18 |
| ⅜ | 5.657 | 7.73 | 751.2 | .559 | 18 |
| ½ | 4.547 | 6.13 | 472.4 | .837 | 14 |
| ¾ | 3.637 | 4.635 | 270. | 1.115 | 14 |
| 1 | 2.904 | 3.645 | 166.9 | 1.668 | 11½ |
| 1¼ | 2.301 | 2.768 | 96.25 | 2.244 | 11½ |
| 1½ | 2.01 | 2.371 | 70.66 | 2.678 | 11½ |
| 2 | 1.608 | 1.848 | 42.91 | 3.609 | 11½ |
| 2½ | 1.328 | 1.547 | 30.1 | 5.739 | 8 |
| 3 | 1.091 | 1.245 | 19.5 | 7.536 | 8 |
| 3½ | .955 | 1.077 | 14.57 | 9.001 | 8 |
| 4 | .849 | .949 | 11.31 | 10.665 | 8 |
| 4½ | .764 | .848 | 9.02 | 12.34 | 8 |
| 5 | .687 | .757 | 7.2 | 14.502 | 8 |
| 6 | .577 | .63 | 4.98 | 18.762 | 8 |
| 7 | .501 | .544 | 3.72 | 23.271 | 8 |
| 8 | .443 | .478 | 2.88 | 28.177 | 8 |
| 9 | .397 | .427 | 2.29 | 33.701 | 8 |
| 10 | .355 | .382 | 1.82 | 40.065 | 8 |
| 11 | .318 | .339 | 1.450 | 45.95 | 8 |
| 12 | .299 | .319 | 1.27 | 48.985 | 8 |
Open construction should be employed, wherever possible, so that all parts of a machine that require attention, or that may become deranged in operation, may be accessible for adjustment or repair. 1996
The design should be such that there is ample strength, and the bearings for moving parts should be of liberal proportions to avoid heating with minimum attention.
A comparison of the proportions used by different manufacturers for a machine of given size might profitably be made before a selection is made.
The matter of lubrication is important.
Fast running machines, such as generators and motors, should be provided with ring oilers and oil reservoirs of ample capacity, as shown in figs. 2,788 to 2,794.
Fig. 2,788.—Sectional view showing a ring oiler or self oiling bearing. As shown the pedestal or bearing standard is cored out to form a reservoir for the oil. The rings are in rolling contact with the shaft, and dip at their lower part into the oil. In operation, oil is brought up by the rings which revolve because of the frictional contacts with the shaft. The oil is in this way brought up to the top of the bearing and distributed along the shaft gradually descending by gravity to the reservoir, being thus used over and over. A drain cock, is provided in the base so that the oil may be periodically removed from the reservoir and strained to remove the accumulation of foreign matter. This should be frequently done to minimize the wear of the bearing.
All bearings subject to appreciable wear should be made adjustable so that lost motion may be taken up from time to time and thus keep the vibration and noise of operation within proper limits. 1997
Selection of Generators.—This is governed by the class of work to be done and by certain local conditions which are liable to vary considerably for different stations.
These variable factors determine whether the generators must be of the direct or alternating current type, whether they must be wound to develop a high or a low voltage, and whether their outputs in amperes must be large or small. Sufficient information has already been given to cover these various cases; there are, however, certain general rules that may advantageously be observed in the selection of generators designed to fill any of the aforementioned conditions, and it is well to possess certain facts regarding their construction.
Figs. 2,789 to 2,794.—Self oiling self aligning bearing open. Views showing oil grooves, rings, bolts etc.
Ques. Name an important point to be considered in selecting a generator.
Ans. Its efficiency.
Ques. What are the important points with respect to efficiency?
Ans. A generator possessing a high efficiency at the average load is more desirable than a generator showing a high efficiency at full load. 1998
Ques. Why?
Ans. The reason is that in station practice the full load limit is seldom reached, the usual load carried by a generator ordinarily lying between the one-half and three-quarter load points.
Ques. How do the efficiencies of large and small generators compare?
Ans. There is little difference.
Fig. 2,795.—Rotor of Westinghouse type T turbine dynamo set. The dynamo is of the commutating pole type either shunt or compound wound. The turbine is of the single wheel impulse type. The wheel is mounted directly on the end of the shaft as shown. Steam is used two or more times on the wheel to secure efficiency. A fly ball governor is provided with weights hung on hardened steel knife edges. In case of over speeding, an automatic safety stop throttle valve is tapped shutting off the steam supply. This type of turbine dynamo set is especially applicable for exciter service in modern, superheated steam generating stations where the steam pressure exceeds 125 pounds. Westinghouse Type T turbines operate directly (that is, without a reducing valve) on pressures up to 200 pounds per square inch with steam superheated to 150 degrees Fahrenheit.
Ques. How are the sizes and number of generator determined?
Ans. The sizes and number of generator to be installed should be such as to permit the engines operating them being worked at nearly full load, because the efficiencies of the latter machines decrease rapidly when carrying less than this amount. 1999
Ques. What is understood by regulation?
Ans. The accuracy and reliability with which the pressure or current developed in a machine may be controlled.
It is generally possible if purchasing of a reputable concern, to obtain access to record sheets on which may be found results of tests conducted on the generator in question, and as these are really the only means of ascertaining the values of efficiency and regulation, the purchaser has a right to inspect them. If, for some reason or other, he has not been afforded this privilege, he should order the machine installed in the station on approval, and test its efficiency and regulation before making the purchase.
Installation.—The installation of machines and apparatus in an electrical station is a task which increases in difficulty with the size of the plant. When the parts are small and comparatively light they may readily be placed in position, either by hand, by erecting temporary supports which may be moved from place to place as 2000 desired, or by rolling the parts along on the floor upon pieces of iron pipe. If, however, the parts be large and heavy, a traveling crane such as shown in fig. 2,797, becomes necessary.
Ques. What precaution should be taken in moving the parts of machines?
Ans. Care should be taken not to injure the bearings and shafts, the joints in magnetic circuits such as those between frame and pole pieces, and the windings on the field and armature.
Fig. 2,797.—Cross section of electrical station showing a traveling crane for the installation or removal of large and heavy machine parts. A traveling crane consists of an iron beam which, being supplied with wheels at the ends, can be made to move either mechanically or electrically upon a track running the entire length of the station. This track is not supported by the walls of the building, but rests upon beams specially provided for the purpose. In addition to the horizontal motion thus obtained, another horizontal motion at right angles to the former is afforded by means of the carriage which, being also mounted on wheels, runs upon a track on the top of the beam. Electrical power is generally used to move the carriage and also the revolving drums contained thereon, the latter of which give a vertical motion to the main hoist or the auxiliary hoist, these hoists being used respectively for raising or lowering heavy or light loads. In the larger sizes of electric traveling crane, a cage is attached to the beam for the operator, who, by means of three controllers mounted in the cage, can move a load on either the main or auxiliary hoist in any direction.
The insulations of the windings are perhaps the most vital parts of a generator, and the most readily injured. The prick of a pin or tack, 2001 a bruise, or a bending of the wires by resting their weight upon them or by their coming in contact with some hard substance, will often render a field coil or an armature useless.
Owing to its costly construction, it is advisable when transporting armatures by means of cranes to use a wooden spreader, as shown in fig. 2,798 to prevent the supporting rope bruising the winding.
Fig. 2,798.—View of armature in transit showing use of a wooden spreader as a protection. If a chain be used in place of the rope, a padding of cloth should be placed around the armature shaft and special care taken that the chain does not scratch the commutator.
Ques. If an armature cannot be placed at once in its final position what should be done?
Ans. It may be laid temporarily upon the floor, if a sheet of cardboard or cloth be placed underneath the armature as a protection for the windings; in case the armature is not to be used for some time, it is better practice to place it in a horizontal position on two wooden supports near the shaft ends. 2002
Ques. What kind of base should be used with a belt driven generator or motor?
Ans. The base should be provided with V ways and adjusting screws for moving the machine horizontally to take up slack in the belt, as shown in fig. 2,799.
Owing to the normal tension on the belt, there is a moment exerted equal in amount to the distance from the center of gravity of the machine to the center of the belt, multiplied by the effective pull on the belt. This force tends to turn the machine about its center of gravity. By placing the screws as shown, any turning moment, as just mentioned, is prevented.
Fig. 2,799.—Plan of belt drive machine showing V ways and adjusting screws for moving the machine forward from the engine or counter shaft to take up slack in the belt.
Ques. How should a machine be assembled?
Ans. The assembling should progress by the aid of a blue print, or by the information obtained from a photograph of the complete machine as it appears when ready for service. Each part should be perfectly 2003 clean when placed in position, especially those parts between which there is friction when the machine is in operation, or across which pass lines of magnetic force; in both cases the surfaces in contact must be true and slightly oiled before placing in position.
Contact surfaces forming part of electrical circuits must also be clean and tightly screwed together. An important point to bear in mind when assembling a machine is, to so place the parts that it will not be necessary to remove any one of them in order to get some other part in its proper position. By remembering this simple rule much time will be saved, and in the majority of instances the parts will finally be better fitted together than if the task has to be repeated a number of times.
When there are two or more parts of the machine similarly shaped, it is often difficult to properly locate them, but in such cases notice should be taken of the factory marks usually stamped upon such pieces and their proper places determined from the instructions sent with the machine.
Figs. 2,800 to 2,802.—Starrett's improved speed indicator. In construction, the working parts are enclosed like a watch. The graduations show every revolution, and with two rows of figures read both right and left as the shaft may run. While looking at the watch, each hundred revolutions may be counted by allowing the oval headed pin on the revolving disc to pass under the thumb as the instrument is pressed to its work. A late improvement in this indicator consists in the rotating disc, which, being carried by friction may be moved to the starting point where the raised knobs coincide. When the spindle is placed in connection with the revolving shaft, pressing the raised knob with the thumb will prevent the disc rotating, while the hand of the watch gets to the right position to take the time. By releasing the pressure the disc is liberated for counting the revolutions of the shaft when every 100 may be noted by feeling the knob pass under the thumb lightly pressed against it, thus relieving the eye, which has only to look on the watch to note the time.
Ques. What should be noted with respect to speed of generator?
Ans. Each generator is designed to be run at a certain speed 2004 in order to develop the voltage at which the machine is rated. The speed, in revolutions per minute, the pressure in volts, and the capacity or output in watts (volts × amperes) or in kilowatts (thousands of watts) are generally stamped on a nameplate screwed to the machine.
This requirement frequently requires calculations to be made by the erectors to determine the proper size pulleys to employ to obtain the desired speed.
Fig. 2,803.—Home made belt clamp. It is made with four pieces of oak of ample size to firmly grip the belt ends where the bolts are tightened. The figure shows the clamp complete and in position on the belt and clearly illustrates the details of construction. In making the long bolts the thread should be cut about three-quarter length of bolt and deep enough so that the nuts will easily screw on.
Example.—What diameter of engine pulley is required to run a dynamo at a speed of 1,450 revolutions per minute the dynamo pulley being 10 inches in diameter and the speed of engine, 275 revolutions per minute?
The diameter of pulley required on engine is 10 × (1,450 ÷ 275) = 53 inches, nearly.
Rule.—To find the diameter of the driving pulley, multiply the speed of the driven pulley by its diameter, divide the product by the speed of the driver and the answer will be the size of the driver required. 2005
Example.—If the speed of an engine be 325 revolutions per minute, diameter of engine pulley 42 inches, and the speed of the dynamo 1,400 revolutions per minute, how large a pulley is required on dynamo?
The size of the dynamo pulley is 42 × (325 ÷ 1,400) = 9¾ inches.
Rule.—To find the size of dynamo pulley, multiply the speed of engine by the diameter of engine wheel and divide the product by the speed of the dynamo.
Figs. 2,804 and 2,805.—A good method of lacing a belt. The view at the left shows outer side of belt, and at the right, inner or pulley side.
Example.—If a steam engine, running 300 revolutions per minute, have a belt wheel 48 inches in diameter, and be belted to a dynamo having a pulley 12 inches in diameter, how many revolutions per minute will the dynamo make?
The speed of dynamo will be 300 × (48 ÷ 12) = 1,200 rev. per min.
Rule.—When the speed of the driving pulley and its diameter are known, and the diameter of the driven pulley is known, the speed of the driven pulley is found by multiplying the speed of the driver by its diameter in inches and dividing the product by the diameter of the driven pulley. 2006
Example.—What will be the required speed of an engine having a belt wheel 46 inches in diameter to run a dynamo 1,500 revolutions per minute, the dynamo pulley being 11 inches in diameter?
The speed of the engine is 1,500 × (11 ÷ 46) = 359 rev. per min. nearly.
Fig. 2,806.—Wiring diagram and directions for operating Holzer-Cabot single phase self-starting motor. Location: The motor should be placed in as clear and dry a location as possible, away from acid or other fumes which would attack the metal parts or insulation, and should be located where it is easily accessible for cleaning and oiling. Erection: The motor should be set so that the shaft is level and parallel with the shaft it is to drive so that the belt will run in the middle of the pulleys. Do not use a belt which is too heavy or too tight for the work it has to do, as it will materially reduce the output of the motor. The belt should be from one-half to one inch narrower than the pulley. Rotation: In order to reverse the direction of rotation, interchange leads A and B. Suspended Motors: Motors with ring oil bearings may be used on the wall or ceiling by taking off end caps and revolving 90 or 180 degrees until the oil wells come directly below the bearings. Starting: Motors are provided with link across two terminals on the upper right hand bracket at the front of the motor and with this connection should start considerable overloads. If the starting current be too great with this connection, it may be reduced by removing the link. Temperatures: At full load the motor will feel hot to the hand, but this is far below the danger point. If too hot for touch, measure temperature with a thermometer by placing bulb against field winding for 10 minutes, covering thermometer with cloth or waste. The temperature should not exceed 75 degrees Fahr. above the surrounding air. Oiling: Fill the oil wells to the overflow before starting and keep them full. See that the oil rings turn freely with shaft. Care: The motor must be kept clean. Smooth collector rings with sandpaper and see that the brushes make good contact. When brushes become worn they may be reversed. When fitting new brushes or changing them always sandpaper them down until they make good contact with the collector rings, by passing a strip of sandpaper beneath the brush.
Rule.—To find the speed of engine when diameter of both pulleys, and speed of dynamo are given, multiply the dynamo speed by the diameter of its pulley and divide by the diameter of engine pulley.
Ques. How are the diameters and speeds of gear wheels figured?
Ans. The same as belted wheels, using either the pitch circle diameters or number of teeth in each gear wheel.
Figs. 2,807 to 2,809.—Wiring diagrams and directions for operating Holzer-Cabot slow speed alternating current motors. Erecting: In installing the motor, be sure the transformer and wiring to the motor are large enough to permit the proper voltage at the terminals. If too small, the voltage will drop and reduce the capacity of the motor. Oiling: Maintain oil in wells to the overflow. Starting: Single phase motors are started by first throwing the starting switch down into the starting position, and when the motor is up to speed, throwing it up into the running position. Do not hold the switch in starting position over 10 seconds. Starter for single phase motors above ½ H.P. are arranged with an adjusting link at the bottom of the panel. The link is shown in the position of least starting torque and current. Connect from W to 2 or W to 3 for starting heavier loads. Two or three phase motors are started simply by closing the switch. These motors start full load without starters. The motor should start promptly on closing the switch. It should be started the first time without being coupled to the line shaft. If the motor start free, but will not start loaded, it shows either that the load upon the motor is too great, the line voltage too low, or the frequency too high. The voltage and frequency with the motor running should be within 5% of the name plate rating and the voltage with 10 to 15% while starting. If the motor do not start free, either it is getting no current or something is wrong with the motor. In either case an electrician should be consulted. Solution: To reverse the direction of rotation interchange the leads marked "XX" in the diagrams. Temperature: At full load the motor should not heat over 75 degrees Fahr. above the temperature of the surrounding air; if run in a small enclosed space with no ventilation, the temperature will be somewhat higher.
2008 Ques. What should be noted with respect to generator pulleys?
Ans. A pulley of certain size is usually supplied with each generator by its manufacturer, and it is not generally advisable to depart much from the dimensions of this pulley. Accordingly, the solution of the pulley problem usually consists in finding the necessary diameter of the driving pulley relative to that of the pulley on the generator in order to furnish the required speed.
Ques. What is the chief objection to belt drive?
Ans. The large amount of floor space required.
Fig. 2,810.—Tandem drive for economizing floor space with belt transmission. Belts of different lengths are used, as shown, each of which passes over the driving wheel d of the engine, and then over the pulley wheel of one of the generators. In such an arrangement the belts would be run lengthwise through the room in which the machines are placed, and it is obvious that since the width of the room would be governed by the width of the machines thus installed, this method is a very efficient one for accomplishing the end in view.
Ques. How may the amount of space that would ordinarily be required for belt drive, be reduced?
Ans. By driving machines in tandem as in fig. 2,810, or by the double pulley drive as in fig. 2,811. 2009
Ques. What is the objection to the tandem method?
Ans. The most economical distance between centers cannot be employed for all machines.
Ques. What is the objectionable tendency in resorting to floor economy methods with belt transmission?
Ans. The tendency to place the machines too closely together. This is poor economy as it makes the cleaning of the machines a difficult and dangerous task; it is therefore advisable to allow sufficient room for this purpose regardless of the method of belting employed.
Fig. 2,811.—Double pulley drive for economizing floor space with belt transmission. Where a center crank engine is used both pulleys may be employed by belting a machine to each as shown. Although considerable floor space would be saved by the use of this scheme if the generators thus belted were placed at M and G yet still more floor space would be saved by having them occupy the positions indicated at M and S.
Ques. What is the approved location for an alternator exciter?
Ans. To economize floor space the exciter may be placed between the alternator and engine at S in fig. 2,811.
Belts.—In the selection of a belt, the quality of the leather should be first under consideration. The leather must be firm, yet pliable, free from wrinkles on the grain or hair side, and of an even thickness throughout. 2010
Fig. 2,812.—Separately excited belt driven alternator showing approved location of exciter. In an electrical station where alternating current is generated, the alternators for producing the current generally require separate excitation for their field windings; that is, it is usually necessary to install in conjunction with an alternator a small dynamo for supplying current to the alternator field. The exciter is a comparatively small machine; in fact, it requires only about 1 per cent. of the capacity of the alternator which it excites, and so being small is often belted to an auxiliary pulley mounted on the alternator shaft. Considerable floor space would be occupied by an installation of this nature if the exciter be placed at M, and belted to the alternator as indicated by the dotted lines. By locating the exciter at S, between the alternator and the engine, much floor space will be saved and the general appearance of the installation improved.
If the belt be well selected and properly handled, it should do service for twenty years, and even then if the worn part be cut off, the remaining portion may be remade and used again as a narrower and shorter belt.
Besides leather belts, there are those made of rubber which withstand moisture much better than leather belts, and which also possess an excellent grip on the pulley; they are, however, more costly and much less durable under normal conditions.
In addition to leather and rubber belts, there are belts composed of cotton, of a combination of cotton and leather, and of rope. The leather belt, however, is the standard and is to be recommended.
Equally important with the quality of a belt is its size in order to transmit the necessary power.
The average strain under which leather will break has been found by many experiments to be 3,200 pounds per square inch of cross section. A good quality of leather will sustain a somewhat greater strain. In use on the pulleys, belts should not be subjected to a greater strain than one eleventh their tensile strength, or about 290 pounds to the square inch or cross section. This will be about 55 pounds average strain for every inch in width of single belt three-sixteenths inch 2011 thick. The strain allowed for all widths of belting—single, light double, and heavy double—is in direct proportion to the thickness of the belt.
Ques. How much horse power will a belt transmit?
Ans. The capacity of a belt depends on, its width, speed, and thickness. A single belt one inch wide and travelling 1,000 feet per minute will transmit one horse power; a double belt under the same conditions, will transmit two horse power.
Fig. 2,813.—One horse power transmitted by belt to illustrate the rule given above. A pulley is driven by a belt by means of the friction between the surfaces in contact. Let T be the tension on the driving side of the belt, and T', the tension on the loose side; then the driving force = T-T'. In the figure T is taken at 34 lbs. and T' at 1 lb.; hence driving force = 34-1 = 33 lbs. Since the belt is travelling at a velocity of 1,000 feet per minute the power transmitted = 33 lbs. × 1,000 ft. = 33,000 ft. lbs. per minute = 1 horse power.
This corresponds to a working pull of 33 and 66 lbs. per inch of width respectively.
Example.—What width double belt will be required to transmit 50 horse power travelling at a speed of 3,000 feet per minute?
The horse power transmitted by each inch width of double belt travelling at the stated speed is
( 1 × 3,000 / 1,000 ) × 2 = 6,
hence the width of belt required to transmit 50 horse power is
50 ÷ 6 = 8.33, say 8 inches. 2012
Ques. At what velocity should a belt be run?
Ans. At from 3,000 to 5,000 feet per minute.
Ques. How may the greatest amount of power transmitting capacity be obtained from belts?
Ans. By covering the pulleys with leather.
Ques. How should belts be run?
Ans. With the tight side underneath as in fig. 2,814.
Figs. 2,814 and 2,815.—Right and wrong way to run a belt. The tight side should be underneath so as to increase the arc of contact and consequently the adhesion, that is to say, a better grip, is in this way obtained.
Ques. What is a good indication of the capacity of a belt in operation?
Ans. Its appearance after a few days' run.
If the side of the belt coming in contact with the pulley assume a mottled appearance, it is an indication that the capacity of the belt is considerably in excess of the power which it is transmitting, 2013 inasmuch as the spotted portions of the belt do not touch the pulley; and in consequence of this there is liable to be more or less slipping.
Small quantities of a mixture of tallow and fish oil which have previously been melted together in the proportion of two of the former to one of the latter, will, if applied to the belt at frequent intervals, do much toward softening it, and thus by permitting its entire surface to come in contact with the pulley, prevent any tendency toward slipping. The best results are obtained when the smooth side of the belt is used next to the pulley, since tests conducted in the past prove that more power is thus transmitted, and that the belt lasts longer when used in this way.
Fig. 2,816.—The Hill friction clutch pulley for power control. The clutch mechanism will start a load equivalent to the double belt capacity of the pulley to which the clutch is attached.
Ques. What is the comparison between the so called endless belts and laced belts?
Ans. With an endless belt there is no uneven or noisy action as with laced belts, when the laced joint passes over the pulleys, and the former is free from the liability of breakage at the joint.
Ques. How should a belt be placed on the pulleys?
Ans. The belt should first be placed on the pulley at rest, and then run on the other pulley while the latter is in motion. 2014
The best results are obtained, and the strain on the belt is less, when the speed at which the moving pulley revolves is comparatively low. With heavy belts, particular care should be taken to prevent any portion of the clothing being caught either by the moving belt or pulleys, as many serious accidents have resulted in the past from carelessness in regard to this important detail. The person handling the belt should, therefore, be sure of a firm footing, and when it is impossible to secure this, it is advisable to stop the engine and fit the belt around the engine pulley as well as possible by the aid of a rope looped around the belt.
Fig. 2,817—Sectional view of Hill clutch mechanism. In every case the mechanism hub A, and in a clutch coupling the ring W, is permanently and rigidly secured to the shaft and need not be disturbed when removing the wearing parts. When erected, the adjustment should be verified, and always with the clutch and ring engaged and at rest. If the jaws do not press equally on the ring, or if the pressure required on the cone be abnormal, loosen the upper adjusting nuts T´ on eye bolts and set up the lower adjusting nuts T´´ until each set of jaws is under the same pressure. Should the clutch then slip when started it is evident that the jaw pressure is insufficient and a further adjustment will be necessary. All clutches are equipped throughout with split lock washers. Vibration or shock will not loosen the nuts if properly set up. The jaws can be removed parallel to the shaft as follows: Remove the gibs V, and withdraw the jaw pins P, then pull out the levers D. Do not disturb the eye bolt nuts T´ and T´´. The outside jaws B can now be taken out. Remove the bolt nuts I allowing the fulcrum plates R to be taken off. On the separable hub pattern the clamping bolts must be taken out before fulcrum plate is removed. The inside jaws C may now be withdrawn. Always set the clutch operating lever in the position as shown in fig. 2,816 to avoid interference with mechanism parts. Oil the moving parts of the clutch. Keep it clean. Examine at regular intervals.
Ques. Under what conditions does a belt drive give the best results?
Ans. When the two pulleys are at the same level.
If the belt must occupy an inclined position it should not form a greater angle than 45 degrees with the horizontal.
Ques. What is a characteristic feature in the operation of belts, and why?
Ans. Belts in motion will always run to the highest side of a 2015 pulley; this is due partially to the greater speed in feet per minute developed at that point owing to the greater circumference of the pulley, and also to the effects of centrifugal force.
If, therefore, the highest sides of both pulleys be in line with each other, and the shafts of the respective pulleys be parallel to each other, there will be no tendency for the belt to leave the pulleys when once in its proper position. In order that these conditions be maintained, the belt should be no more than tight enough to prevent slipping, and the distance between the centers of the pulleys should be approximately 3.5 times the diameter of the larger one.
Fig. 2,818.—Hill clutch mechanism Smith type. The friction surfaces are wood to iron, the wood shoes being made from maple. All parts of the toggle gear are of steel and forgings with the exception of the connection lever which is of cast iron.
Ques. What minor appurtenances should be provided in a station?
Ans. Apparatus should be installed as a prevention against accidents, such as fire, and protection of attendants from danger.
In every electrical station there should be a pump, pipes and hose; the pump may be either directly connected to a small electric motor or belted to a countershaft, while the pipes and hose should be so placed that no water can accidentally reach the generators and 2016 electrical circuits. A number of fire bucket filled with water should be placed on brackets around the station, and with these there should be an equal number of bucket containing dry sand, the water being used for extinguishing fire occurring at a distance from the machines and conductors, and the sand for extinguishing fire in current carrying circuits where water would cause more harm than benefit. To prevent the sand being blown about the station, each sand bucket, when not in use, should be provided with a cover.
Neat cans and boxes should be mounted in convenient places for greasy rags, waste, nuts, screws, etc., which are used continually and which therefore cannot be kept in the storeroom.
While it is important to guard against fire in the station, it is equally necessary to provide for personal safety. All passages and dark pits should therefore be thoroughly lighted both day and night, and obstacles of any nature that are not absolutely necessary in the operation of the station, should be removed. Moving belts, and especially those passing through the floor, should be enclosed in iron railings. If high voltages be generated, it is well to place a railing about the switchboard to prevent accidental contact with current carrying circuits, and in such cases it is also advisable to construct an insulated platform on the floor in front of the switchboard.
Switchboards.—The plan of switchboard wiring for alternating 2017 current work depends upon the system in use and this latter may be either of the single phase, two phase, three phase, or monocyclic types. The general principles in all these cases, however, are practically identical.
Fig. 2,820 shows the switchboard wiring for a single phase alternator. As an aid in reading the diagram, the conductors carrying alternating current are represented by solid lines, and those carrying direct current, by dotted lines.
Fig. 2,820.—Switchboard wiring for a single phase separately excited alternator. The direct current circuits are represented by dotted lines, and the alternating current circuit, by solid lines.
The exciter shown at the right is a shunt wound machine. By means of the exciter rheostat, the voltage for exciting the field winding of the alternator is varied; this, in turn, varies the voltage developed in the alternator since the main leads of the exciter are connected through a double pole switch G to the field winding of the alternator. 2018
Figs. 2,821 to 2,825.—General Electric diagrams of connections. A, ammeter; C.B, circuit breaker; C.P, candle power; C.T, current transformer; D.R, discharge resistance; F, fuse; F.S, field switch; L, lamp; O.C, overload coil; P.P, pressure plug; P.R, pressure receptacle; R.C, reactance; rheo, rheostat; R.P, synchronizing plug, running; R.S, resistance; S, switch; S.I, synchronism indicator; S.P, synchronizing plug, starting; S.R, synchronizing receptacle; V, voltmeter.
A rheostat is also introduced in the alternator field winding circuit to adjust the alternator pressure. It may seem unnecessary to employ a rheostat in each of two separate field circuits to regulate the voltage of the alternator, but these rheostats are not both used to produce the same result. When a considerable variation of pressure is required, the exciter rheostat is manipulated, whereas for a fine adjustment of voltage the alternator rheostat is preferably employed.
Sometimes a direct current ammeter is introduced in the alternator's field circuit to aid in the adjustment.
The main circuit of alternator after being protected on both sides by fuses, runs to the double pole switch K. These fuses serve as a protection to the alternator in case of a short circuit at the main switch. It will be noticed the fuses are of the single pole type and are mounted a considerable distance apart; this is to prevent any liability of a short circuit between them in case of action. Enclosed fuses are now used entirely for such work, since in these there is no danger of heated metal being thrown about and causing damage when the fuse wire is melted. Enclosed fuses are also more readily and quickly replaced than open fuses, the containing tube of each being easy to adjust in circuit, and when the fuse wire within is once melted the tube is discarded for a new one.
The main circuit after passing through the main switch is further protected on both sides by circuit breakers. Leaving these protective devices, the left hand side of the circuit includes the alternating current ammeter, and then connects with one of the bus bars. The right hand side of the circuit runs from the circuit breaker to the other bus bar. As many feeder circuits may be connected to the bus bars and supplied with current by the alternator as the capacity of this machine will permit. If, however, there be more than one feeder circuit, each must be wired through a double pole switch.
In alternating current work the pressures dealt with are much greater than those in direct current installations, so that proportionate care must be taken in the wiring to remove all possibility of grounds.
To locate such troubles, however, should they occur, a ground detector is provided. For this class of work the ground detector must be an instrument especially designed for high pressure circuits. Two of its terminals should be connected to the line wires and the third, to ground; in case of a leak on the line, a current will then flow through the detector and by the position of the pointer the location and seriousness of the leak may be judged.
A step down transformer is also rendered necessary for the voltmeter and the pilot lamps, owing to the high voltage in use. The primary winding of the transformer is connected across the main circuit of the alternator. This connection should never be made so that it will be cut out of circuit when the main switch is open, for it is always advisable to consult the voltmeter before throwing on the load by closing this switch. 2020
Figs. 2,826 to 2,829.—General Electric diagrams of connections. A, ammeter; C.B, circuit breaker; C.P, candle power; C.T, current transformer; D.R, discharge resistance; F, fuse; F.S, field switch; L, lamp; O.C, overload coil; P.P, pressure plug; P.R, pressure receptacle; R.C, reactance; rheo, rheostat; R.P, synchronizing plug, running; R.S, resistance; S, switch; S.I, synchronous indicator: S.P, synchronizing plug, starting; S.R, synchronizing receptacle: V, voltmeter.
2021 Ques. How does the switchboard wiring for a two phase system differ from the single phase arrangement shown in fig. 2,820?
Ans. It is practically the same, except for the introduction of an extra ammeter and a compensator in each of the outside wires, and in the use of a four pole switch in place of the two pole main switch.
The ammeters, of course, are for measuring the alternating currents in each of the two phases or legs of the system, and the compensators are two transformers with their primary coils in series with the outside wires and their secondary coils in series with each other across the outside wires. The transformers thus connected are known as compensators or pressure regulators, and as such compensate for the drop in pressure on either side of the system.
Ques. How is the four pole main switch wired?
Ans. Its two central terminals which connect directly with the line wires, are joined together by a conductor, and from this point one wire is led off. This wire, together with the two outside wires, form the feeders of the system.
Ques. How many voltmeters are required for the two phase system?
Ans. One voltmeter is sufficient on the board if a proper switching device be employed to shift its connections across either of the two circuits; otherwise, two voltmeters will be necessary, one bridged across each of these respective circuits.
The same reasoning holds true in regard to ground detectors, so that one or two of these will be required, depending upon the aforementioned conditions.
Ques. What are the essential points of difference between the single phase switchboard wiring as shown in fig. 2,820, and that required for a three wire three phase system?
Ans. The three phase system requires the use of a three pole 2022 switch in place of the two pole switch; the insertion of an ammeter, a circuit breaker, and a compensator in each of the three wires of the system; the presence of two ground detectors instead of one, and the addition of a voltmeter switch if but one voltmeter be provided, or else the installation of two voltmeters, connected the one between the middle wire and outer right hand wire, and the other between the middle wire and outer left hand wire.
Fig. 2,830.—Diagram of switchboard connections for General Electric automatic voltage regulator with two exciters and two alternators.
Ques. Mention a few points relating to lightning arresters.
Ans. In most cases where direct current is used they are mounted on the walls of the station near the place at which the line wires enter. If they be mounted outside the station at this point, special precautions should be taken to keep them free from moisture by enclosing them in iron cases, but no matter where they are located it is necessary that they be dry in order to work properly. 2023
Figs. 2,831 and 2,832.—Garton-Daniels alternating current lightning arrester; diagram showing connections. A lightning discharge takes the path indicated by the dotted line, across the upper air gap A, through resistance rod B, C, D, across copper strip R on the base, thence flowing to ground through the movable plunger M, lower on gap N, and ground binding post L. The discharge path is practically straight, contains an air gap, distance of but 3/32 inch, a series resistance averaging but 225 ohms. The lightning discharge does not flow through the flexible lead connecting band D on the lower end of the resistance rod with the top of the movable plunger. These two points are electrically connected by the heavy copper strip R, and lightning discharges generally, if not always, take the path across this copper strip in preference to flowing through the inductance of the one turn of flexible cable. When a discharge occurs from line to ground through any lightning arrester, the air gaps arc over, and so there is offered a path from line to ground for the line current. This flow of line current following the lightning discharge to ground may vary anywhere from a small capacity current where the arrester is installed on an ungrounded circuit, a moderately heavy flow on a partially grounded circuit, to a very heavy flow on a grounded circuit—either a circuit operated as a dead grounded circuit, or a circuit which has become accidentally grounded during a storm. The path taken by this flow of line current from line to ground may be traced by following the path shown by the dashed line. It, as seen, crosses upper air gap A, flows through section B of the resistance rod to band C. Leaving band C it flows through the magnet winding H, thence to band D on the resistance rod, through flexible lead to upper end of movable plunger, through movable plunger, across lower air gap N, to ground binding post L, thence to ground. The function of the short length of resistance rod CD is as follows: It has an ohmic resistance of about 30 ohms but is non-inductive. Magnet winding H, connected to bands C and D on the ends of this short length of rod has an ohmic resistance of 3 ohms, but is highly inductive. Lightning discharges being of high frequency take the higher resistance but non-inductive path CD in their passage from line to ground. The flow of normal current from line to ground being of a very low frequency, 25 or 60 cycles in ordinary alternating current circuits, zero in direct current circuits—takes the low resistance path through coil H in its path to ground. Section CD of the rod is used therefore simply to shunt the inductance of winding H to high frequency lightning discharges, leaving the lightning discharge path in the arrester a non-inductive highly efficient path. In all Garton-Daniels A. C. lightning arresters operating on non-grounded or partially grounded circuits, the action of the air gaps and series resistance are together sufficient to extinguish the flow of normal current to ground at the zero point of the generator voltage wave. If, however, as frequently happens, the line grounds accidentally during a storm, then the arrester does not have to depend for its proper operation on the arc extinguishing properties of the air gaps and resistance, but the heavier flow of line current through the arrester energizes the movable plunger, which raises upward in the coil, opening the circuit between the discharge point M and the lower end of the plunger. To limit the flow of line current to ground the resistance rod B is provided, there being approximately 225 ohms between the discharge point A and clamp C in the 2,500 volt arrester. This feature is particularly effective where the circuit is temporarily or accidentally grounded. The series resistance prevents a heavy short circuit through the arrester and limits the current to a value that is readily broken by the cut out and is not enough to impede the passage of the discharge.
Fig. 2,833.—Diagram of switchboard connections for General Electric automatic voltage regulator with three exciters and three alternators.
If possible, one place should be set aside for them and a marble or slate panel provided on which they may be mounted.
Wooden supports are undesirable for lightning arresters on account of the fire risk incurred; this, however, may be reduced to a minimum by employing skeleton boards and using sheets of asbestos between the arresters and the wood.
In parts of the country where lightning is of common occurrence and where overhead circuits are installed which carry high pressures, heavy currents, and extend over considerable territory, it is advisable to have the station well equipped with lightning arresters of the most improved types.
In each side of the main circuit, between the lightning arrester connections and the switchboard apparatus there should be connected a choke coil or else each of the main conductors at this point should be tightly coiled up part of its length to answer the same purpose.
A quick and effective way of coiling up a wire consists in wrapping around a cylindrical piece of iron or wood that part of the conductor in which it is desired to have the coils, the desired number of times, and then withdrawing the cylindrical piece. The coils, each of which may contain 50 or 200 turns, thus inserted in the main circuit introduce a high resistance or reluctance to a lightning current, and thus prevent it passing to the generator; there will, however, be an easy path to earth afforded it through the lightning arrester, and so no damage will be done. Coils of the nature just mentioned may advantageously be introduced between the generator and switchboard to take up the reactive current developed upon the opening of the circuit, and in the case of suspended conductors, the coils may be used to take up the slack by the spring-like effect produced by them.
The safety of the operator should be especially considered in the design of high pressure alternating current switchboards.
Such protection may be secured by screening all the exposed terminals, or preferably by mounting all the switch mechanism on the back of the board with simply the switch handle projecting through to the front; by pushing or pulling the switch handle, the connections can thus be shifted either to one side of the system or to the other.
Ques. Upon what does the work of assembling a switchboard depend?
Ans. It depends almost entirely upon the size of the plant, 2026 varying from the simple task of mounting a single panel in the case of an isolated plant, to the more difficult problem of supporting a large number of panels in a central station.
Ques. When the material chosen for a switchboard must be shipped a considerable distance, what form of board should be used?
Ans. The board units or "slabs" should be of small dimensions, to avoid the liability of breakage and expense of renewal when a unit becomes cracked or machine injured.
Figs. 2,834 and 2,835.—Front and rear views showing General Electric automatic voltage regulator mounted on switchboard panel.
Ordinarily, switchboards vary from five to eight feet in height and the widths of the panels vary from five to six feet. In some boards the seams between the slabs run vertically, and in others horizontally. In order to render the assembling of the switchboard as simple as possible, and its appearance when finished the most artistic, these seams should run horizontally rather than vertically. The edges of each of the slabs should also be chamfered so that there 2027 will be less danger of their breaking out when being mounted on the framework.
Ques. In assembling a switchboard, how should the lower slabs be placed, and why?
Ans. They should be suspended a little distance from the floor to prevent contact with any oil, dirt, water or rubbish that might be on the floor.
Ques. How are the slabs or panels supported?
Ans. They are carried on an iron or wooden framework with braces to give stability.
The braces should be securely fastened at one end to the wall of the station, and at the other end to the framework of the board, as shown in fig. 2,836.
To fasten the switchboard end of the brace directly to the slate, marble or other material composing the board is poor practice and should never be attempted.
If the station be constructed of iron, these switchboard braces must be such that they will thoroughly insulate the board and its contents from the adjoining wall.
Ques. What is the usual equipment of a switchboard?
Ans. It comprises switching devices, current or pressure limiting devices, indicating devices, and fuses for protecting the apparatus and circuits. 2028
Fig. 2,837.—Diagram showing elementary connections of General Electric automatic regulator for direct current. It consists essentially of a main control magnet with two independent windings and a differentially wound relay magnet. One winding, known as the pressure winding, of the main control magnet is connected across the dynamo terminals, the other across a shunt in one of the load mains. The latter is the "compensating winding" and it opposes the action of the pressure winding so that as the load increases, a higher pressure at the dynamo is necessary to "over compound" for line drop. In ordinary practice, the voltage terminals are connected to the bus bars, and the compensating shunt inserted in one of the principal feeders of the system. In operation the shunt circuit across the dynamo field rheostat is first opened by means of a switch provided for that purpose on the base of the regulator and the rheostat turned to a point that will reduce the generator voltage 35 per cent below normal. The main control magnet is at once weakened and allows the spring to pull out the movable core until the main contacts are closed. This closes the second circuit of the differential relay, thus neutralizing its windings. The relay spring then lifts the armature and closes the relay contacts. The switch in the shunt circuit across the dynamo field rheostat is now closed, practically short circuiting the rheostat, and the dynamo voltage at once rises. As soon as it reaches the point for which the regulator has been adjusted, the main control magnet is strengthened, which causes the main contacts to open, which in turn open the relay contacts across the rheostat. The rheostat is now in the field circuit, the voltage at once falls off, the main contacts are closed, and relay armature released, and shunt circuit across the rheostat again completed. The voltage then starts to rise and this cycle of operation is continued at a high rate of vibration, maintaining not a constant but a steady voltage at the bus bars. When neither the compensating winding nor pressure wires are used, there will be no "over compounding" effect due to increase of load and a constant voltage will be maintained at the bus bars. The compensating winding on the control magnet, which opposes the pressure winding is connected across an adjustable shunt in the principal feeder circuit. As the load increases the voltage drop across the shunt increases and the effect of the compensating winding becomes greater. This will require a higher voltage on the pressure winding to open the main contacts and the regulator will therefore cause the dynamo to compensate for line drop, maintaining at the bus bars a steady voltage without fluctuations, which rises and falls with a load on the feeders, giving a constant voltage at the lamps or center of distribution. The compensating shunt may be adjusted so as to compensate for any desired line drop up to 15 per cent; it is preferably placed in the principal lighting feeder, but may be connected to the bus bars so that the total current will pass through it. The latter method, however, is sometimes desirable, as large fluctuating power loads on separate feeders might disturb the regulation of the lighting feeders. Adjustment is made by sliding the movable contact at the center of the shunt. This contact may be clamped at any desired point and determines the pressure across the compensating winding of the regulator's main control magnet. Where pressure wires are run back to the central station from the center of distribution they may be connected directly to the pressure winding of the main control magnet, and it is unnecessary to use the compensating shunt. The pressure wires take the place of the leads from the control magnet to the bus bars and maintain a constant voltage at the center of distribution.
On some switchboards are also mounted small transformers for raising or lowering the voltages, and lightning arresters as a protection from lightning. In addition to the apparatus previously mentioned nearly all switchboards carry at or near their top two or more incandescent lamps provided with shades or reflectors, for lighting the board.
Ques. What should be done before wiring a switchboard?
Ans. The electrical connections between the various apparatus mounted on the face or front of the board, are made on the back of the board. It is necessary that these connections be properly made else considerable electrical power will be wasted at this point. The wiring on the back of the board should therefore be planned out on paper before commencing the work.
Fig. 2,838.—Diagram showing connections of General Electric automatic voltage regulator for direct current as connected for maintaining balanced voltage on both sides of a three wire system using a balancer set. In operation, should the voltage on the upper bus bars become greater than that on the lower ones, the middle and upper contacts on the regulator will close, thus opening the relay contacts to the left and closing those to the right. This inserts all the resistance in the field of balancer A, and short circuits the resistance in the field of balancer B. A will then be running as a motor, and B as a dynamo, thereby equalizing the two voltages until that on the lower bus bars becomes greater than that of the upper ones; then the regulator contacts operate in the opposite direction and balancer A is run as a dynamo, and balancer B as a motor. This cycle of operation is repeated at the rate of from three to four hundred times per minute, thus maintaining a balanced voltage on the system.
In laying out the plan of wiring care must be taken to allow sufficient contact surface at each connection; there should be not less than one square inch of contact surface allowed for each 160 amperes of current transmitted.
Fig. 2,839.—Diagram of connections of General Electric voltage regulators for one or more alternators using one exciter.
For the bus bars, which, by the way are always of copper, one square inch per 1,000 amperes is the usual allowance; this is equal to 1,000 circular mils of cross sectional area per ampere.
Every effort should be made to give the bus bars the greatest amount of radiation consistent with other conditions, in order that their resistances may not become excessive owing to the heat developed by the large currents they are forced to carry. Suppose, for instance, the number of amperes to be generated is such as to require bus bars having each a cross sectional area of one square inch. If the end 2031 dimensions of these bars were each 1 inch by 1 inch, there would be less radiating surface than if their dimensions were each 2 inches by ½ inch.
Operation of Alternators.—The operation of an alternator when run singly differs but little from that for a dynamo.
As to the preliminaries, the exciter must first be started. This is done in the same way as for any shunt dynamo. At first only a small current should be sent through the field winding of the alternator; then, if the exciter operates satisfactorily and the field magnetism of the operator show up well, the load may gradually be thrown on until the normal current is carried, the same method of procedure being followed as in the similar case of a dynamo.
Figs. 2,840 and 2,841.—General Electric equalizer regulator designed to equalize the load on two machines, and diagram of connections.
On loading an alternator, a noticeable drop in voltage occurs across 2032 its terminals. This drop in voltage is caused in part by the demagnetization of the field magnets due to the armature current, and so depends in a measure upon the position and form of the pole pieces as well as upon those of the teeth in the armature core. The resistance of the armature winding also causes a drop in voltage under an increase of load.
Another cause which may be mentioned is the inductance of the armature winding, which is in turn due to the positions of the armature coils with respect to each other and also with respect to the field magnets.
Fig. 2,842.—Connection of General Electric equalizing regulator for equalizing loads on an engine driven dynamo and rotary converter running in parallel. Should the load on the dynamo become greater than that on the rotary converter, the middle and upper contacts on the regulator close, and thus by means of the relay switch and control motor, cause the feeder regulator to boost the voltage on the rotary until the loads again become equal. Should the load on the rotary converter become greater than that on the generator, the regulator contacts operate in the reverse direction and the feeder regulator is caused to buck the rotary voltage.
Alternators in Parallel.—When the load on a station increases beyond that which can conveniently be carried by one alternator, it becomes necessary to connect other alternators in parallel with it. To properly switch in a new machine in parallel with one already in 2033 operation and carrying load, requires a complete knowledge of the situation on the part of the attendant, and also some experience.
The connections for operating alternators in parallel are shown in fig. 2,843. In the illustration the alternator A is in operation and is supplying current to the bus bars. The alternator B is at rest. The main pole switch B' by means of which this machine can be connected into circuit is therefore open.
Fig. 2,843.—Method of synchronizing with one lamp; dark lamp method. Assuming A to be in operation, B, may be brought up to approximately the proper speed, and voltage. Then if B, be run a little slower or faster than A, the synchronizing lamp will glow for one moment and be dark the next. At the instant when the pressures are equal and the machines in phase, the lamp will become dark, but when the phases are in quadrature, the lamp will glow at its maximum brilliancy. Since the flickering of the lamp is dependent upon the difference in frequency, the machines should not be thrown in parallel while this flickering exists. The nearer alternator approaches synchronism, in adjusting its speed, the slower the flickering, and when the flickering becomes very slow, the incoming machine may be thrown in the moment the lamp is dark by closing the switch. The machines are then in phase and tend to remain so, since if one slow down, the other will drive it as a motor.
Now, if the load increase to such extent as to require the service of the second alternator B, it must be switched in parallel with A. In order that both machines may operate properly in parallel, three conditions must be satisfied before they are connected together, or else the one alternator will be short circuited through the other, and serious results will undoubtedly follow.
2034 Accordingly before closing main switch B, it is necessary that
1. The frequencies of both machines be the same;
2. The machines must be in synchronism;
3. The voltages must be the same.
Ques. How are the frequencies made the same?
Ans. By speeding up the alternator to be cut in, or change the speed of both until frequency of both machines is the same.
Fig. 2,844.—Diagram of connections of General Electric automatic voltage regulator for several alternators running in parallel with exciters in parallel.
Ques. How are the alternators synchronized or brought in phase?
Ans. The synchronism of the alternators is determined by employing some form of synchronizer, as by the single lamp method of fig. 2,843, or the two lamp method of fig. 2,845. 2035
Ques. In synchronizing by the one lamp method, when should the incoming machine be thrown in?
Ans. It is advisable to close the switch when the machines are approaching synchronism rather than when they are receding from it, that is to say, the instant the lamp becomes dark.
Fig. 2,845.—Method of synchronizing with two lamps; dark lamp method. The two synchronizing lamps are connected as shown, and each must be designed to supply its rated candle power at the normal voltage developed by the alternators. Now since the alternators are both running under normal field excitation the left hand terminals of each of them will alternately be positive and negative in polarity, while the right hand terminals are respectively negative and positive in polarity. If, however, the alternators be in phase with each other, the left hand terminals of both of them will be positive while the right hand terminals are negative, and when the left hand terminals of both machines are negative the right hand terminals will be positive. Hence, when the machines are in phase there will be no difference of pressure between the left hand terminals or between the right hand terminals of the two machines. Hence, if the synchronizing lamps be connected as shown, both will be dark. The instant there is a difference of phase, both lamps will glow attaining full candle power when the difference of phase has reached a maximum. As the alternators continue to come closer in step, the red glow will gradually fade away until the lamps become dark. Then the switch may be closed, thereby throwing the two machines in parallel. If the intervals between the successive lighting up of the lamps are of short duration it is advisable to wait until these become longer even though the other conditions are satisfied, because where the phases pass each other rapidly there is a greater possibility of not bringing them together at the proper instant. An interval of not less than five seconds should therefore be allowed between the successive lighting up of the lamps, before closing the switch.
Fig. 2,846.—Inductor type synchroscope. This type is especially applicable where pressure transformers are already installed for use with other meters. As it requires only about ten apparent watts it may be used on the same transformers with other meters. There are three stationary coils, N, M and C, and a moving system, comprising an iron armature, A, rigidly attached to a shaft suitably pivoted and mounted in bearings. A pointer is also attached to the shaft. The moving system is balanced and is not subjected to any restraining force, such as a spring or gravity control. The axes of the coils N and M are in the same vertical plane, but 90 degrees apart, while the axis of C is in a horizontal plane. The coils N and M are connected in "split phase" relation through an inductive resistance P and non-inductive resistance Q, and these two circuits are parallel across the bus bar terminals 3 and 4 of the synchroscope. Coil C is connected through a non-inductive resistance across the upper machine terminals 1 and 2 of the synchroscope. In operation, current in the coil C magnetizes the iron core carried by the shaft and the two projections, marked A and "iron armature." There is however, no tendency to rotate the shaft. If current be passed through one of the other coils, say M, a magnetic field will be produced parallel with its axis. This will act on the projections of the iron armature, causing it to turn so that the positive and negative projections assume their appropriate position in the field of the coil M. A reversal of the direction in both coils will obviously not affect the position of the armature, hence alternating current of the same frequency and phase in the coils C and M cause the same directional effect upon the armature as if direct current were passed through the coils. If current lagging 90 degrees behind that in the coils M and C be passed through the coil N, it will cause no rotative effect upon the armature, because the maximum value of the field which it produces will occur at the instant when the pole strength of the armature is zero. The two currents in the coils M and N produce a shifting magnetic field which rotates about the shaft as an axis. As all currents are assumed to be of the same frequency, the rate of rotation of this field is such that its direction corresponds with that of the armature projections at the instant when the poles induced in them by the current in the coil C are at maximum value, and the field shifts through 180 degrees in the same interval as is required for reversal of the poles. This is the essential feature of the instrument, namely, that the armature projections take a position in the rotating magnetic field which corresponds to the direction of the field at the instant when the projections are magnetized to their maximum strength by their current in the coil C. If the frequency of the currents in the coils which produce the shifting field be less than that in the coil which magnetized the armature, then the armature must turn in order that it may be parallel with the field when its poles are at maximum strength.
Ques. What are the objections to the one lamp method? 2037
Ans. The filament of the lamp may break, and cause darkness, or the lamp may be dark with considerable voltage as it takes over 20 volts to cause a 100 volt lamp to glow.
Ques. What capacity of single lamp must be used?
Ans. It must be good for twice the voltage of either machine.
Fig. 2,847.—Brilliant lamp method of synchronizing. The synchronizing lamps are connected as shown, and must be of the alternator voltage. When the voltages are equal and the machines in phase, the difference of pressure between a and a given point is the same as that between a' and the same point; this obtains for b and b'. Accordingly, a lamp connected across a b' will burn with the same brilliancy as across a' b; the same holds for the other lamp. When the voltages are the same and the phase difference is 180° the lamps are dark, and as the phase difference is decreased, the lamps glow with increasing brightness until at synchronism they glow with maximum brilliancy. Hence the incoming alternator should be thrown in at the instant of maximum brilliancy.
Ques. What modification of the synchronizing methods shown in the accompanying illustrations is necessary when high pressure alternators are used?
Ans. Step down transformers must be used between the alternators and the lamps to obtain the proper working voltages for the lamps. 2038
Fig. 2,848.—Synchronizing with high pressure alternators; dark and brilliant lamp methods. In both methods the primaries of the transformers are connected in the same way across the terminals of the alternators as shown. In the dark lamp method, the connections between the secondary coils of the transformers must be made so that when each is subjected to the same conditions the action of the one coil opposes that of the other as in the dark lamp method; then, if the transformers be both of the same design, there will be no voltage across the lamps when the alternators are in phase with each other. If the ratio of each transformer is such as to give, for example, 100 volts across its secondary terminals, then the two incandescent lamps since they are joined together in series must each be designed for 100 volts. One 200 volt lamp could be used in either method in place of the two 100 volt lamps. When, therefore, the alternators are directly opposite in phase to each other, both the lamps will burn brightly; as the alternators come together in phase the lamps will produce less and less light, until when the machines are exactly in phase no light will be emitted at all, at which instant the incoming alternator should be thrown in. It must be evident, if the transformer secondary connections are arranged as in the brilliant lamp method, so that they do not oppose each other, the lamps will be at maximum brilliancy when the alternators are in phase and dark when the phase difference is 180°, assuming of course equalized voltage.
2039 Ques. How is the voltage of an incoming machine adjusted so that it will be the same as the one already in operation?
Ans. By varying the field excitation with a rheostat in the alternator field circuit.
Ques. How may two or more alternators be started simultaneously?
Ans. After bringing each of them up to its proper speed so as to obtain equal frequencies, the main switches may be closed, thereby joining their armature circuits in parallel. As yet, however, their respective field windings have not been supplied with current, so that no harm can result in doing this. The exciters of these machines after being joined in parallel, should then be made to send direct current simultaneously through the field windings of the alternators, and from this stage on the directions previously given may be followed in detail.
Ques. What are the conditions when two or more alternators are directly connected together?
Ans. If rigidly connected together, or directly connected to the same engine, they must necessarily run in the same manner at all times.
When machines connected in this way are once properly adjusted so that they are in phase with each other, their operation in parallel is even a simpler task than when they are all started together but are not directly connected.
Ques. When an alternator is driven by a gas engine, what provision is sometimes made to insure successful operation in parallel?
Ans. An amortisseur winding is provided to counteract the tendency to "hunting." 2040
Fig. 2,849.—Diagram of Lincoln Synchronizer. In construction, a stationary coil F, has suspended within it a coil A, free to move about an axis in the planes of both coils and including a diameter of each. If an alternating current be passed through both coils, A, will take a position with its plane parallel to F. If now the currents in A and F be reversed with respect to each other, coil A will take up a position 180° from its former position. Reversal of the relative directions of currents in A and F is equivalent to changing their phase relation by 180°, and therefore this change of 180° in phase relation is followed by a corresponding change of 180° in their mechanical relation. Suppose now, instead of reversing the relative direction of currents in A and F, the change in phase relation between them be made gradually and without disturbing the current strength in either coil. It is evident that when the phase difference between A and F reaches 90°, the force between A and F will become reduced to zero, and a movable system, of which A may be made a part, is in condition to take up any position demanded by any other force. Let a second number of this movable system consist of coil B, which may be fastened rigidly to coil A, with its plane 90° from that of coil A, and the axis of A passing through diameter of B. Further, suppose a current to circulate through B, whose difference in phase relation to that in A, is always 90°. It is evident under these conditions that when the difference in phase between A and F is 90°, the movable system will take up a position, such that B is parallel to F, because the force between A and F is zero, and the force between B and F is a maximum; similarly when the difference in phase between B and F is 90°, A will be parallel to F. That is, beginning with a phase difference between A and F of zero a phase change of 90° will be followed by a mechanical change on a movable system of 90°, and each successive change of 90° in phase will be followed by a corresponding mechanical change of 90°. For intermediate phase relation, it can be proved that under certain conditions the position of equilibrium assumed by the movable element will exactly represent the phase relations. That is, with proper design, the mechanical angle between the plane of F and that of A and also between the plane of F and that of B, is always equal to the phase angle between the current flowing in F and those in A and B respectively. As commercially constructed coil F consists of a small laminated iron field magnet with a winding whose terminals are connected with binding posts. The coils A and B are windings practically 90° apart on a laminated iron armature pivoted between the poles of the magnet. These two windings are joined, and a tap from the junction is brought out through a slip ring to one of two other binding posts. The two remaining ends are brought out through two more slip rings, one of which is connected to the remaining binding post, through a non-inductive resistance, and the other to the same binding post through an inductive resistance. A light aluminum hand attached to the armature shaft marks the position assumed by the armature.
2041 Ques. What is the action of the amortisseur winding?
Ans. Any sudden change in the speed of the field, generates a current in the amortisseur winding which resists the change of velocity that caused the current.
The appearance of an amortisseur winding is shown in the cut below (fig. 2,850) illustrating the field of a synchronous condenser equipped with amortisseur winding.
Fig. 2,850.—General Electric field of synchronous condenser provided with amortisseur winding. Hunting is accompanied by a shifting of flux across the face of the pole pieces due to the variation in the effect of armature reaction on the main field flux as the current varies and the angular displacement between the field and armature poles is changed. Copper short circuited collars placed around the pole face have currents induced in them by this shifting flux, which have such a direction as to exert a torque tending to oppose any change in the relative position of the field and armature. This action is similar to that of the running torque of an induction motor and the damping device has been still further developed until in its best form it resembles the armature winding of a "squirrel cage" induction motor. The pole pieces are in ducts, and low resistance copper bars placed in them with their ends joined by means of a continuous short circuiting ring extending around the field. Such a device has proven very effective in damping out oscillations started from any cause, the same winding doing duty as a damping device and to assist the starting characteristics.
Ques. How are three phase alternators synchronized?
Ans. In a manner similar to the single phase method.
Thus the synchronizing lamps may be arranged as in fig. 2,581, which is simply an extension of the single phase method.
Ques. Are three lamps necessary?
Ans. Only to insure that the connections are properly made, after which one lamp is all that is required. 2042
Ques. How is it known that the connections of fig. 2,851 are correct?
Ans. If, in operation, the three lamps become bright or dark simultaneously, the connections are correct; if this action takes place successively, the connections are wrong.
If wrong, transpose the leads of one machine until simultaneous action of the lamps is secured.
Fig. 2,851.—Method of synchronizing three phase alternators with, three lamps, being an extension of the single phase method.
Ques. What is the disadvantage of the lamp method of synchronizing?
Ans. Lack of sensitiveness.
Ques. Which is the accepted lamp method, dark or brilliant?
Ans. In the United States it is usual to make the connections 2043 for a dark lamp at synchronism, while in England the opposite practice obtains.
With the dark lamp method, the breaking of a filament might cause the machines to be connected with a great phase difference, whereas, with the brilliant lamp it is difficult to determine the point of maximum brilliancy. This latter method, therefore may be called the safer.
Ques. What may be used in place of lamps for synchronizing?
Ans. Some form of synchroscopes, or synchronizers.
Ques. How does the Lincoln synchronizer work?
Ans. The construction is such that a hand moves around a dial so that the angle between the hand and the vertical is always the phase angle between the two sources of electric pressure to which the synchronizer is connected.
If the incoming alternator be running too slow, the hand deflects in one direction, if too fast, in the other direction. When the hand shows no deflection, that is, when it stands vertical, the machines are in phase. A complete revolution of the hand indicates a gain or loss of one cycle in the frequency of the incoming machine, as referred to the bus bars.
Cutting Out Alternator.—When it is desired to cut out of circuit an alternator running in parallel with others, the method of procedure is as follows:
1. |
Reduce driving power until the load has been transferred to the other alternators, adjusting field rheostat to obtain minimum current; |
| 2. | Open main switch; |
| 3. | Open field switch. |
Ques. What precaution should be taken?
Ans. Never open field switch before main switch. 2044
Fig. 2,852.—General Electric 500 kw., horizontal mixed pressure Curtis turbine connected to a 500 kw. dynamo. In a Curtis turbine it is not necessary to use the whole periphery of the first stage for low pressure steam nozzles. A section can be partitioned off and equipped with special expanding nozzles to receive steam at high pressure direct from the boilers. Such nozzles deliver their steam against the same wheel as do the low pressure nozzles, but occupy only a small portion of its periphery. The steam is expanded in these nozzles from high pressure all the way down to the normal pressure of the first stage, and in such expansion acquires a high velocity and consequently contains a great deal of energy—much more than does an equal quantity of low pressure steam. In consequence of this, high pressure steam is used with a far lower water rate than is obtained with low pressure steam, or with high pressure steam reduced to low pressure in a reducing valve. This construction is called "mixed pressure." Its function is the same as that of the reducing valve, that is, it makes up for a deficiency of low pressure steam by drawing direct on the boilers. With this construction, the full power of the turbine can be developed with: All low-pressure steam, all high pressure steam, or, any necessary proportion of steam of each pressure. Furthermore, the transition from all low pressure to all high pressure, through all the conditions intermediate between these extremes, is provided for automatically by the turbine governor; a deficiency of low pressure steam causes the high pressure nozzles to open automatically.
2045 Ques. What is the ordinary method of cutting out an alternator?
Ans. The main switch is usually opened without any preliminaries.
Ques. What is the objection to this procedure?
Ans. It suddenly throws all the load on the other alternators, and causes "hunting."
Ques. What forms of drive are especially desirable for running alternators in parallel, and why?
Ans. Water turbine or steam turbine because of the uniform torque, thus giving uniform motion of rotation.
With reciprocating engines, the crank effect is very variable during the revolution, resulting in pulsations driving the alternator too fast or too slow, and causing cross current between the alternators.
Ques. Is a sluggish, or a too sensitive governor preferable on an engine driving alternators in parallel?
Ans. A sluggish governor.
Alternators in Series.—Alternators are seldom if ever connected in series, for the reason that the synchronizing tendency peculiar to these machines causes them to oppose each other and fall out of phase when they are joined together in this way. If, however, they be directly connected to each other, or to an engine, so that they necessarily keep in phase at all times, and thus add their respective voltages instead of counteracting them, series operation is possible.
NOTE.—According to the practice of the General Electric Co., 2½ degrees of phase difference from a mean is the limit allowable in ordinary cases. It will, in certain cases, be possible to operate satisfactorily in parallel, or to run synchronous apparatus from machines whose angular variation exceeds this amount, and in other cases it will be easy and desirable to obtain a better speed control. The 2½ degree limit is intended to imply that the maximum departure from the mean position during any revolution shall not exceed 2½ ÷ 360 of an angle corresponding to two poles of a machine. The angle of circumference which corresponds to the 2½ degree of phase variation can be ascertained by dividing 2½ by ½ the number of pole; thus, in a 20 pole machine, the allowable angular variation from the mean would be 2½ ÷ 10 = ¼ of one degree. 2046
Fig. 2,853.—Diagram of connections for synchronizing two compound wound three phase alternators. A and A' are the armatures of the two machines, the fields of which are partly separately excited, the amount of excitation current being controlled by the series compounding rheostats B and B', which form a stationary shunt. It is assumed that the alternator A is connected to the bus bars 1, 2, and 3, by the switch 1S. If an increase make it necessary to introduce the alternator A', it is first run up to speed and excited to standard pressure by its exciter, and then the double plug switch 3S is closed, connecting the primary of the station transformer T and T' with the bus bars through the secondary coil, so that the synchronizing lamps light up when the secondary circuit is closed through the single pole switch 4S. The primary of the station transformer T is thus excited through the double pole switch 5S, connecting it with the outer terminals of the armature A'. The two alternators will now work in opposition to each other upon the synchronizing lamps, the transformer T being operated by the new alternator A' through the switch 2S, and the transformer T' being operated by the working alternator A, from the bus bars. If the new alternator be not in step with the working alternator, the synchronizing lamps will glow, growing brighter and dimmer alternately with greater or lesser rapidity. In this case, the armature speed of the new alternator must be controlled in such a manner that the brightening and dimming will occur more and more slowly, until the lamps cease to glow or remain extinguished for a decided interval of time. The extinction of the light is due to the disappearance of the secondary current, and indicates that the alternators are in step. The switch 2S should now be thrown, thus coupling the two machines electrically, and both of them will continue to operate in step. The double pole equalizer switch 6S should now be closed, connecting the two field windings in parallel and equalizing the compounding, so that any variations of load will affect the two alternators equally. After the alternators have been connected in parallel, the switches 4S and 5S, may be opened leaving the switch 3S closed, to operate the switchboard lamps K, K, as pilot lights from the bus bars.
2047 Transformers.—These, as a whole, are simple in construction, high in efficiency, and comparatively inexpensive. Their principles of operation are also readily understood.
The efficiency of a transformer, that is, the ratio between full load primary and full load secondary is greatest when the load on it is such that the sum of the constant losses equals the sum of the variable losses.
In general, transformers designed for high frequencies and large capacities are more efficient than those designed for low frequencies and small capacities. As a whole, however, a transformer leaves but little to be desired as regards efficiency, a modern 60 cycle transformer of 50 kilowatts capacity or more possesses an efficiency of approximately 98 per cent. at full load and an efficiency of about 97 per cent. at half load.
Ques. How should a transformer be selected, with respect to efficiency?
Ans. One should be chosen, whose parts are so proportioned that the point of maximum efficiency occurs at that load which the transformer usually carries in service.
In many alternating current installations, comparatively light loads are carried the greater part of the time, the rated full load or an overload being occurrences of short durations. For such purposes special attention should be given to the designing or selecting of transformers having low core losses rather than low resistance losses, because the latter are then of relatively small importance.
Ques. What kind of efficiency is the station manager interested in?
Ans. The "all day efficiency."
This expression, as commonly met with in practice, denotes the percentage that the amount of energy actually used by the consumer is of the total energy supplied to his transformer during 24 hours. The formula for calculating the all day efficiency of a transformer is based upon the supposition that the amount of energy used by the 2048 consumer during 24 hours is equivalent to full load on his transformer during five hours and is as follows:
| 5w | |
| E = | —————— |
| 24c + 5r + 5w | |
| where | |
| E = | the all day efficiency of the transformer, |
| w = | the full load in watts on the primary, |
| c = | the core loss in watts, |
| r = | the resistance loss in watts. |
Fig. 2,854.—Performance curves of Westinghouse air blast 550 kw, 10,500 volt transformer, 3,000 alternations.
Ques. What are the usual all day efficiencies?
Ans. The average is about 85 per cent. for those of 1 kilowatt capacity, 92 per cent. for those of 5 kilowatts capacity, 94 per cent. for those of 10 kilowatts capacity, and about 94.5 per cent. for those of 15 kilowatts capacity.
Ques. What becomes of the energy lost by a transformer?
Ans. It reappears as heat in the windings and core. 2049
This heat not only increases the resistances of the windings and core, producing thereby a further increase of their respective losses, but in addition causes in time a peculiar effect on the iron core which is intensified by the reversals of magnetism constantly going on within it.
After about two years' service, the iron apparently becomes fatigued or tired, and this phenomenon is called aging of the iron. Since the life of the transformer depends to a great extent upon this factor, the conditions responsible for its existence should as far as possible be removed. Means must therefore be provided in the construction to radiate the heat as quickly as it is generated.
Ques. What kind of oil is used in oil cooled transformers?
Ans. Mineral oil.
Ques. How is it obtained?
Ans. By fractional distillations of petroleum unmixed with any other substances and without subsequent chemical treatment.
Ques. What is the important requirement for transformer oil?
Ans. It should be free from moisture, acid, alkali or sulphur compounds.
Ques. How may the presence of moisture be determined?
Ans. By thrusting a red hot iron rod in the oil; if it "crackle," moisture is present. 2050
Ques. Describe the Westinghouse method of drying oil.
Ans. It is circulated through a tank containing lime, and afterwards, through a dry sand filter.
Ques. What is the objection to heating the oil (raising its temperature slightly above boiling point of water) to remove the moisture?
Ans. The time consumed (several days) is excessive.
Fig. 2,856.—Small Curtis turbine generator set as made by the General Electric Co., in sizes from 5 kw., to 300 kw. It can be arranged to operate either condensing or non-condensing, and at any steam pressure above 80 lbs. for the smaller sizes and 100 lbs. for the larger. There are only two main bearings. A thrust bearing, consisting of roller bearings and running between hardened steel face washers located at either end of the main bearings is provided solely for centering the rotor so as to equalize the clearance. A centrifugal governor is provided (in the smaller sizes) completely housed, and mounted directly on the main shaft end. It controls a balanced poppet valve through a bell crank. In the larger sizes (75 kw. and above) the governor is mounted on a vertical secondary shaft geared to the main shaft and controls a cam shaft which opens or closes a series of valves in rotation, admitting the steam to different sections of the first stage nozzles. In this way throttling of the steam is avoided. There is also an emergency governor which closes the throttle valve in the event of the speed reaching a predetermined limit. The speeds of operation range from 5,000 R.P.M. for the smallest size to 1,500 R.P.M. for the largest. The lubrication system is enclosed and is automatic. Air leakage where the shaft passes through the wheel casing is prevented by steam seal.
Ques. What effect has moisture?
Ans. It reduces the insulation value of the oil. .06 per cent. of moisture has been found to reduce the dielectric strength of oil about 50 per cent. "dry" oil will withstand a pressure of 25,000 volts between two 9½ inch knobs separated .15 inch. 2051
Ques. What is understood by transformer regulation?
Ans. It is the difference between the secondary voltage at no load and at full load, and is generally expressed as a percentage of the secondary voltage at no load.
Ques. What governs its value?
Ans. The resistance and reactance of the windings.
Fig. 2,857.—Cut off coupling for power transmission by line shafting. It is used to cut off a driving shaft from a driven shaft. Its use obviates the use of a quill, such as is shown in fig. 2,858.
Ques. How may the regulation be improved?
Ans. By decreasing the resistances of the windings by employing conductors of greater cross section, or decreasing their reactance by dividing the coils into sections and closely interspersing those of the primary between those of the secondary.
NOTE.—The term "regulation" as here used is synonymous with "drop." The voltage drop in a transformer denotes the drop of voltage occurring across the secondary terminals of a transformer with load. This drop is due to two causes: 1, the resistance of the windings; and 2, the reactance or magnetic leakage of the windings. On non-inductive load, the reactive drop, being in quadrature, produces but a slight effect, but on inductive loads it causes the voltage to drop, and on leading current loads it causes the voltage to rise. As the voltage drop of a good transformer is very small even on inductive load, direct accurate measurement is difficult. It is best to measure the copper loss with short circuited secondary by means of a wattmeter, and at the same time the voltage required to drive full load current through. From the watts, the resistance drop can be found, and from this and the impedance voltage, the reactive drop may be calculated. From these data a simple vector diagram will give, near enough for all practical purposes, the drop for any power factor, or the following formula may be used which has been deduced from the vector diagram.
D = √(W + X)2 + (R + P)2 - 100
where R = % resistance drop; X = % reactive drop; P = % power factor of load; W = % wattless factor of load (√1 - P2); D = % resultant secondary drop. For non-inductive loads where P = 100 and W = 0,
D = √X2 + (100 + R)2 - 100.
In the case of leading currents it should be considered negative. 2052
In transformers where there is a great difference in voltage between the primary and secondary windings, however, this remedy has its limitations on account of the great amount of insulation which must necessarily be used between the windings, and which therefore causes the distances between them to become such as to cause considerable leakage of the lines of force.
Ques. How does the regulation vary for different transformers, and what should be the limit?
Ans. Those of large capacity usually have a better regulation than those of small capacity, but in no case should its value exceed 2 per cent.
Fig. 2,858.—Quill drive. This is the proper transmission arrangement substitute for heavy service, requiring large pulleys, sheaves, gears, rotors, etc. It is a hollow shaft supported by independent bearings. The main driving shaft running through the quill is thus relieved of all transverse stresses. The power is transmitted to the quill by means of a friction or jaw clutch. When the clutch is thrown out the pulley or sheave stands idle and the driving shaft revolves freely within the quill. As there is no contact between moving parts there is no wear. Jaw clutches should be used for drives demanding positive angular displacement. They can only be thrown in and out of engagement when at rest. All very large clutch pulleys, sheaves, or gears designed to run loose on the line shaft are preferably mounted on quills. The letters A, B, C, etc., indicate the dimensions to be specified in ordering a quill.
Ques. What advantages have shell type transformers over those of the core type?
Ans. They have a larger proportion of core surface exposed for radiation of heat, and a shorter magnetic circuit which reduces the tendency for a leakage of the lines of force into the air. 2053
Both types have advantages and disadvantages as compared with the other. In the shell type, there is less magnetic leakage, but also less surface exposed for radiation, and greater difficulty in providing efficient insulation between the two circuits; in the core type there is more surface exposed for radiation and less difficulty in insulating the windings, but there is also a great leakage of the lines of magnetic force into the outer air.
Ques. How are the windings usually arranged?
Ans. As a rule, there is only one primary winding but the secondary winding is generally divided into two equal sections, the four terminals of which are permanently wired to four connection blocks which may be connected so as to throw the secondary sections either in parallel or in series with each other at will.
Ques. What is necessary for satisfactory operation of transformers in parallel?
Ans. They must be designed for the same pressures and capacities, their percentages of regulation should be the same and they must have the same polarity at a given instant.
One may satisfy himself as to the first of these conditions by examining the name plates fastened to the transformers, whereon are stamped the values of the respective pressures and capacities of each.
Although equal values of regulation is given as one of the conditions to be satisfied, transformers may be operated in parallel when their percentages of regulation are not the same. Ideal operation, however, can be attained only under the former state of affairs. Suppose, for instance, a transformer having a regulation of two per cent. be operated in parallel with another of similar size and design but having a regulation of one per cent. The secondary pressures of these transformers at no load will of course be the same, but at full load if the secondary pressure of the one be 98 volts, that of the other will be 99 volts. There will, therefore, be a difference of pressure of one volt between them which will tend to force a current backward through the secondary winding of the transformer delivering 98 volts. This reversed current, although comparatively small in value, lowers the efficiency of the installation by causing a displacement of phase and a decrease in the combined power factor of the transformers. 2054
Ques. Describe the polarity test.
Ans. The test for polarity consists in joining together by means of a fuse wire, a terminal of the secondary winding of each transformer, and then with the primary windings supplied with normal voltage, connecting temporarily the remaining terminals of the secondary windings. The melting of the fuse wire thus connected indicates that the secondary terminals joined together are of opposite polarities, and that the connections must therefore be reversed, whereas if the fuse wire do not melt, it shows that the proper terminals have been joined and that the connections may be made permanent.
Fig. 2,859.—Single overhung tangential water wheel equipped with Doble ellipsoidal buckets. The central position of the front entering wedge or lip of the bucket is cut away in the form of a semi-circular notch, which allows a solid circular water jet to discharge upon the central dividing wedge of the bucket without being split in a horizontal plane.
The object of this test is, obviously, not to determine the exact polarity of each secondary terminal, but merely to indicate which of them are of the same polarity. 2055
Fig. 2,860.—Motor generator exciter set driven by a Pelton-Doble tangential water wheel. The water wheel runner is mounted on the shaft overhung and the jet is regulated by either a hand actuated or governor controlled needle nozzle. The speed of the water wheel is equivalent to the synchronous speed of the induction motor, hence, the latter floats on the line, and under certain conditions may perform the functions of an alternator by feeding into the circuit, should the water wheel tend to operate above synchronous speed. Should any interruption to the operation of the wheel occur, causing a diminution of speed, the induction motor would drop back to full load speed and take up the exciter load, resulting in no appreciable drop of exciter voltage. The only variation of speed possible is dependent upon the "slip" of the motor. Where two or more exciter sets are employed in the station, an advantageous arrangement embraces the installation of a water wheel driven motor generator set and an exciter set, consisting of merely the direct current generator and water wheel. The induction motor being electrically tied into the circuit, the possibility of a runaway of the water wheel is eliminated, since its speed can only slightly exceed the synchronous speed of the system.
Motor Generators.—In motor generator sets, either the shunt or series wound type of motor may be employed at the power producing end of the set, but the field of the generator is either shunt or compound wound, depending upon whether or not it is desired to maintain or to raise the secondary voltage near full load. In either case a rheostat introduced in the shunt field winding of the generator will be found very essential. Both generator and motor are so mounted on the base that their respective commutators are at the 2056 outer ends of the set. By this means ample space surrounds all of the working parts, and repairs can readily be made.
Motor generators are frequently used as boosters to raise or boost the voltage near the extremities of long distance, direct current transmission lines. Of these, electric railway systems in which it is desired to extend certain of the longer lines, form a typical example.
Fig. 2,861.—Automatically governed Pelton-Doble tangential water wheel driving exciter dynamo. The water wheel is mounted on one end of the shaft, while the opposite end is extended to carry a fly wheel of suitable design to compensate for the low fly wheel effect of the direct current armature. Two bearings support the shaft which carries the rotating elements of the unit. A needle nozzle actuated by a direct motion Pelton-Doble governor (designed for operation by either oil or water pressure) maintains constant speed.
Owing to the great cost of changing such a system over to one employing alternating current, or storage batteries, or of constructing an additional power station, these solutions of the problem are usually at variance with good judgment and the amount of money at hand. The choice then remains between the purchase of 2057 additional wire for feeders, the connection of a booster in the old feeders, or the installation of both larger feeders and a booster. Of these, it is generally found that either the second or the third mentioned alternative meets the conditions most satisfactorily.
A booster installed in a railway system for the purpose just mentioned, would have a series wound motor, and the conditions to which it must conform would be as follows: The motor having a series winding must provide for the full feeder current passing through both armature and field windings.
Owing to the varying loads on a railway system, due to the frequent starting and stopping of cars, the feeder current varies between zero and some such value as 150 amperes. This fluctuation of current through the field winding will, in ordinary cases, vary the magnetization of the pole pieces from zero almost to the point of saturation; that is, the maximum feeder current will so nearly fill the magnet cores with lines of force that it would be quite difficult to cause more lines of magnetic force to pass through them.
So long as the point of saturation is not reached, however, the proportion of current to field strength remains constant, and therefore the ratio of amperes to volts will not vary.
The severe fluctuations of the feeder current would, if the motor were shunt or compound wound, cause most serious sparking and various other troubles, but in a series motor where the back ampere turns on the armature that react on the field vary in precisely the same proportion as the ampere turns in the field, there exists at all times a tendency to balance the active forces and produce satisfactory operation. If, however, the field magnet cores be very large, they cannot so quickly respond, magnetically, to changes in the strength of the current, and there is then greater liability of the armature reaction momentarily weakening the field and thereby producing temporary sparking.
Ques. Are motor generators always composed of direct current sets?
Ans. No.
Ques. Describe conditions requiring a different combination.
Ans. For purposes where for instance direct currents of widely different voltages are to be obtained from an alternating current circuit, and it is desired to install but one set, a motor generator 2058 consisting of an alternating current motor such as an induction motor, and a dynamo must necessarily be employed.
In such sets, it is common to find both motor and dynamo armatures mounted on a common shaft, and the respective field frames resting on a single base, although for connection on a very high pressure alternating current circuit, separate armature shafts insulated from each other but directly connected together, and separate bases resting on a single foundation, are usually employed to afford the highest degree of insulation between the respective circuits of the two machines.
Ques. What is the objection to a set composed of alternating current motor and alternator?
Ans. The commercial field that would be naturally covered by such a set is better supplied by a transformer.
Ques. Why?
Ans. Because a transformer contains no moving parts, and is therefore simpler in construction, cheaper in price, and less liable to get out of order.
Dynamotors.—A dynamotor differs from a motor generator in that the motor armature and the generator armature are combined into one, thereby requiring but one field frame. Since the motor and generator armature windings are mounted on a single core, the armature reaction due to the one winding is neutralized by the reaction caused by the other winding. There is, consequently, little or no tendency for sparking to occur at the brushes, and they therefore need not be shifted on this account for different loads.
Ques. How is a dynamotor usually constructed?
Ans. It is usually built with two pole pieces which are shunt wound. 2059
Ques. Why does the voltage developed fall off slightly under an increase of load?
Ans. Because a compound winding cannot be provided.
![]() |
|
Figs. 2,862 and 2,863.—Method of putting on belts when the driver is in motion, and device used. The latter is called a belt slipper, and consists, as shown in fig. 2,862, of a cone and shield, which revolve upon the stem, B, thus yielding easily to the pull of the belt. A staff or handle C of any convenient length can be fastened to the socket. The mode of operation is illustrated in fig. 2,863, which is self explanatory. |
|
Ques. Describe the armature construction and operation.
Ans. It consists of two separate windings; one of which is joined to a commutator mounted on one side of the armature for motor purposes, and the other to the commutator on the other side of the armature for generator purposes. 2060
By means of two studs of brushes pressing on the motor commutator, current from the service wires is fed into the winding connected to this commutator, and since the shunt field winding is also excited by the current from the service wires, there is developed in the generator winding on the rotating armature a direct voltage which is proportional to the speed of rotation of the armature in revolutions per second, the number of conductors in series which constitute the generator winding, and the total strength of the field in which the armature revolves. This pressure causes current to pass through the generator winding and the distributing circuit when the distributing circuit to which this winding is connected by means of its respective commutator, brushes, etc., is closed.
Figs. 2,864 to 2,866.—Converter connections; fig. 2,864 double delta connection; fig. 2,865 diametrical connection; fig. 2,866 two circuit single phase connection. For six phase synchronous converter, two different arrangements of the connections are generally used. One is called the double delta, and the other the diametrical connection. Let the armature winding of the converter be represented by a circle as in figs. 2,864 and 2,865, and let the six equidistant points on the circumference represent collector rings, then the secondary of the supply transformers can be connected to the collector rings in a double delta as in fig. 2,864, or across diametrical pairs of pointer as in fig. 2,865. In the first instance, the voltage ratio is the same as for the three phase synchronous converter and simply consists of two delta systems. The transformers can also be connected in double star, and in such a case the ratio between the three phase voltage between the terminals of each star, and the direct voltage will be the same as for double delta, while the voltage of each transformer coil, or voltage to neutral, is 1 ÷ √3 times as much. With the diametrical connection, the ratio is the same as for the two ring single phase converter, it being analogous to three such systems. Hence six phase double delta E1 = √3 E ÷ 2√2 = .612E. Six phase diametrical, E1 = E ÷ √2 = .707E. The ratio of the virtual_voltage E0 between any collector ring and the neutral point is always E0 = (E ÷ 2) √2 = .354E. For single phase synchronous converters, consisting of a closed circuit armature winding tapped at two equidistant points to the two collector rings the virtual voltage is 1 ÷ √2 × the direct current voltage. While such an arrangement of the single phase converter is the simplest, requiring only two collector rings, it is undesirable, especially for larger machines, on account of excessive heating of the armature conductors. In fig. 2,866, which represents the armature winding of a single phase converter, the supply circuits from two secondaries of the step down transformers are connected to four collector rings, so that the two circuits are in phase with each other, but each spreads over an arc of 120 electrical degrees instead of over 180 degrees as in the single phase circuit converter. To distinguish the two types, it is generally called a two circuit single phase synchronous converter. The virtual voltage E2 bears to the direct voltage the same relation as in the three phase converter, that is single phase 2061 two circuit, E1 = √3 ÷ 2√2 =.612E.
Ques. How is a dynamotor started?
Ans. It is connected at its motor end and started in the same manner as any shunt wound motor on a constant pressure circuit.
Ques. What precautions should be taken in starting a dynamotor?
Ans. The necessary precautions are, to have the poles strongly magnetized before passing current through the motor winding on the armature; to increase gradually the current through this winding, and not to close the generating circuit until normal conditions regarding speed, etc., are established in the motor circuit.
Ques. How is the current developed in the machine regulated?
Ans. It can be regulated by the introduction of resistance in one or the other of the armature circuits, or by a shifting of the brushes around the commutator.
Ques. Are dynamotors less efficient than motor generators of a similar type?
Ans. No, they are more efficient.
Ques. Why?
Ans. Because they have only one field circuit and at least one bearing less than a motor generator.
A motor generator has at least three bearings, and occasionally, four, where the set consists of two independent machines directly connected together.
Rotary Converters.—An important modification of the dynamotor is the rotary converter. This machine forms, as it were, a link between alternating and direct current systems, being in general a combination of an alternating current motor and a dynamo. 2062
Fig. 2,867.—Skeleton diagram showing wiring of alternator, exciter, transformer and converter. The cut also shows switchboard and connections.
2063 It has practically become a fixture in all large electric railway systems and in other installations where heavy direct currents of constant pressure are required at a considerable distance from the generating plant. In such cases a rotary converter is installed in the sub-station, and being simpler in construction, higher in efficiency, more economical of floor space, and lower in price than a motor generator set consisting of an alternating current motor and a dynamo which might be used in its place, it has almost entirely superseded the latter machine for the class of work mentioned.
Ques. What is the objection to the single phase rotary converter?
Ans. It is not self-starting.
Ques. What feature of operation is inherent in a rotary converter?
Ans. A rotary converter is a "reversible machine."
That is to say, if it be supplied with direct current of the proper voltage at its commutator end, it will run as a direct current motor and deliver alternating current to the collector rings. While this feature is sometimes taken advantage of in starting the converter from rest, the machine is not often used permanently in this way, its commercial application being usually the conversion of alternating currents into direct currents.
Ques. How does a rotary converter operate when driven by direct current?
Ans. The same as a direct current motor, its speed of rotation depending upon the relation existing between the strength of the field and the direct current voltage applied.
If the field be weak with respect to the armature magnetism resulting from the applied voltage, the armature will rotate at a high speed, increasing until the conductors on the armature cut the lines of force in the field so as to develop a voltage which will be equal to that applied. 2064
Again, if the field be strong with respect to the armature magnetism, resulting from the applied voltage, the armature will rotate at a low speed. If, therefore, it be desired to operate the converter in this manner and maintain an alternating current of constant frequency, the speed of rotation must be kept constant by supplying a constant voltage not only to the brushes pressing on the commutator, but also to the terminals of the field winding.
Fig. 2,868.—General Electric synchronous converter with series booster. This type of converter generally consists of an alternator with revolving field mounted on the same shaft as the converter armature. The armature of the alternator, or booster, as it is usually called, is stationary and connected electrically in series between the supply circuit and the collector rings of the synchronous converter. The booster field has the same number of pole as the converter and is generally shunt wound. A change in the booster voltage will correspondingly change the alternating voltage impressed on the converter and this regulation can, of course, be made so as to either increase or decrease the impressed voltage by means of strengthening or weakening the booster field. The voltage variation can be made either non-automatic or automatic, and in the latter case, it becomes necessary to provide a motor operated rheostat controlled by suitable relays, or the booster can be provided with a series field. By means of a booster, it is possible to vary the direct voltage of the converter with a constant alternating supply voltage, and this voltage regulation is obtained without disturbance of the power factor or wave shape of the system. Synchronous converters are frequently installed in connection with Edison systems, where three wire direct current is required. The three wire feature is obtained either by providing extra collector rings and compensator, as with ordinary direct current generators, or also by connecting the neutral wire directly to the neutral point of the secondary winding of step down transformers, if such be furnished.
Ques. How does it operate with alternating current drive?
Ans. The same as a synchronous motor.
Ques. What is the most troublesome part and why? 2065
Ans. The commutator, because of the many pieces of which it is composed and the necessary lines along which it is constructed, its peripheral speed must be kept within reasonable limits.
Ques. What should be the limit of the commutator speed?
Ans. The commutator speed, or tangential speed at the brushes should not exceed 3,000 feet per minute.
Fig. 2,869.—Wiring diagram for General Electric synchronous converter with series booster as illustrated in fig. 2,868.
Ques. Name another limitation necessary for satisfactory operation.
Ans. The pressure between adjacent commutator bars should not exceed eight or ten volts.
If the commutator bars be made narrow in order to obtain the necessary number for the desired voltage with the minimum circumference and therefore low commutator speed, the brushes employed to collect the current are liable to require excessive width in order to provide the proper cross section and yet not cover more than two bars at once. 2066
Ques. How can the commutator speed be kept within reasonable limits, other than by reducing the width of the commutator bars?
Ans. By using alternating current of comparatively low frequency.
For a rotary converter delivering 500 volt direct current, the proper frequency for the alternating current circuit has been found to be 25 cycles per second.
Ques. When a rotary converter is operated in this usual manner on an alternating current circuit, how can the direct current be varied?
Ans. It may be varied (from zero to a maximum) by changing the value of the alternating pressure supplied to the machine, or it may be altered within a limited range by moving the brushes around the commutator, or in a compound wound converter by changing the amount of compounding.
Under ordinary conditions, varying the voltage developed by changing the voltage at the motor end is not practical, hence the voltage developed can be varied only over a limited range. In addition to this, the voltage developed at the direct current end bears always a certain constant proportion to the alternating current voltage applied at the motor end; this is due to the same winding being used both for motor and generator purposes. In all cases the proportion is such that the alternating current voltage is the lower, being in the single phase and in the two phase converters about .707 of the direct current voltage, and in the three phase converter about .612 of the direct current voltage. It is thus seen that whatever value of direct current voltage be desired, the value of the applied alternating current voltage must be lower, requiring in consequence the installation of step down transformers at the sub-station for reducing the line wire voltage to conform to the direct current pressure required.
Ques. What is the efficiency of a rotary converter?
Ans. It may be said to have approximately the same efficiency as that in the average of the same output, although in reality the converter 2067 is a trifle more efficient on account of affording a somewhat shorter average path for the current in the armature, reducing in consequence the resistance loss and the armature reaction.
Ques. May a converter be overloaded more than a dynamo of the same output, and why?
Ans. Yes, because there is usually less resistance loss in the armature of the converter than in the armature of the dynamo.
Fig. 2,870.—Wiring diagram for three wire synchronous converter with delta-Y connected step down transformer with the neutral brought out. It is evident that in this case each transformer secondary receives ⅓ of the neutral current, and if this current be not so small, as compared with the exciting current of the transformer, it will cause an increase in the magnetic density.
Thus, a two phase converter may be overloaded approximately 60 per cent., and a three phase converter may be overloaded about 30 per cent. above their respective outputs if operated as dynamos.
Ques. Describe how a converter is started.
Ans. There are several methods any one of which may be employed, the choice in any given case depending upon which of them may best be followed under the existing conditions. 2068
If it be found advisable to start the converter with direct current, the same connections would be made between the source of the direct current and the armature terminals on the commutator side of the converter as would be the case were a direct current shunt motor of considerable size to be started; this naturally means that a starting rheostat and a circuit breaker will be introduced in the armature circuit.
The shunt field winding alone is used, and this part of the wiring may be made permanent if, as is usually the case, the same source of direct current is used normally for separate field excitation.
Fig. 2,871.—Wiring diagram of three wire synchronous converter with distributed Y secondary. This system eliminates the flux distortion due to the unbalanced direct current in the neutral. Two separate interconnected windings are used for each leg of the Y. The unbalanced neutral current flowing in this system may be compared in action to the effect of a magnetizing current in a transformer. The effect of the main transformer currents in the primary and secondary is balanced with regard to the flux in the transformer core, which depends upon the magnetic current. When a direct current is passed through the transformer, unless the fluxes produced by the same neutralize one another, its effect on the transformer iron varies as the magnetizing current. For example, assume a transformer having a normal ampere capacity of 100 and, approximately, 6 amperes magnetizing current, and assume that three such transformers are used with Y connected secondaries for operating a synchronous converter connected to a three wire Edison system. Allowing 25 per cent. unbalancing, the current will divide equally among the three legs giving 8.33 amperes per leg, which is more than the normal magnetizing current. The loss due to this current is, however, inappreciable, but the increased core losses may be considerable. If a distributed winding be used, the direct current flows in the opposite direction, around the halves of each core thus entirely neutralizing the flux distortion. Whether the straight Y connection is to be used is merely a question of balancing the increased core loss of the straight Y connection against the increased copper loss and the greater cost of the interconnected Y system. The straight Y connection is much simpler, and it would be quite permissible to use it for transformers of small capacities where the direct current circulating in the neutral is less than 30 per cent. of the rated transformer current.
The direct current may be derived from a storage battery, from a separate converter, or from a motor generator set installed in the sub-station for the purpose.
An adjustable rheostat will, of course, be connected in the field circuit for regulation. Before starting the converter, however, it is necessary to do certain wiring between the terminals on the collector side of the machine and the alternating current supply wires, in order that the change over from direct current motive power to alternating current motive power may be made when the proper phase relations are established between the alternating current in the supply wires and the alternating current in the armature winding of the converter.
In order that proper phase relations exist, the armature of the converter must rotate at such a speed that each coil thereon passes its proper reversal point at the same time as the alternating current reverses in the supply wires. This speed may be calculated by doubling the frequency of the supply current and then dividing by the number of pole pieces on the converter, but a far more accurate method of judging when the converter is in step or in synchronism with the supply current consists in employing incandescent lamps as shown in fig. 2,872.
Ques. How is a polyphase converter started with alternating current?
Ans. This may be done by applying the alternating pressure directly to the collector rings while the armature is at rest. There need be no field excitation; in fact the field windings on the separate pole pieces should be disconnected from each other before the alternating voltage is applied to the armature, else a high voltage will be induced in the field windings which may prove injurious to their insulation. The passage of the alternating current through the armature winding produces a magnetic field that rotates about the armature core, and induces in the pole pieces eddy currents, which, reacting on the armature, exert a sufficient torque to start the converter from rest and cause it to speed up to synchronism.
Ques. How much alternating current is required to start a polyphase converter?
Ans. About 100 per cent. more than that required for full load. 2070
Ques. How may this starting current be reduced?
Ans. Transformers may be switched into circuit temporarily to reduce the line wire voltage until the speed become normal.
Fig. 2,872.—Wiring diagram showing arrangement of incandescent lamps for determining the proper phase relations in starting a rotary converter. The alternating current side of a three phase converter is shown at C. The three brushes, D, T and G pressing on its collector rings are joined in order to the three single pole switches H, L and B which can be made to connect with the respective wires M, R, and V, of the alternating current supply circuit. Across one of the outside switches, H, for example, a number of incandescent lamps are joined in series as indicated at E, while the three pole switch (not shown) in the main circuit, between the alternator and the single pole switches is open. If then the main switch just mentioned and the middle switch L be both closed, and the armature of the alternator be brought up to normal speed by running it as a direct current motor, the lamps at E will light up and darken in rapid succession; the lighting and darkening of the lamps will continue until, by a proper adjustment of the speed, the correct phase relations be established between the alternating current in the supply circuit and the alternating current developed in the armature of the converter. As this condition is approached, the intervals between the successive lighting up and darkening of the lamps will increase until they remain perfectly dark. There is then no difference of pressure between the supply circuit M R V and the rotary converter armature circuit, so the source of the direct current may at that instant be disconnected from the machine, and the switches H and B, closed. If the change over has been accomplished before the phase relations of the two circuits differed, the converter will at once conform itself to the supply circuit and run thereon as a synchronous motor without further trouble. The opening of the direct current circuit and the closing of the alternating current supply circuit may be done by hand, but preferably by employing a device that will automatically trip the circuit breaker in the direct current circuit at the instant the switches in the alternating current circuit are closed.
In conjunction with this method, the method of synchronizing shown in fig. 2,872 may be used, thus, in starting, there is an alternating current between the brushes which pulsates very rapidly, but when 2071 synchronism is approached, the pulsations become less rapid until finally with the converter in step with the alternator the pulsations entirely disappear.
The light given by the lamps thus connected indicates accurately the condition of affairs at any one time, varying from a rapidly fluctuating light at the beginning to one of constant brilliancy at synchronism.
Fig. 2,873.—Diagram of motor converter. This machine which is only to be used for converting from alternating to direct current, consists of an ordinary induction motor with phase wound armature, and a dynamo. The revolving parts of both machines are mounted on the same shaft and from the figure it is seen that the armature of the motor and the armature of the dynamo are also electrically connected. The motor converter is a synchronous machine, but the dynamo receives the current from the armature of the motor at a frequency much reduced from that impressed upon the field winding of the motor. Assuming that the motor and the converter have the same number of pole, the motor will rotate at a speed corresponding to one-half the frequency of the supply circuit. The motor will operate half as a motor and half as a transformer, and the converter, half as a dynamo and half as a synchronous converter, in that one-half of the electrical energy supplied to the motor will be converted into mechanical power for driving the converter, while the other one-half is transferred to the secondary motor windings and thereby to the converter armature in the form of electrical power. The capacity of the motor is theoretically only half what it would be if it were to convert the whole of the electrical energy into mechanical power because the rating depends upon the speed of the rotating field and not on that of the rotor. If the two machines have a different number of pole, or are connected to run at different speeds, the division of power is at a different but constant ratio. The machine starts up as an ordinary polyphase induction motor and the field of the converter is built up as though it were an ordinary dynamo. Motor converters are occasionally used on high frequency systems, as their commutating component is of half frequency, and thus permits better commutator design than a high frequency converter. The advantage of this type of machine is that for phase control it requires no extra reactive coils, the motor itself having sufficient reactance. It is, however, larger than standard converters, but smaller than motor generators, as half the power is converted in each machine. Its efficiency is less than for synchronous converters, and the danger of reaching double speed in case of a short circuit on the direct current side is very great. It has been used abroad to some extent for 60 cycle work, in preference to synchronous converters, but with the present reliable design of 60 cycle converters, and the general use of 25 cycles, where severe service conditions are met, as in railroading, motor converters should not be recommended.
2072 Ques. If the armature of the starting motor have a starting resistance, how must this be connected?
Ans. It should be connected in series with the armature inductors before the alternating voltage is applied.
As the motor increases in speed, the starting resistance is gradually short circuited until it is entirely cut out of circuit.
Fig. 2,874.—Sectional view of General Electric vertical synchronous converter. In this construction, the field frame carrying the poles is mounted on cast iron pedestals and is split vertically. This allows the two halves of the frame to be separated for inspection or repairs of the armature. The armature, including commutator and collector rings, is mounted on a vertical stationary shaft, which is rigidly supported from the foundation. The thrust of the armature is carried on a roller bearing attached to the top of the shaft and upper side of the armature spider. The under side of the lower plate of the roller bearing is made spherical and fits into a corresponding spherical cup on the end of the shaft, making the bearing self aligning. The armature spider has a babbitted sleeve along the fit of the vertical shaft, which acts as a guide bearing and has to take only the thrust due to the unbalancing effect of the rotating parts. A circulating pump furnishes oil to the roller bearing, the oil draining off through the guide bearing. A marked advantage of this type of construction is the accessibility of the commutator for adjustment of the brushes, etc., as there is no pit or pedestal bearing to interfere.
NOTE.—Some converters are provided with a small induction motor for starting mounted on an iron bracket cast in the converter frame, and whose shaft is keyed to that of the converter. Allowing for a certain amount of slip in the induction motor, the field of this machine must possess a less number of magnet poles than the converter in order to enable the latter machine to be brought to full synchronism. To start the induction motor, it is simply necessary to apply to its field terminals the proper alternating voltage. The bracket, and therefore the motor, is usually mounted outside the armature bearing on the collector side of the converter. 2073
Fig. 2,875.—Resistance measurement by "drop" method. The circuit whose resistance is to be measured, is connected in series with an ammeter and an adjustable resistance to vary the flow of current. A voltmeter is connected directly across the terminals of the resistance to be measured, as shown in the figure. According to Ohm's law I = E ÷ R, from which, R = E ÷ I. If then the current flowing in the circuit through the unknown resistance be measured, and also the drop or difference of pressure, the resistance can be calculated by above formula. In order to secure accurate determination of the resistance such value of current must be used as will give large deflections of the needle on the instruments employed. A number of independent readings should be taken with some variation of the current and necessarily a corresponding variation in voltage. The resistance should then be figured from each set of readings and the average of all readings taken for the correct resistance. Great care must be taken, however, in the readings, and the instruments must be fairly accurate. For example, suppose that the combined instrument error and the error of the reading in the voltmeter should be 1 per cent., the reading being high, while the corresponding error of the ammeter is 1 per cent. low. This would cause an error of approximately 2 per cent. in the reading of the resistance. In making careful measurements of the resistance, it is also necessary to determine the temperature of the resistance being measured, as the resistance of copper increases approximately .4 of 1 per cent. for each degree rise in temperature. Use is made of this fact for determining the increase in temperature of a piece of apparatus when operating under load. The resistance of the apparatus at some known temperature is measured, this being called the cold resistance of the apparatus. At the end of the temperature test the hot resistance is taken. Assume the resistance has increased by 15 per cent. This would indicate a rise in temperature of 37½ degrees above the original or cold temperature of the apparatus. Suppose then that in measuring the cold resistance, results are obtained which are 2 per cent. low, and that in measuring the hot resistance, there be 2 per cent. error in the opposite direction. This would mean that a total error of 4 per cent. had been made in the difference between the hot and cold resistances, or an error of 10 degrees. The correct rise in temperature is, therefore, about 27½ instead of 37½ degrees. In other words, an error of 2 per cent. in measuring each resistance has caused an error of approximately 36½ per cent. in the measurement of the rise in temperature. The constant .4 which has been used above is only approximate and should not be used for exact work. For detail instructions of making calculations of resistance and temperature, see "Standardization Rules of the A.I.E.E."
Ques. Describe the usual wiring for the installation of a rotary converter in a sub-station.
Ans. Commencing at the entrance of the high pressure cables, first there is the wiring for the lightning arresters, then for the connection in circuit of the high tension switching devices, from which the conductors are led to bus bars, and thence to the step down transformers. 2074
Figs. 2,876 to 2,879.—How to connect instruments for power measurement. There are several ways of connecting an ammeter, voltmeter and wattmeter in the circuit for the measurement of power. A few of the methods are discussed below. With some of the connections it is necessary to correct the readings of the wattmeter for the losses in the coil, or coils, of the wattmeter, or for losses in ammeter or voltmeter. This is necessary since the instruments may be so connected that the wattmeter not only measures the load but includes in its indications some of the instrument losses. If the load measured be small, or considerable accuracy is required, these instrument losses may be calculated as follows: Loss in pressure coils is E2 ÷ R, in which E is the voltage at the terminals of the pressure coil and R is the resistance. Loss in current coil is I2 R in which I is the current flowing and R the resistance of the current coil. In general let Ev = voltage across terminals of the voltmeter; Ew = voltage across the terminals of the pressure coil of the wattmeter; Iw = current through current coil of wattmeter; Ia = current through current coil of ammeter; Rv = resistance of pressure coil of voltmeter; Rw = resistance of pressure coil of wattmeter; R1w = resistance of current coil of wattmeter; Ra = resistance of current coil of ammeter. Then the losses in the various coils will be as follows: E2v ÷ Rv = loss in pressure coil of voltmeter. E2w ÷ Rw = loss in pressure coil of wattmeter. I2w ÷ Rv = loss in current coil of wattmeter. I2aRa = loss in current coil of ammeter. If connection be made as in fig. 2,876, the correct power of the circuit will be the wattmeter reading W-(E2v ÷ Rv + E2w ÷ Rw) in which Ev = Ew. In fig. 2,877, the power is W-E2w ÷ Rw. In fig. 2,878, the power is W-I2wR1w, or the correct power is the wattmeter reading minus the loss in the current coil of the wattmeter. In fig. 2,879, the power is W-(E2w ÷ Rw + I2aRa)· The usual method of connection is either as in fig. 2,876 or fig. 2,877. In either case the current reading is that of the load plus the currents in the pressure coils of the voltmeter and wattmeter. Unless the current being measured, however, is very small, or extreme accuracy is desired, it is unnecessary to correct ammeter readings. In fig. 2,877 a small error is introduced due to the fact that the actual voltage applied to the load is that given by the voltmeter minus the small drop in voltage through the current coil of the wattmeter. If an accurate measure of the current in connection with the power consumed by the load be required, the connections shown in fig. 2,879 are used, and if extreme accuracy is required, the wattmeter reading is reduced by the losses in the ammeter and in the pressure coil of the wattmeter. The loss in the pressure coil of a wattmeter or voltmeter may be as high as 12 or 15 watts at 220 volts. The loss in the current coil of a wattmeter with 10 amperes flowing may be 6 or 8 watts. It can be easily seen that if the core or copper losses of small transformers are being measured, it is quite necessary to correct the wattmeter readings, for the instrument losses. In measuring the losses of a 25 or 50 H.P. induction motor, the instrument losses may be neglected. A careful study of the above will show when it becomes necessary to correct for instrument losses and the method of making these corrections. Connections are seldom used which make it necessary to correct for the losses in the current coils of either ammeter or wattmeter, as the losses vary with the change in the current. On the other hand, the voltages generally used are fairly constant at 110 or 220, and when the losses of the pressure coils at these voltages have once been calculated, the necessary instrument correction can be readily made.
On a three phase system the transformers should be joined in delta connection, as a considerable advantage is thereby gained over the star connection, in that should one of the transformers become defective, the remaining two will carry the load without change except more or less additional heating. Between the transformers and rotary converter the circuits should be as short and simple as possible, switches, fuses, and other instruments being entirely excluded. The direct current from the converter is led to the direct current switchboard, and from there distributed to the feeder circuits.
| Power factor | True watts | Error | Error of indication in per cent of true value |
| 1. | 1,000 | .3 | 0.03 |
| .9 | 900 | 7.6 | 0.85 |
| .8 | 800 | 10.5 | 1.31 |
| .7 | 700 | 12.5 | 1.78 |
| .6 | 600 | 13.9 | 2.32 |
| .5 | 500 | 15.1 | 3.02 |
| .4 | 400 | 15.9 | 3.98 |
| .3 | 300 | 16.6 | 5.54 |
| .2 | 200 | 17.1 | 8.55 |
| .1 | 100 | 17.3 | 17.30 |
NOTE.—In the iron vane type instrument when used as a wattmeter, the current of the series coil always remains in perfect phase with the current of the circuit, provided series transformers are not introduced. The error, then, is entirely due to the lag of the current in the pressure coil, and this error in high power factor is exceedingly small, increasing as the power factor decreases. In the above table it should be noted that the value of the error as distinguished from the per cent. of error, instead of indefinitely increasing as the power factor diminishes, rapidly attains a maximum value which is less than 2 per cent. of the power delivered under the same current and without inductance. It should also be noted that the above tabulation is on the assumption of a lag of 1 degree in the pressure coil. The actual lag in Wagner instruments for instance, is approximately .085 of a degree, and the error due to the lag of the pressure coil in Wagner instruments is, therefore, proportionally reduced from the figures shown in the above tabulation. 2076
Ques. In large sub-stations containing several rotary converters how are they operated?
Ans. Frequently they are installed to receive their respective currents from the same set of bus bars; that is, they may be operated as alternating current motors in parallel. They are also frequently operated independently from single bus bars, but very seldom in series with each other.
Fig. 2,880.—Single phase motor test. In this method of measuring the input of a single phase motor of any type, the ammeter, voltmeter and wattmeter are connected as shown in the illustration. The ammeter measures the current flowing through the motor, the voltmeter, the pressure across the terminals of the motor, and the wattmeter the total power which flows through the motor circuit. With the connections as shown, the wattmeter would also measure the slight losses in the voltmeter and the pressure coil of the wattmeter, but for motors of ¼ H.P. and larger, this loss is so small that it may be neglected. The power factor may be calculated by dividing the true watts as indicated by the wattmeter, by the product of the volts and amperes.
Ques. How may the direct current circuit be connected?
Ans. In parallel.
NOTE.—In motor testing, by the methods illustrated in the accompanying cuts, it is assumed that the motor is loaded in the ordinary way by belting or direct connecting the motor to some form of load, and that the object is to determine whether the motor is over or under loaded, and approximately what per cent. of full load it is carrying. All commercial motors have name plates, giving the rating of the motor and the full load current in amperes. Hence the per cent. of load carried can be determined approximately by measuring the current input and the voltage. If an efficiency test of the apparatus be required, it becomes necessary to use some form of absorption by dynamometer, such as a Prony or other form of brake. The output of the motor can then be determined from the brake readings. The scope of the present treatment is, however, too limited to go into the subject of different methods of measuring the output of the apparatus, and is confined rather to methods of measuring current input, voltage, and watts. The accuracy of all tests is obviously dependent upon the accuracy of the instruments employed. Before accepting the result obtained by any test, especially under light or no load, correction should be made for wattmeter error. See table of wattmeter error on page 2,075. 2077
Fig. 2,881.—Three phase motor test; voltmeter and ammeter method. If it be desired to determine the approximate load on a three phase motor, this may be done by means of the connections as shown in the figure, and the current through one of the three lines and the voltage across the phase measured. If the voltage be approximately the rated voltage of the motor and the amperes the rated current of the motor (as noted on the name plate) it may be assumed that the motor is carrying approximately full load. If, on the other hand, the amperes show much in excess of full load rating, the motor is carrying an overload. The heat generated in the copper varies as the square of the current. That generated in the iron varies anywhere from the 1.6 power, to the square. This method is very convenient if a wattmeter be not available, although, it is, of course, of no value for the determination of the efficiency or power factor of the apparatus. This method gives fairly accurate results, providing the load on the three phases of the motor be fairly well balanced. If there be much difference, however, in the voltage of the three phases, the ammeter should be switched from one circuit to another, and the current measured in each phase. If the motor be very lightly loaded and the voltage of the different phases vary by 2 or 3 per cent., the current in the three legs of the circuit will vary 20 to 30 per cent.
Ques. What provision should be made against interruption of service in sub-stations?
Ans. There should be one reserve rotary converter to every three or four converters actually required.
Ques. Why does a rotary converter operate with greater efficiency, and require less attention than does a dynamo of the same output?
Ans. There is less friction, and less armature resistance, the latter because the alternating current at certain portions of each revolution passes directly to the commutator bars without 2078 traversing the entire armature winding as it does in a dynamo; there is no distortion of the field and consequently no sparking, or shifting of the brushes, since the armature reaction resulting from the current fed into the machine and that due to the current generated in the armature completely neutralizes each other.
Fig. 2,882.—Three phase motor test by the two wattmeter method. If an accurate test of a three phase motor be required, it is necessary to use the method here indicated. Assume the motor to be loaded with a brake so that its output can be determined. This method gives correct results even with considerable unbalancing in the voltages of the three phases. With the connections as shown, the sum of the two wattmeter readings gives the total power in the circuit. Neither meter by itself measures the power in any one of the three phases. In fact, with light load one of the meters will probably give a negative reading, and it will then be necessary to either reverse its current or pressure leads in order that the deflection may be noted. In such cases the algebraic sums of the two readings must be taken. In, other words, if one read plus 500 watts and the other, minus 300 watts, the total power in the circuit will be 500 minus 300, or 200 watts. As the load comes on, the readings of the instrument which gave the negative deflection will decrease until the reading drops to zero, and it will then be necessary to again reverse the pressure leads on this wattmeter. Thereafter the readings of both instruments will be positive, and the numerical sum of the two should be taken as the measurement of the load. If one set of the instruments be removed from the circuit, the reading of the remaining wattmeter will have no meaning. As stated above, it will not indicate the power under these conditions in any one phase of the circuit. The power factor is obtained by dividing the actual watts input by the product of the average of the voltmeter readings × the average of the ampere readings × 1.73.
What electrical difficulty is experienced with a rotary converter?
Ans. Regulation of the direct current voltage. 2079
Ques. How is this done?
Ans. It can be maintained constant only by preserving uniform conditions of inductance in the alternating current circuit, and uniform conditions in the alternator.
While changes in either of these may be compensated to a certain extent by adjustment of the field strength of the converter, they cannot be entirely neutralized in this manner; it is therefore necessary that both the line circuit and the alternator be given attention if the best results are to be obtained from the converter.
Ques. What mechanical difficulty is experienced with rotary converters?
Ans. Hunting.
Ques. What is the cause of this?
Ans. It is due to a variation in frequency.
The inertia of the converter armature tends to maintain a constant speed; variations in the frequency of the supply circuit will cause a displacement of phase between the current in the armature and that in the line wires, which displacement, however, the synchronizing current strives to decrease. The synchronizing current, although beneficial in remedying the trouble after it occurs, exerts but little effort in preventing it, and many attempts have been made to devise a plan to eliminate this trouble.
NOTE.—Three phase motor test; polyphase wattmeter method. This is identical with the test of fig. 2,882, except that the wattmeter itself combines the movement of the two wattmeters. Otherwise the method of making the measurements is identical. If the power factor be known to be less than 50 per cent., connect one movement so as to give a positive deflection; then disconnect movement one and connect movement two so as to give a positive deflection. Then reverse either the pressure or current leads of the movement, giving the smaller deflection, leaving the remaining movement with the original connections. The readings now obtained will be the correct total watts delivered to the motor. If the power factor be known to be over 50 per cent., the same methods should be employed, except that both movements should be independently connected to give positive readings. An unloaded induction motor has a power factor of less than 50 per cent., and may, therefore, be used as above for determining the correct connections. For a better understanding of the reasons for the above method of procedure, the explanation of the two wattmeter method, fig. 2,882, should be read. The power factor may be calculated as explained under fig. 2,882. Connect as shown in fig 2,882. The following check on connection may be made. Let the polyphase induction motor run idle, that is, with no load. The motor will then operate with a power factor less than 50 per cent. The polyphase meter should give a positive indication, but if each movement be tried separately one will be found to give a negative reading, the other movement will give a positive reading. This can be done by disconnecting one of the pressure leads from the binding post of one movement. When the power factor is above 50 per cent. then both movements will give positive deflection.
2080 Ques. What are the methods employed to prevent hunting?
Ans. 1, the employment of a strongly magnetized field relative to that developed by the armature; 2, a heavy flywheel effect in the converter; 3, the increasing of the inductance of the armature by sinking the windings thereon in deep slots in the core, the slots being provided with extended heads; and 4, the employment of damping devices or amortisseur winding on the pole pieces of the converter.
Fig. 2,883.—Three phase motor test; one wattmeter method. This method is equivalent to the two wattmeter method with the following difference. A single voltmeter (as shown above) with a switch, A, can be used to connect the voltmeter across either one of the two phases. Three switches, B, C and D, are employed for changing the connection of the ammeter and wattmeter in either one of the two lines. With the switches B and D in the position shown, the ammeter and wattmeter series coils are connected in the left hand line. The switch C must be closed under these conditions in order to have the middle line closed. Another reading should then be taken before any change of load has occurred, with switch A thrown to the right, switch B closed, switch D thrown to the right and switch C opened. The ammeter and the current coil of the wattmeter will then be connected to the middle line of the motor. In order to prevent any interruption of the circuit, the switches B, D and C should be operated in the order given above. With very light load on the motor the wattmeter will probably give a negative deflection in one phase or the other, and it will be necessary to reverse its connections before taking the readings. For this purpose a double pole, double throw switch is sometimes inserted in the circuit of the pressure coil of the wattmeter so that the indications can be reversed without disturbing any of the connections. It is suggested, before undertaking this test, that the instructions for test by the two wattmeter and by the polyphase wattmeter methods be read.
2081 Ques. What method is the best?
Ans. The damping method.
The devices employed for the purpose are usually copper shields placed between or around the pole pieces, although in some converters the copper is embedded in the poles, and in others it is made simply to surround a portion of the pole tips.
In any case its action is as follows: The armature rotating at a variable speed has a field developed therein which is assumed to be also rotating at a variable speed; the magnetism of this rotary field induces currents in the copper which, however, react on the armature and oppose any tendency toward a further shifting of the magnetism in the armature and therefore prevent the development of additional currents in the copper. Since copper is of low resistance, the induced currents are sufficient in strength to thus dampen any tendency toward phase displacement, and so exert a steadying influence upon the installation as a whole.
Fig. 2,884.—Three phase motor, one wattmeter and Y box method. This method is of service, only, provided the voltages of the three phases are the same. A slight variation of the voltage of the different phases may cause a very large error in the readings of the wattmeter, and inasmuch as the voltage of all commercial three phase circuits is more or less unbalanced, this method is not to be recommended for motor testing. With balanced voltage in all three phases, the power is that indicated by the wattmeter, multiplied by three. Power factor may be calculated as before.
Electrical Measuring Instruments.—In the manufacture of most measuring instruments, the graduations of the scale are made at the 2082 factory, by comparing the deflections of the pointer with voltages as measured on standard apparatus. The voltmeters in most common use have capacities of 5, 15, 75, 150, 300, 500 and 750 volts each, although in the measurement of very low resistances such as those of armatures, heavy cables, or bus bars, voltmeters having capacities as low as .02 volt are employed.
Fig. 2,885.—Test of three phase motor with neutral brought out; single wattmeter method. Some star connected motors have the connection brought out from the neutral of the winding. In this case the circuit may be connected, as here shown. The voltmeter now measures voltage between the neutral and one of the lines, and the wattmeter the power in one of the three phases of the motor. Therefore, the total power taken by the motor will be three times the wattmeter readings. By this method, just as accurate results can be obtained as with the two wattmeter method. The power factor will be the indicated watts divided by the product of the indicated amperes and volts.
The difference between the design of direct current voltmeters of different capacities lies simply in the high resistance joined in series with the fine wire coil. This resistance is usually about 100 ohms per volt capacity of the meter, and is composed of fine silk covered copper wire wound non-inductively on a wooden spool.
In the operation of an instrument, if the pointer when deflected do not readily come to a position of rest owing to friction in the 2083 moving parts, it may be aided in this respect by gently tapping the case of the instrument with the hand; this will often enable the obstruction, if not of a serious nature, to be overcome and an accurate reading to be obtained.
Fig. 2,886.—Temperature test of a large three phase induction motor. Temperature tests are usually made on small induction motors by belting the motor to a generator and loading the generator with a lamp bank or resistance until the motor input is equal to the full load. If, however, the motor be of considerable size, such that the cost of power becomes a considerable item in the cost of testing, the method here shown may be employed. For this purpose, however, two motors, preferably of the same size and type, are required. One is driven as a motor and runs slightly below synchronism, due to its slip when operating with load. This motor is belted to a second machine. If the pulley of the second machine be smaller than the pulley of the first machine, the second machine will then operate as an induction generator, and will return to the line as much power as the first motor draws from the line, less the losses of the second machine. By properly selecting the ratio of pulleys, the first machine can be caused to draw full load current and full load energy from the line. In this way, the total energy consumed is equivalent to the total of the losses of both machines, which is approximately twice the losses of a single machine. The figure shows the connection of the wattmeters, without necessary switches, for reading the total energy by two wattmeter method. Detailed connection of the wattmeter is shown in fig. 2,883. It is usual, in making temperature tests, to insert one or more thermometers in what is supposed to be the hottest part of the winding, one on the surface of the laminae and one in the air duct between the iron laminae. The test should be continued until the difference in temperature between any part of the motor and the air reaches a steady value. The motor should then be stopped and the temperature of the armature also measured. For the method of testing wound armature type induction motors of very large size, see fig. 2,890. For the approved way of taking temperature readings and interpreting results, see the "Standardization Rules of the A.I.E.E."
Ques. Describe a two scale voltmeter.
Ans. In this type of instrument, one scale is for low voltage 2084 readings and the other for high voltage readings; on these scales the values of the graduations for low voltages are usually marked with red figures, while those for high voltages are marked with black figures. A voltmeter carrying two scales must also contain two resistances in place of one; a terminal from each of these coils must be connected with a separate binding post, but the remaining terminal of each resistance is joined to a wire which connects through the fine wire coil with the third binding post of the meter. The two first mentioned binding posts are usually mounted at the left hand side of the meter and the last mentioned binding post and key at the right hand side.
Fig. 2,887.—Alternator excitation or magnetization curve test. The object of this test is to determine the change of the armature voltage due to the variation of the field current when the external circuit is kept open. As here shown, the field circuit is connected with an ammeter and an adjustable resistance in series with a direct current source of supply. The adjustable resistance is varied, and readings of the voltmeter across the armature, and of the ammeter, are recorded. The speed of the generator must be kept constant, preferably at the speed which is given on the name plate. The excitation or magnetization curve of the machine is obtained by plotting the current and the voltage.
The resistance corresponding to the high reading scale is composed of copper wire having the same diameter as that constituting the resistance for the low reading scale, but as the capacity of the former scale is generally a whole number of times greater than that of the latter scale, the resistances for the two must bear the same proportion. 2085
Fig. 2,888.—Three phase alternator synchronous impedance test. In determining the regulation of an alternator, it is necessary to obtain what is called the synchronous impedance of the machine. To obtain this, the field is connected, as shown above. Voltmeters are removed and the armature short circuited with the ammeters in circuit. The field current is then varied, the armature driven at synchronous speed, and the armature current measured by the ammeters in circuit. The relation between field and armature amperes are then plotted. The combination of the results of this test, with those obtained from the test shown in fig. 2,887, are used in the determination of the regulation of an alternator. Engineers differ widely in the application of the above to the determination of regulation, and employ many empirical formulae and constants for different lines of design.
Ques. How is a two scale voltmeter connected?
Ans. In the connection of a two scale voltmeter in circuit, the single binding post is always employed regardless of which scale is desired. If, then, the voltage be such that it may be measured on the low reading scale, the other binding post employed is that connected to the lower of the two resistances contained within; if, however, the pressure be higher than those recorded on the low reading scale, the binding post connected to the higher of the two resistances contained within is used.
NOTE.—Three phase alternator load test. By means of the connection shown in fig. 2,888, readings of armature current and field amperes can be obtained with any desired load. The field current can be varied also so as to maintain constant armature voltage irrespective of load; or the field current may be kept constant and the armature voltage allowed to vary as the load increases. The connections may also be used to make a temperature test on the alternator by loading it with an artificial load. In some cases after the alternator is installed the connection may be used to make a temperature test, using the actual commercial load the alternator is furnishing. 2086
Inasmuch as the capacities of the scales are usually marked on or near the corresponding binding posts, there will generally be no difficulty in selecting the proper one of the two left hand binding posts.
Fig. 2,889.—Three phase alternator or synchronous motor temperature test. In this test two alternators or synchronous motors of same size and type are used, and are belted together, one to be driven as a synchronous motor and the other as an alternator. The method employed is to synchronize the synchronous motor with the alternator or alternators on the three phase circuit, and then connect to the line by means of a three pole single throw switch. The alternator is then similarly synchronized with the alternator of the three phase circuit and thrown onto the line. By varying the field of the alternator it can be made to carry approximately full load, and the motor will then be also approximately fully loaded. The usual method is to have the motor carry slightly in excess of full load, and the alternator slightly less than full load. Under these conditions the motor will run a little warmer than it should with normal load, while the alternator will run slightly cooler. Temperature measurements are made in the same way as discussed under three phase motors. The necessary ammeters, voltmeters and wattmeters for adjusting the loads on the motors and generator are shown in above figure. If pulleys be of sufficient size to transmit the full load, with, say one per cent. slip, the pulley on the motor should be one per cent. larger in diameter than the pulley on the alternator, so as to enable the alternator to remain in synchronism and at the same time deliver power to the circuit. With very large machines under test, it is inadvisable to use the above method as it is sometimes difficult to so adjust the pulleys and belt tension that the belt slip will be just right to make up for the difference in diameter of the pulleys, and very violent flapping of the belt results. To meet such cases, various other methods have been devised. One which gives consistent results is shown in fig. 2,890.
2087 Ques. How is a two scale voltmeter connected when the binding posts are not marked?
Ans. If only an approximate idea is possessed of the voltage to be measured, it is always advisable to connect to the binding post corresponding to the high reading scale of the meter in order to determine if the measurement may not be made safely and more accurately on the low reading scale. In any case, some knowledge must be had of the voltage at hand, else the high reading portion of the instrument may be endangered.
Fig. 2,890.—Three phase alternator or synchronous motor temperature test. Supply the field with normal field current. The armature is connected in open delta as illustrated, and full load current sent through it from an external source of direct current, care being taken to ground one terminal of the dynamo so as to avoid danger of shock due to the voltage on the armature winding. The field is then driven at synchronous speed. If the armature be designed to be connected star for 2,300 volts, the voltage generated in each leg of the delta will be 1,330 volts, and unless one leg of the dynamo were grounded, the tester might receive a severe shock by coming in contact with the direct current circuit. The insulation of the dynamo would also be subjected to abnormal strain unless one terminal were grounded. By the above method the field is subjected to its full copper loss and the armature to full copper loss and core loss. Temperature readings are taken as per standardization rules of the A.I.E.E. This method may also be used with satisfactory results on large three phase motors of the wound rotor type. If the alternator pressure be above 600 volts, a pressure transformer should be used in connection with the voltmeter.
Too much care cannot be taken to observe these precautions whenever the voltmeter is used, for the burning out or charring of the insulation either in the fine wire coil or in the high resistance of 2088 the meter by an excessive current, is one of the most serious accidents that can befall the instrument.
If a voltmeter has been subjected to a voltage higher than that for which it was designed, yet not sufficiently high to injure the insulation, but high enough to cause the pointer to pass rapidly over the entire scale, damage has been done in another way. The pointer being forced against the side of the case in this manner, bends it more or less and so introduces an error in the readings that are afterward taken.
The same damage will be done if the meter be connected in circuit so the current does not pass through it in the proper direction, although in this case the pointer is not liable to be bent so much as when it is forced to the opposite side of the meter by an abnormal current, since then it has gained considerable momentum which causes a severer impact. The extent of the damage may be ascertained by noting how far away from the zero mark the pointer lies when no current is passing through the instrument. If this distance be more than two-tenths of a division, the metal case enclosing the working part should be removed and the pointer straightened by the careful use of a pair of pinchers.
Fig. 2,891.—Direct motor or dynamo magnetization test. The object of this test is to determine the variation of armature voltage without load, with the current flowing through the field circuit. The armature should be driven at normal speed. The adjustment resistance in the field circuit is varied and the voltage across the armature measured. The curve obtained by plotting these two figures is usually called magnetization curve of the dynamo. It is usual to start with the higher resistance in the field circuit so that very small current flows, gradually increasing this current by cutting out the field resistance. When the highest no load voltage required is reached, the field current is then diminished, and what is called the descending (as opposed to the ascending) magnetization curves are obtained. The difference in the two curves is due to the lag of the magnetization behind the magnetizing current, and is caused by the hysteresis of the iron of the armature core.
2089 Ques. What should be noted with respect to location of instruments?
Ans. If they be placed near conductors carrying large currents, the magnetic field developed thereby will produce a change in the magnetism of the instruments and so introduce an error in the readings.
Fig. 2,892.—Shunt dynamo external characteristic test. The external characteristic of a shunt dynamo is a curve showing the relation between the current and voltage of the external circuit. This is obtained by the connection as here shown. The shunt field is so adjusted that the machine gives normal voltage when the external circuit is open. The field current is then maintained constant and the external current varied by varying the resistance in the circuit. By plotting voltage along the vertical, against the corresponding amperes represented along the horizontal, the external characteristic is obtained.
Ques. How should portable instruments be wired?
Ans. The wires must be firmly secured to the supports on which they rest, so as to reduce the possibility of their being pulled by accident, and so causing the instruments to fall.
A fall or a rough handling of the meter at once shows its effect on the readings, for as much harm is done as would result from a similar treatment of a watch. 2090
The hardened steel pivots used in all high grade voltmeters are ground and polished with extreme care so as to secure and maintain a high degree of sensitiveness. The jewels on which the moving parts revolve are of sapphire, and they too must necessarily be made with skill and carefulness; if, therefore, the jewels become cracked and the pivots dulled by careless handling, the meter at once becomes useless as a measuring instrument.
Ques. How should readings be taken?
Ans. The deflection of the pointer should be read to tenths of a division; this can be done with considerable accuracy, especially after a little practice.
Fig. 2,893.—Load and speed test of direct current shunt motor. The object of this test is to maintain the voltage applied to the motor constant, and to vary the load by means of a brake and find the corresponding variation in speed of the machine and the current drawn from the circuit. If the motor be a constant speed motor, the field resistance is maintained constant. The above indicates the method of connecting instruments for the test alone; for starting the machine the ordinary starting box, should, of course, be inserted.
For very accurate results, a temperature correction should be applied to compensate the effect which the temperature of the atmosphere has upon the resistance of the meter when measurements are being taken. In ordinary station practice the temperature correction is negligible, being for resistance corresponding to the high scale in 2091 first class meters, less than one-quarter of 1 per cent. for a range of 35 degrees above or 35 degrees below 70 degrees Fahrenheit.
Ques. What attachment is sometimes provided on station voltmeters used for constant pressure service?
Ans. A normal index.
Fig. 2,894.—Temperature test of direct current motor or dynamo; loading back method. In making temperature tests on a small dynamo it is usual to drive the dynamo with a motor and load the dynamo by means of a lamp bank or resistance, the voltage across the dynamo being maintained constant, and the current through the external circuit adjusted to full load value. The temperatures are then recorded, and when they reach a constant value above the temperature of the atmosphere, the test is discontinued. Similarly, in making a test on a small motor, the motor is loaded with a dynamo and the load increased until the input current reaches the normal full load value of the motor, the test being conducted as for a small dynamo. When, however, the apparatus, either motor or dynamo, reaches a certain size, it becomes necessary, in order to economize energy, to use what is called the loading back method, as here illustrated. The motor is started in the usual way, with the dynamo belted to it, the circuit of the dynamo being open. The field of the dynamo is then adjusted so that the dynamo voltage is equal to that of the line. The dynamo is then connected to the circuit and its field resistance varied until it carries normal full load current. Under these conditions, if the motor and dynamo be of the same size and type, the motor will carry slightly in excess of full load, the difference being approximately twice the losses of the machines. Under these conditions the total power drawn from the line is equal to twice the loss of either machine. Temperature readings are taken as in other temperature tests.
2092 Ques. What precaution must be taken in connecting station voltmeters?
Ans. Care must be taken to guard against any short circuiting of the voltmeter, which, would mean a short circuiting of the generator, and as a result the probable burning out of its armature.
The high resistance of the voltmeter prevents any such occurrence when it is connected in the proper way, but should one side of the circuit be grounded to the metal case or frame of the meter, a careless handling of the lead connected with the other side of the circuit would produce the result just mentioned.
Fig. 2,895.—Compound dynamo external characteristics test; adjustable load. The object of this test is to determine the relation between armature voltage and armature current. Shunt field is adjusted to give normal secondary voltage when the external circuit is open. The load is then applied by means of an adjustable resistance or lamp bank, and readings of external voltage and current recorded. If the machine be normally compounded, the external voltage will remain practically constant throughout the load range. If the machine be under-compounded, the external voltage will drop with load, while if over-compounded, there will be a rise in voltage with increase in load.
Ques. Why do station voltmeters indicate a voltage slightly lower than actually exists across the leads? 2093
Ans. Since they are usually connected permanently in circuit; a certain amount of heat is developed in the wiring of the instrument.
Figs. 2,896 and 2,897.—Transformer core loss and leakage, or exciting current test. With the primary circuit open, the ammeter indicates the exciting or no load current. It should be noted that all instruments are inserted on the low voltage side, for both safety of the operator and because the measurements are more accurate. The no load primary current, if the ratio of transformation be 10: 1, will be one-tenth of the measured secondary current. The wattmeter connected, as shown, measures the sum of the losses, in the transformer, in the pressure coil of the wattmeter, and in the voltmeter. On all standard makes of portable instruments, the resistance of the wattmeter pressure coil and of the voltmeter is given, and the loss in either instrument is the square of the voltage at its terminals, divided by its resistance. Subtracting these losses from the total indicated upon the wattmeter, gives the true core or iron loss. It should be noted that in this diagram is shown an auxiliary transformer with a number of taps for obtaining the exact rated voltage of the transformer under test. In fig. 2,897 is shown, in general, the same connections as in fig. 2,896, except that the auto-transformer has been replaced by a resistance. If the line voltage available be not much in excess of the rated voltage of the transformer under test, very little error is introduced by the use of the resistance method. However, if the difference be 10 per cent. or more the auxiliary transformer shown in fig. 2,896 should be used. Measurements made under the resistance method always give lower results than those obtained with the auxiliary transformer.
The effect of this heat increases the voltmeter resistance and consequently reduces the current below that which otherwise would pass through the meter; since the deflections of the pointer are governed by the strength of the current, station voltmeters invariably indicate a voltage slightly lower than that which actually exists across their leads.
Fig. 2,898.—Diagram of connections for calibrating a wattmeter. The calibration of a portable wattmeter is accomplished with direct current of constant value which is passed through the series winding by connecting the source thereof with the current terminals. A direct current voltage which may be varied throughout the range of the wattmeter is also applied to the instrument between the middle and right hand pressure terminals A and E the wiring in the meter between these terminals being such that its differential winding is then cut out of circuit. The method of procedure consists in comparing the deflections on the wattmeter at five of six approximately equidistant points over its scale with the corresponding products of volts and amperes used to obtain them. The changes in the wattmeter deflections are effected by merely varying the voltage, the value of the current being maintained constant at a value which represents the full current capacity of the meter.
NOTE.—Checking up of a recording wattmeter. This may conveniently be done by noting the deflections at short intervals on an ammeter connected in circuit, and also the readings on the dial of the recording wattmeter during this period. If this test be continued for an appreciable time, the product of the pressure in volts, the current in amperes, and the time in hours, should equal the number of watthours recorded on the counters of the dial.
NOTE.—Transformer testing. In the early days of transformer building, before the commercial wattmeter had been perfected, leakage or exciting current was the criterion of good design. After the introduction of the wattmeter, core loss became the all important factor, and for a long time the question of leakage current was lost sight of. With the introduction of silicon steel, leakage or exciting current again assumed prominence. Keeping in mind the fact that all characteristics of a transformer are of more or less importance, it is essential that the user of such apparatus have at hand the necessary facilities for making tests of all such variable quantities. The tests which all users of transformers should make, are given in this chapter. 2095
Ques. Can direct current be measured by an alternating current voltmeter?
Ans. Yes.
Fig. 2,899.—Transformer copper loss by wattmeter measurement and impedance. At first glance, this method would seem better than the calculation of loss after measurement of the resistance. However, it should be noted that the wattmeter is, in itself, subject to considerable error under the low power factor that will exist in this test. The secondary of the transformer is short circuited, and a voltage applied to the primary which is just sufficient to cause full load primary current. If full current pass through the primary of the transformer with the secondary short circuited, the secondary will also carry full load current. With connections as shown, and with the full load current, the voltmeter indicates the impedance volts of the transformer. This divided by the rated voltage gives what is called the per cent. impedance of the transformer. In a commercial transformer of 5 kw., this should be approximately 3 per cent. The iron loss of the transformer under approximately 3 per cent. of the normal voltage will be negligible, and the losses measured will be the sum of the primary and secondary copper losses. As in the discussion of the core loss measurements, the wattmeter readings must be corrected for the loss in its pressure coil, the method of correction being the same as that discussed under the core loss measurement. If the impedance volts, as measured, be divided by the primary current, the impedance of the transformer is obtained. The reciprocal of this quantity is known by the term "admittance." When two or more transformers are connected in parallel they divide the load in proportion to their admittance. It is, therefore, important that the users of transformers know the impedance of the apparatus used, in order to determine whether two or more transformers will operate satisfactorily in parallel. For discussion of wattmeter error on low power factor, see note on page 2,075. For accurate measurement of impedance, the voltmeter should be connected directly across the terminals of the transformer rather than as shown in the diagram.
NOTE.—Transformer copper loss test. The usual and best method of obtaining copper losses is to separately measure the primary and secondary resistance and calculate from these the primary and secondary copper losses. For general diagram of connections and discussion of the drop method, see fig. 2,875. The current should be kept well within the load current of the transformer to avoid temperature rise during the test. In other words, the resistance of the coil is the voltage across its terminals divided by the current. The resistance of the primary coil can be measured similarly. The copper loss in watts in each coil will then be the product of the resistance and the square of the rated current for that coil. The total copper loss will be the sum. 2096
Ques. What would be the effect of placing a direct voltmeter across an alternating current circuit, and why?
Ans. There would be no deflection of the pointer owing to the rapid reversals of the alternating current.
Ques. What are the usual capacities of alternating current voltmeters?
Ans. They are 3, 7.5, 10, 12, 15, 20, 60, 75, 120, 150, 300 and 600 volts, but these capacities may each be increased by the use of a multiplier.
Fig. 2,900.—Temperature test of transformer with non-inductive load. The figure shows the simplest way of making the test. Connect the primary of the transformer to the line as shown, and carry normal secondary load by means of a bank of lamps or other suitable resistance, until full load secondary current is shown by the ammeter in the secondary circuit. The transformer should then be allowed to run at its rated load for the desired interval of time, temperature readings being made of the oil in its hottest part, and also of the surrounding air. Where temperatures of the coil rather than temperatures of the oil are desired, it is necessary to use the resistance method. This is obtained by first carefully measuring the resistance of both primary and secondary coils at the temperature of the room, and then, after the transformer has been under heat test for the desired time, disconnect it from the circuit and again measure the resistance of primary and secondary. For proper method of calculating the temperature rise from resistance measurements, the reader is referred to the standardization rules of the A.I.E.E. In making resistance measurements of large transformers by the drop method care should be taken to allow both ammeter and voltmeter indications to settle down to steady values before readings are taken. This may require several minutes. Each time the current is changed it is necessary in order to obtain check values on resistance measurements, to wait until the current is again settled to its permanent value before taking readings. All resistance measurements must be taken with great care, as small errors in the measurement of the resistance may make very large errors in the determination of the temperature rise. The method above described is satisfactory for small transformers. Where large units are to be tested, the cost of current for testing becomes an important item. The "bucking test" as in fig. 2,901, is more economical.
Ques. How are station voltmeters usually attached to the switchboard?
Ans. They are usually bolted to the switchboard by means 2097 of four iron supports mounted on the back of the instrument; two of these are fastened near each side of the case.
Under certain conditions, however, as in paralleling of alternators, it is convenient to have the alternating current voltmeter mounted on a swinging bracket at the side of the switchboard. The voltmeter may then be swung around in any desired direction so as to enable the attendant to keep informed of the voltage while switching in each additional alternator.
Fig. 2,901.—Transformer temperature "bucking test." For this purpose two transformers of the same size and ratio are required. The connections are as shown. Full secondary voltage is applied, and rheostats or auxiliary auto-transformers are inserted in the circuit to properly regulate the voltage. The primaries are connected with one bucking the other, and a voltage equal to twice the impedance voltage of either transformer inserted in the primary circuit. It should be noted that when the secondaries are subjected to the full secondary voltage, a full primary voltage exists across either primary, but with the primaries connected so that the voltage of one is bucked against the voltage of the other, the resultant voltage in the circuit will be zero. By applying to the primary circuit twice the impedance voltage of either transformer, full primary and secondary current will circulate through both transformers. On the other hand, by subjecting the secondaries to the full secondary voltage, the iron of the transformer will be magnetized as under its regular operating conditions, and the full iron loss of the transformer introduced. This method permits the operation of two transformers under temperature test with their full losses, without taking energy from the line equal to the rated capacity. Measurements of temperature are taken in exactly the same way as above. This method is successfully employed for making temperature tests on transformers of all sizes.
2098 Ques. How should an ammeter be operated to get accurate readings, and why?
Ans. It should be cut out of circuit except while taking a reading, because of the error introduced by the heating effect of the current.
Fig. 2,902.—Transformer insulation test. In applying a 10,000 volt insulation test between the primary and secondary of a transformer, the testing leads should be disconnected from the transformer under test, and a spark gap introduced as shown, with the test needle set at a proper sparking distance for 10,000 volts. A high resistance should be connected in the secondary before closing its circuit, and the voltage gradually increased by cutting out this secondary resistance until a spark jumps across the spark gap. When the spark jumps across the spark gap, the voltmeter reading should be recorded and the testing transformer disconnected. The spark gap should then be increased about 10 per cent. and the high tension leads connected to the transformer under test as indicated in the diagram. In order to equalize the insulation strains, all primary leads should be connected together, all secondary leads not only connected together, but to the core as well. All resistance in the rheostat in the low tension circuit should then be inserted and the switch closed. Gradually cut out secondary resistance until the voltmeter shows the same voltage as was recorded previously when the spark jumped across the gap, and apply this voltage to the transformer for one minute. Insulation tests for a period of over one minute are very unadvisable, as transformers with excellent insulation may be seriously damaged by prolonged insulation tests. The longer the strain to which any insulation is subjected, the shorter the subsequent life of the insulation. Also the greater the applied voltage above the actual operating voltage of the apparatus, the shorter the subsequent life of the insulation. In testing small transformers, the spark gap may be omitted and the voltage of the low pressure coil of the testing transformer measured. This multiplied by the ratio of transformation gives the testing voltage.
In an ammeter having a capacity of 50 amperes, the error thus introduced will be less than 1 per cent. if connected continuously in circuit with a current not exceeding three-quarters this capacity.
An ammeter of 100 amperes capacity may be used indefinitely in circuit with less than 1 per cent. error up to one-half its capacity, 2099 and for five minutes at three-quarters capacity without exceeding the 1 per cent. limit.
Fig. 2,903.—Transformer insulation test as made when a special high tension transformer be not available. In this method a number of standard transformers, connected as shown may be employed, but great care should be taken to have such transformer cases thoroughly insulated from the ground and from one another, in order to minimize the insulation strains in the testing transformers. Care should be taken to insert in the circuit of each testing transformer a fuse, not in excess of the transformer capacity, which will blow, in case of a break down in the apparatus under test. In testing insulation between secondary and core, disconnect the primary entirely, apply one terminal of the testing transformer to the secondary terminals of the transformer under test, and the other terminal of the testing transformer to the core of the transformer under test. This test should also not be in excess of one minute.
The 150 scale ammeter may be left in circuit for an indefinite length of time at one-third its full capacity, and for three minutes at one-half its full capacity, with a negligible error.
Ammeters of 200 and of 300 ampere capacities must not continuously carry more than one-quarter of these loads respectively if the readings are to have an accuracy within 1 per cent. nor more than one-half these respective number of amperes for three minutes if the same degree of accuracy be desired.
In order to cut or shunt the ammeter out of circuit when not in use, it is customary when wiring the instrument in place, to introduce a switch as a shunt across it; this switch is kept closed except when a measurement is being taken.
When currents larger than 300 amperes have to be measured, ammeter 2100 shunts are generally employed, although ammeters up to 500 amperes capacity are manufactured.
Fig. 2,904.—Transformer internal insulation test, sometimes called double normal voltage test, from the fact that most transformers are tested with double normal voltage across their terminals. If either the primary or secondary of the transformer be connected to some source of current with voltage double that of the voltage of the transformer under test, the insulation between adjacent turns, and also the insulation between adjacent layers will be subjected to twice the normal operating voltage. It is good practice to employ high frequency for this test in order to prevent an abnormal current from passing through the transformer. Sixty cycle transformers are usually tested on 133 cycles, and 25 cycle transformers on 60 cycle circuits for this double normal voltage test. It is necessary to insert the resistance in the circuit of the transformer and bring the voltage up gradually, the same as applying other high insulation tests in order to prevent abnormal rises in pressure at the instant of closing the circuit.
Ques. What is used in place of instrument shunts for high pressure alternating current measurements?
Ans. Instrument transformers.
Ques. What important attention should be periodically given to measuring instruments?
Ans. They should be frequently tested by comparison with standards that are known to be correct. 2101
Electrical measuring instruments, owing to the nature of their construction and the conditions under which they must necessarily be used, are subject to variations in accuracy. This feature is an annoying one on account of the difficulty of detecting it; a meter may, as far as appearances go, be in excellent working order and yet give readings which are not to be relied upon.
Ridiculous as it may appear, the average station attendant may frequently be seen straining his eyes to read to tenths of a division on the scale of a meter which, if subjected to test, would show an inaccuracy of over 2 per cent.
In testing a meter, by comparing it with a standard, in order to obtain the best results there should be one man at each meter so that simultaneous readings may be taken on both instruments, and the man at the standard meter should maintain the voltage constant while a reading is being taken, by means of a rheostat in the field circuit of the generator supplying the current.
Fig. 2,905.—Transformer insulation resistance test. The insulation, besides being able to resist puncture, due to increased voltage, must also have sufficient resistance to prevent any appreciable amount of current flowing between primary and secondary coils. It is, therefore, sometimes important that the insulation resistance between primary and secondary be measured. This can be done, as here shown. Great care should be taken to have all wires thoroughly insulated from the ground, and to have an ammeter placed as near as possible to the terminals of the transformer under test, in order that current leaking from one side of the line to the other, external to the transformer, may not be measured. Great care is required in making this measurement, in order to obtain consistent results.]
Each meter should be checked or calibrated at five or six approximately equidistant points over its scale; the adjustable resistance being varied each time to give a deflection on the standard meter of an even number of divisions and the deflection on the other meter recorded at whatever it may be. Having obtained the necessary readings, the calculation of the constant or multiplying factor of the meter undergoing test is next in order.
This may best be shown by taking an actual case in which a 150 scale voltmeter is being tested to determine its accuracy. The data and calculations are as follows: 2102
| Readings on standard meter |
Readings on meter tested |
Constant |
| 150 | 149.2 | 150 ÷ 149.2 = 1.005 |
| 125 | 125.0 | 125 ÷ 125.0 = 1.000 |
| 100 | 98.9 | 100 ÷ 98.9 = 1.011 |
| 75 | 73.6 | 75 ÷ 73.6 = 1.019 |
| 50 | 50.0 | 50 ÷ 50.0 = 1.000 |
| 25 | 24.8 | 25 ÷ 24.8 = 1.008 |
| 6.043 | ||
Average constant for six readings, 6.043 ÷ 6 = 1.007. |
||
Fig. 2,906.—Transformer winding or ratio test. The object of this test is to check the ratio between the primary and the secondary windings. For this purpose a transformer of known ratio is used as a standard. Connect the transformer under test with a standard transformer as shown. Leave switch S2 open. With the single pole double throw switch in position S1B, the voltmeter is thrown across the terminals of the standard transformer. With the switch in position S1A, the voltmeter is thrown across the terminals of the transformer under test. The voltmeter should be read with the switch in each position. If the winding ratio be the same as that of the standard transformer, the two voltmeter readings will be identical.
It may be stated in general that before taking the readings for this test, the zero position of the pointer on the meter tested should be noted, and if it be more than two-tenths of a division off the zero mark, the case of the meter should be removed and the pointer straightened.
Furthermore, it will be noticed from the readings here recorded that the test is started at the high reading end of the scale; this is done in order that the pointer may gradually be brought up to this 2103 spot, by slowly cutting out of circuit the adjustable resistance, and thus show whether or not the pointer has a tendency to stick at any part of the scale. If the meter seem to be defective in this respect, it should be remedied either by bending the pointer or scale, or by renewing one or both of the jewels, before the comparison with the standard is commenced.
It is obvious from the readings recorded for the 150 scale voltmeter, that as compared with the corresponding deflections of the standard, the former are a trifle low.
In order to determine for each observation how much too low they are, it is necessary to divide each reading on the standard by the corresponding reading on the meter tested. The result is the amount by which a deflection of this size on the meter tested must be multiplied in order to obtain the exact reading. This multiplier is called a constant, and as shown, a constant is determined for each of the six observations.
The average constant for the six readings is then found, and this is taken as the constant for the meter as a whole; that is, whenever this 150-scale voltmeter is used, each reading taken thereon must be multiplied by 1.007 in order to correct for its inaccuracy.
The most convenient and systematic way of registering the constant of a meter is to write it, together with the number of the meter and the date of its calibration, in ink on a cardboard tag and loop the same by means of a string to the handle or some other convenient part of the meter.
NOTE.—Transformer polarity test. A test of importance in the manufacture of transformers, and sometimes necessary for the user, is the so called banking or polarity test. The transformers from any particular manufacturer have the leads brought out in such a manner that a transformer of any size can be connected to primary and secondary lines in a given order without danger of blowing the fuses due to incorrect connections. All manufacturers of transformers, however, do not bank transformers in the same way, so that it is necessary in placing transformers of different makes to test for polarity. This is done as shown in fig. 2,906. One transformer is selected as a standard and the leads of the second transformer connected as indicated in the diagram. If the transformers be 1,100-2,200 volts to 110-220, two 110 volt lamps are connected in the secondaries of the transformers as indicated, while the primary of the transformer is connected across the line. In transformers built for two primary and two secondary voltages, it is necessary to test each primary and each secondary. The diagram shows the method of connecting one 2,200 volt coil and one 110 volt coil to the transformer to be tested. When the primary circuit of the transformer under test is closed, and if the secondary leads of the 110 volt coil under test be brought out of the case properly, the two 110 volt lamps should be brightly illuminated. If, on the other hand, the two 110 volt terminals have been reversed, no current will flow through the lamps. If these two terminals be found to be brought out correctly, transfer the secondary leads of the transformer under test to the second 110 volt coil. Upon closing the primary circuit, the lamp should again be brightly illuminated. Repeat this process with each of the secondary coils and the other primary coil, and if the lamps show up brightly in every case on closing the primary circuit, all leads have been properly brought out. If on any tests the lamps do not light up brightly, the leads on the transformer must be so changed as to produce the proper banking. 2104
Ques. What are the usual remedies applied to a voltmeter to correct a 3 or 4 per cent. error?
Ans. They consist of straightening the pointer, varying the tension of the spiral springs, renewing the jewels in the bearings, altering the value of the high resistance, and, in the case of a direct current instrument, strengthening the permanent magnet.
Ques. How is the permanent magnet strengthened?
Ans. After detaching it from the instrument, wrap around several turns of insulated wire, and pass through this wire for a short time 3 or 4 amperes of direct current in such a direction as to reinforce the magnet magnetism.
Ques. How may the value of the high resistance of a voltmeter be altered?
Ans. Determine the resistance of the voltmeter and add or subtract, according as the reading is high or low, a certain length of wire whose resistance is in per cent. of the voltmeter resistance the same as the per cent. of error.
NOTE.—The complete calibration of a two scale voltmeter does not, as might be supposed, necessitate that the readings on both scales be checked with standards, for since the resistance corresponding to the one scale is always some multiple of the resistance of the other, the constants of the two scales are proportional. For instance, if S = the reading at the end of the high scale of the voltmeter; S1 = the reading at the end of the low scale of the voltmeter; R = the resistance in the meter corresponding to the high scale; R1 = the resistance in the meter corresponding to the low scale; K = the constant for the high scale, and K1 = the constant for the low scale. Then
SK ÷ R = S1K1 ÷ R1
from which
K1 = SKR ÷ S1R
That is to say, if the respective resistances corresponding to the two scales be known, and the constant of the high scale be determined by comparison with a standard, then by aid of these known values and the maximum readings on the two scales, the constant of the low scale may be calculated. It is also possible to calculate the constant of the high scale if the constant of the low scale be known, together with the values of the resistances corresponding to the two scales; for from the equation previously given.
K = RS1K1 ÷ R1S
2105Ques. What is a frequent cause of error in an alternating current meter, and why?
Ans. The deterioration of its insulation, which permits the working parts of the instrument coming in contact with the surrounding metal case.
A convenient method of testing for deterioration of insulation is shown in fig. 2,905.
Fig. 2,907.—Diagrams showing various synchronous converter transformer connections. The diametrical connection is used most frequently as it requires only one secondary coil on each transformer, this being connected to diametrically opposite points on the armature winding. The middle points can be connected together and a neutral obtained the unbalanced three wire direct current having no distorting effect. With diametrical secondaries, the primaries should preferably be connected delta, except with regulating pole converters where they must be connected Y. Diametrical secondaries with delta primaries should not be used with regulating pole converters. Double star connection of secondaries may, however, be used with delta primaries, and is free from the trouble of the triple harmonic of the transformer appearing in the primary. In this case, however, the two secondary neutrals must not be connected with each other.
How to Test Generators.—In the operation of electrical stations, many problems dealing with the generators installed therein can be readily solved by the aid of characteristic curves, which bear a relation to the generators similarly as do indicator diagrams to steam engines. 2106
Fig. 2,908.—General form of characteristic curves for a series dynamo. The general curve that may be expected is OA. It is obtained practically in the same manner as for the shunt characteristic curve, except that no field rheostat is employed. Commencing with no load or amperes, there will probably be a small deflection noticeable on the voltmeter, due to the residual magnetism. The other readings are taken with successive reductions of main current resistance. The curve OA thus obtained for a certain series generator is practically a straight line at the beginning, representing thereby a proportional increase of voltage with increase of current, but after a certain current is reached (about 20 amperes in this case) the curve flattens and takes a downward direction. The turning point occurs in the characteristic curves of all series generators, and it denotes the stage at which the iron magnet cores become so saturated with lines of magnetic force that they will not readily allow more to pass through them; this turning point is technically known as the point of saturation, and the current corresponding (20 amperes in this case) is called the critical current of the dynamo. The point of saturation in any given series machine is governed by the amount of iron in the magnetic circuit; its position in the curve therefore varies according to the design of the generator as does also the critical current. The value of the latter is important inasmuch as the valuable features of a series generator assert themselves only when the machine is supplying a greater number of amperes than that of the critical current, for if the series generator be worked along that part M A of the curve to the right of the point of saturation it becomes nearly self-regulating as regards current, because as the current increases the voltage drops. In the diagram in addition to the characteristic curve O A, which may more definitely be called an external characteristic curve on account of representing the conditions external to the generator, there is shown a total characteristic curve, O C B. The latter curve represents the relation between the current and the total voltage developed in the armature, and may be plotted from the external characteristic curve if the resistance of the armature between brushes and the resistance of the series field winding be known. For example, assume these combined resistances amount to .6 ohm. At 30 amperes there would be required 30 × .6 = 18 volts to force this current through the armature and field windings. At 30 amperes the external pressure is 65 volts, as shown by the curve O A; the total voltage developed for 30 amperes is, therefore, the external voltage plus the internal voltage or 65 + 18 = 83 volts. Plotting 83 volts for 30 amperes will give one point for the external characteristic curve of this machine, and by determining in like manner the total voltages developed for six or eight different currents over the scale, sufficient data will be at hand for plotting and drawing in the curve O C B.
2107 In steam engineering, a man who did not fully understand the method of taking an indicator diagram would be considered not in touch with his profession, and in electrical engineering the same would be true of one ignorant of the method of obtaining characteristic curves.
The necessary arrangement or connection of the generator from which it is desired to obtain a characteristic curve, consists in providing a constant motive power so that the machine may be run at a uniform speed, and when the field magnets of the generator are separately excited the field current from the outside source must also be maintained constant, preferably by a rheostat connected in the field of the auxiliary exciting machine. It is also necessary in every case that means be provided for varying the main current of the generator step by step from zero to maximum. This may best be done by employing a water rheostat, as shown in fig. 2,909.
Ques. What instruments are needed in making a test of dynamo characteristics?
Ans. A voltmeter, ammeter, speed indicator, the usual switches and rheostats.
Ques. How is the apparatus connected?
Ans. It is connected as shown in fig. 2,910.
Ques. Describe the test.
2108 Ans. Having completed the preliminaries as in fig. 2,910, the test should be started with the main circuit of the generator open. Then, in the case of the shunt machine, the speed should be made normal and the field rheostat adjusted until the voltmeter reading indicates the rated voltage of the machine at no load and readings taken. The electrodes of the water rheostat should be adjusted for maximum resistance and main circuit closed, and a second set of readings taken. Several sets of readings are taken, with successive reductions of water rheostat resistance. The results are then plotted on coordinate paper giving the characteristic curve shown in fig. 2,908.
Fig. 2,909.—Water rheostat. It consists essentially of a tank of suitable size containing salt water into which are placed two electrodes having means of adjustment of the distance separating them. The solution depends on the voltage. Pure water is seldom used for pressures under 1,000 volts. The size of the tank is determined by the size of the electrodes, and roughly the size of the latter equal the number of amperes. With a current density of one ampere per square inch, a water solution gives a drop of 2,500 to 3,000 volts per inch distance between the plates. Where high voltage is used, the water must be circulated through and from the tank by rubber hose allowing for 2,500 volts, a length of 15 to 20 feet of 1 inch hose to prevent grounding. In place of the arrangement shown above, a barrel may be used for the tank, and for the electrodes, coils of galvanized iron wire. This is the simplest form and is satisfactory.
Ques. What does the characteristic curve (fig. 2,911) show?
Ans. An examination of the curve shows that the highest 2109 point of the curve occurs at no load or 0 amperes; that as the current is increased, the voltage drops, first slightly to the point B and then rapidly until the point E is reached, when any further lowering of resistance in the main circuit to increase the current causes not only a rapid decline in the voltage but also of the current until both voltage and current become approximately zero.
Fig. 2,910.—Connections for test of dynamo. During the test, one man should be assigned to the tachometer, another man to the water rheostat, and there should preferably be one man at each of the electrical measuring instruments. In order to enable the man at the tachometer to keep the speed constant, he should be in communication either directly or indirectly with the source of the driving power, and the man at the water rheostat should be in plain view of the man reading the ammeter so that the latter party may signal him for the proper adjustment of the rheostat in order that the desired increase of current be obtained for each set of readings.
In some generators, a very slight current results even when the terminals of the machine are actually short circuited; that is, due to residual magnetism in the pole pieces, the lower portion of the curve often terminates, not exactly at zero, but at a point some distance along the current line. 2110
The working portion of the curve is from A to C, at which time the machine is supplying a fairly constant voltage. From C to E shows a critical condition of affairs, while the straight portion D O represents the unstable part of the curve caused by the field current being below its proper value.
The position of the point C determines the maximum power the machine is capable of developing, being in this case (47.5 × 25) ÷ 746 = 1.59 horse power.
Ques. How may the commercial efficiency of a generator be determined?
Ans. To obtain the commercial efficiency, the input and output must be found for different loads.
The input may be found by running the generator as a motor at its rated speed, loading it by means of a Prony brake. The generator must be stripped of all belting or other mechanical connections, supplied with its normal voltage and full load current, and the pressure of the Prony brake upon its armature shaft or pulley adjusted until the rated speed of the armature is obtained. The data thus obtained is substituted in the formula.
| 2π L W R | ||
| input in brake horse power = | —————— | (1) |
| 33,000 |
in which
L = length of Prony brake lever;
W = pounds pull at end of lever;
R = revolutions per minute.
The output or electrical horse power for the same load is easily calculated from the formula
| amperes × volts | ||
| output in electrical horse power = | ———————— | (2) |
| 746 |
After obtaining value for (1) and (2) the commercial efficiency for the load taken is obtained from the formula
| output | ||
| commercial efficiency = | ———— | (3) |
| input |
Having obtained the commercial efficiency, the difference between the ideal 100 per cent. and the efficiency found will be due to certain losses in the generator. These losses may be classified as
1. Mechanical.
2. Electrical.
2111
The mechanical losses are the friction of the bearings and brushes, and air friction. The electrical losses consist of the eddy current loss, hysteresis loss, armature resistance loss, and field resistance loss.
In testing for these losses, the generator to be tested should be belted to a calibrated motor which latter machine should preferably be of the constant pressure, shunt wound type.
The friction of the bearings and belt of the generator are determined together by raising the brushes off its commutator and running it at the rated speed by means of the calibrated motor.
Fig. 2,911.—Characteristic curve of shunt dynamo. Suppose in making the test, the deflections on the meters for the first readings be 63 volts and 0 amperes, the plotting of these values will give the first point on the curve. Similarly, the second readings with main circuit closed and maximum resistance in the water rheostat may be assumed to be 62.5 volts and 7.5 amperes, which plotted gives the second point B. A still further lowering of the plate will permit a stronger current in the main circuit, and the value of this together with its corresponding voltage will give a third point for the curve. Neither for this reading, however, nor for the following readings of the test should the field rheostat be altered. When six or eight points ranging from zero to a maximum current have been obtained and plotted, a curved line should be drawn through them such as shown through ABCDEFG0, the characteristic curve of the dynamo. While the curve may be sketched in free hand, it should preferably be drawn by the aid of French curves. In case the French curve cannot be exactly made to coincide with all the points as for instance C and D, it should be run in between giving an average result, and smoothing out irregularities, or small errors due to the "personal equation." The meter of course must be correct or calibrated and the readings corrected by the calibration coefficient.
The amount of power as ascertained from the calibration curve of the motor for the voltage and current used therein when driving the generator as just explained, is a measure of these two losses. The 2112 power thus used is practically constant at all loads and is about 2 per cent. of that necessary to drive the generator at full load.
Fig. 2,912.—Characteristic curves for a compound dynamo. If the machine be over compounded, the characteristic curve has the form of the curve A B, which curve was obtained from a machine over-compounded from 118 to 123 volts, and designed to give 203 amperes at full load. The preliminary arrangements for testing a compound dynamo are similar to those for a shunt generator, and if the shunt across the series field winding be already made up and in position, the readings are taken precisely in the same manner. It is generally considered sufficient if observations be recorded at zero, ¼, ½, ¾ and full load. If it be desired to ascertain the effect which residual magnetism has upon the field magnets the current is decreased after the full load point is reached without opening the circuit, and readings are taken in succession at ¾, ½, ¼ and zero load giving in this case the curve B C D E S. It is thus seen that residual magnetism exerts no small effect upon the voltage obtained at the different loads, for had there been no residual magnetism in the field magnets the curve B C D E S would have coincided with the curve A B. The curve A B, and the straight line A X drawn through the points A and B, are almost identical, and as A X represents the theoretical characteristic curve for the machine, it is seen that compounding is practically perfect. In order to insure such accurate results being obtained, providing the machinery be correctly designed, requires considerable care in taking the readings; for example, each step or load on the ascending curve should not be exceeded before the corresponding deflection is taken, else the residual magnetism will cause the pressure reading to be higher than it actually should be, and the following pressure readings will also be affected in the same manner. In case the shunt to be employed across the series field has not been made up, it is advisable to perform a trial test before taking the readings for the curve as previously described. The trial test consists in taking two readings,—one at no load and the other at full load, the shunt being so adjusted as to length and section that the desired amount of compounding will be obtained in the latter reading with normal voltage at no load. If the first trial fail to produce the desired result by giving too low a voltage at full load, the length of the shunt across the series field should be increased, or its section should be reduced by employing a less number of strips in its makeup; again, if the voltage at full load be higher than that desired, there must be made a decrease in length or an increase of section in the shunt employed.
The friction of the brushes can very conveniently be determined next by lowering them on the commutator and giving them the proper tension.
The increase in power resulting from the greater current that will now be taken by the motor to run the dynamo at its rated speed, will be a measure of this loss. In general, its value will be about .5 per cent. of the total power required to drive the dynamo at full load, and this also will remain constant at all loads.
The friction of the air upon the moving armature of the dynamo cannot be determined experimentally, but theoretically this loss is small and may be estimated as .5 per cent.; it is also constant at all loads.
The core loss may be determined experimentally by exciting the field magnets of the dynamo with the normal full load field current through the magnet coils, and noting the increase of power required by the motor to maintain the rated speed of the dynamo thus excited under no load, over that necessary under the same conditions with no field excitation. This increase of power will be the value of the core loss. The core loss is approximately 3 per cent. of the power required to operate the dynamo at full load, and it is constant at varying loads. If it be desired to divide the core loss into its component parts, it is necessary also to run the dynamo under the same conditions as before with field excitation but at half its rated speed. If, then,
H = the power lost in hysteresis at rated speed,
E = the power lost in eddy currents at rated speed,
T = the power lost in hysteresis and eddy currents at rated speed,
S = the power lost in hysteresis and eddy currents at half speed.
there may be formed the two following equations:
| H E | |
| T = H + E, and S = | — + —, |
| 2 2 |
from which the elimination of H will give E = 2T - 4S.
The value of the eddy current loss thus found will be about 1½ per cent., and constant at all loads.
Having previously ascertained the power lost in both eddy currents and hysteresis, and knowing now the power lost in eddy currents alone, it is easy to find that lost in hysteresis by simply subtracting the latter known value from the former. The value of the hysteresis loss is therefore approximately 1½ per cent., and it is constant at different loads.
There yet remains to be determined the armature resistance loss and the field resistance loss. As for the calibrated motor, this may be disconnected from the dynamo, as it need not be used further in the test.
The armature resistance is the resistance of the armature winding of the dynamo, between the commutator bars upon which press the positive and negative brushes. Assume that the value of the armature 2114 resistance be known, call this value R ohms, together with that of the full load armature current, which is also known and which call I amperes, this is sufficient data for calculating the armature resistance loss at full load. It is evident that to force the full load current I through the armature resistance R will require a pressure of R volts, and that the watts lost in doing so will be the voltage multiplied by the current. The armature resistance is consequently
I R × I = I2R watts
or, expressed in horse power it is
I2R ÷ 746
At full load it is usually about 2 per cent. of the total power required to drive the generator fully loaded. The armature resistance loss varies in proportion to the load, in fact, as the last expression shows, it increases as the square of the armature current.
The field resistance loss is calculated in the same manner as just explained for the armature resistance loss, it being equal in horse power to the square of the full load field current multiplied by the resistance of the field winding and divided by 746. In a shunt dynamo it is practically constant at 2 per cent. of the total power at full load, but in a series or in a compound generator it will vary in proportion to the load.
HAWKINS PRACTICAL LIBRARY
OF ELECTRICITY
IN HANDY POCKET FORM PRICE $1 EACH
They are not only the best, but the cheapest work published on Electricity. Each number being complete in itself. Separate numbers sent postpaid to any address on receipt of price. They are guaranteed in every way or your money will be returned. Complete catalog of series will be mailed free on request.
ELECTRICAL GUIDE, NO. 1
Containing the principles of Elementary Electricity, Magnetism, Induction, Experiments, Dynamos, Electric Machinery.
ELECTRICAL GUIDE, NO. 2
The construction of Dynamos, Motors, Armatures, Armature Windings, Installing of Dynamos.
ELECTRICAL GUIDE, NO. 3
Electrical Instruments, Testing, Practical Management of Dynamos and Motors.
ELECTRICAL GUIDE, NO. 4
Distribution Systems, Wiring, Wiring Diagrams, Sign Flashers, Storage Batteries.
ELECTRICAL GUIDE, NO. 5
Principles of Alternating Currents and Alternators.
ELECTRICAL GUIDE, NO. 6
Alternating Current Motors, Transformers, Converters, Rectifiers.
ELECTRICAL GUIDE, NO. 7
Alternating Current Systems, Circuit Breakers, Measuring Instruments.
ELECTRICAL GUIDE, NO. 8
Alternating Current Switch Boards, Wiring, Power Stations, Installation and Operation.
ELECTRICAL GUIDE, NO. 9
Telephone, Telegraph, Wireless, Bells, Lighting, Railways.
ELECTRICAL GUIDE, NO. 10
Modern Practical Applications of Electricity and Ready Reference Index of the 10 Numbers.
Theo. Audel & Co., Publishers.
Transcriber Notes:
The illustrations have been moved so that they do not break up paragraphs and so that they are near to the text they illustrate.
Misprints in the table SAVING DUE TO HEATING THE FEED WATER, Pg. 1936 have been corrected, they are:
| Init. Temp. | Pressure | Old Value | New Value |
| 130 | 40 | .0954 | .0934 |
| 200 | 40 | .0900 | .0999 |
| 210 | 40 | .1000 | .1010 |
| 230 | 100 | .0017 | .1012 |
In the original text, there are two Fig. 2769's and two Fig. 2770's. The second of each has had an "A" suffix added, i.e. 2769A and 2770A.
On line 10984 the word "impedence" was corrected to "impedance".
Inconsistent spelling and hyphenation has been left as in the original.
End of the Project Gutenberg EBook of Hawkins Electrical Guide Vol. 8 (of 10), by
Nehemiah Hawkins
*** END OF THIS PROJECT GUTENBERG EBOOK HAWKINS ELECTRICAL GUIDE, VOL 8 ***
***** This file should be named 50068-h.htm or 50068-h.zip *****
This and all associated files of various formats will be found in:
http://www.gutenberg.org/5/0/0/6/50068/
Produced by Juliet Sutherland, Paul Marshall and the Online
Distributed Proofreading Team at http://www.pgdp.net
Updated editions will replace the previous one--the old editions will
be renamed.
Creating the works from print editions not protected by U.S. copyright
law means that no one owns a United States copyright in these works,
so the Foundation (and you!) can copy and distribute it in the United
States without permission and without paying copyright
royalties. Special rules, set forth in the General Terms of Use part
of this license, apply to copying and distributing Project
Gutenberg-tm electronic works to protect the PROJECT GUTENBERG-tm
concept and trademark. Project Gutenberg is a registered trademark,
and may not be used if you charge for the eBooks, unless you receive
specific permission. If you do not charge anything for copies of this
eBook, complying with the rules is very easy. You may use this eBook
for nearly any purpose such as creation of derivative works, reports,
performances and research. They may be modified and printed and given
away--you may do practically ANYTHING in the United States with eBooks
not protected by U.S. copyright law. Redistribution is subject to the
trademark license, especially commercial redistribution.
START: FULL LICENSE
THE FULL PROJECT GUTENBERG LICENSE
PLEASE READ THIS BEFORE YOU DISTRIBUTE OR USE THIS WORK
To protect the Project Gutenberg-tm mission of promoting the free
distribution of electronic works, by using or distributing this work
(or any other work associated in any way with the phrase "Project
Gutenberg"), you agree to comply with all the terms of the Full
Project Gutenberg-tm License available with this file or online at
www.gutenberg.org/license.
Section 1. General Terms of Use and Redistributing Project
Gutenberg-tm electronic works
1.A. By reading or using any part of this Project Gutenberg-tm
electronic work, you indicate that you have read, understand, agree to
and accept all the terms of this license and intellectual property
(trademark/copyright) agreement. If you do not agree to abide by all
the terms of this agreement, you must cease using and return or
destroy all copies of Project Gutenberg-tm electronic works in your
possession. If you paid a fee for obtaining a copy of or access to a
Project Gutenberg-tm electronic work and you do not agree to be bound
by the terms of this agreement, you may obtain a refund from the
person or entity to whom you paid the fee as set forth in paragraph
1.E.8.
1.B. "Project Gutenberg" is a registered trademark. It may only be
used on or associated in any way with an electronic work by people who
agree to be bound by the terms of this agreement. There are a few
things that you can do with most Project Gutenberg-tm electronic works
even without complying with the full terms of this agreement. See
paragraph 1.C below. There are a lot of things you can do with Project
Gutenberg-tm electronic works if you follow the terms of this
agreement and help preserve free future access to Project Gutenberg-tm
electronic works. See paragraph 1.E below.
1.C. The Project Gutenberg Literary Archive Foundation ("the
Foundation" or PGLAF), owns a compilation copyright in the collection
of Project Gutenberg-tm electronic works. Nearly all the individual
works in the collection are in the public domain in the United
States. If an individual work is unprotected by copyright law in the
United States and you are located in the United States, we do not
claim a right to prevent you from copying, distributing, performing,
displaying or creating derivative works based on the work as long as
all references to Project Gutenberg are removed. Of course, we hope
that you will support the Project Gutenberg-tm mission of promoting
free access to electronic works by freely sharing Project Gutenberg-tm
works in compliance with the terms of this agreement for keeping the
Project Gutenberg-tm name associated with the work. You can easily
comply with the terms of this agreement by keeping this work in the
same format with its attached full Project Gutenberg-tm License when
you share it without charge with others.
1.D. The copyright laws of the place where you are located also govern
what you can do with this work. Copyright laws in most countries are
in a constant state of change. If you are outside the United States,
check the laws of your country in addition to the terms of this
agreement before downloading, copying, displaying, performing,
distributing or creating derivative works based on this work or any
other Project Gutenberg-tm work. The Foundation makes no
representations concerning the copyright status of any work in any
country outside the United States.
1.E. Unless you have removed all references to Project Gutenberg:
1.E.1. The following sentence, with active links to, or other
immediate access to, the full Project Gutenberg-tm License must appear
prominently whenever any copy of a Project Gutenberg-tm work (any work
on which the phrase "Project Gutenberg" appears, or with which the
phrase "Project Gutenberg" is associated) is accessed, displayed,
performed, viewed, copied or distributed:
This eBook is for the use of anyone anywhere in the United States and
most other parts of the world at no cost and with almost no
restrictions whatsoever. You may copy it, give it away or re-use it
under the terms of the Project Gutenberg License included with this
eBook or online at www.gutenberg.org. If you are not located in the
United States, you'll have to check the laws of the country where you
are located before using this ebook.
1.E.2. If an individual Project Gutenberg-tm electronic work is
derived from texts not protected by U.S. copyright law (does not
contain a notice indicating that it is posted with permission of the
copyright holder), the work can be copied and distributed to anyone in
the United States without paying any fees or charges. If you are
redistributing or providing access to a work with the phrase "Project
Gutenberg" associated with or appearing on the work, you must comply
either with the requirements of paragraphs 1.E.1 through 1.E.7 or
obtain permission for the use of the work and the Project Gutenberg-tm
trademark as set forth in paragraphs 1.E.8 or 1.E.9.
1.E.3. If an individual Project Gutenberg-tm electronic work is posted
with the permission of the copyright holder, your use and distribution
must comply with both paragraphs 1.E.1 through 1.E.7 and any
additional terms imposed by the copyright holder. Additional terms
will be linked to the Project Gutenberg-tm License for all works
posted with the permission of the copyright holder found at the
beginning of this work.
1.E.4. Do not unlink or detach or remove the full Project Gutenberg-tm
License terms from this work, or any files containing a part of this
work or any other work associated with Project Gutenberg-tm.
1.E.5. Do not copy, display, perform, distribute or redistribute this
electronic work, or any part of this electronic work, without
prominently displaying the sentence set forth in paragraph 1.E.1 with
active links or immediate access to the full terms of the Project
Gutenberg-tm License.
1.E.6. You may convert to and distribute this work in any binary,
compressed, marked up, nonproprietary or proprietary form, including
any word processing or hypertext form. However, if you provide access
to or distribute copies of a Project Gutenberg-tm work in a format
other than "Plain Vanilla ASCII" or other format used in the official
version posted on the official Project Gutenberg-tm web site
(www.gutenberg.org), you must, at no additional cost, fee or expense
to the user, provide a copy, a means of exporting a copy, or a means
of obtaining a copy upon request, of the work in its original "Plain
Vanilla ASCII" or other form. Any alternate format must include the
full Project Gutenberg-tm License as specified in paragraph 1.E.1.
1.E.7. Do not charge a fee for access to, viewing, displaying,
performing, copying or distributing any Project Gutenberg-tm works
unless you comply with paragraph 1.E.8 or 1.E.9.
1.E.8. You may charge a reasonable fee for copies of or providing
access to or distributing Project Gutenberg-tm electronic works
provided that
* You pay a royalty fee of 20% of the gross profits you derive from
the use of Project Gutenberg-tm works calculated using the method
you already use to calculate your applicable taxes. The fee is owed
to the owner of the Project Gutenberg-tm trademark, but he has
agreed to donate royalties under this paragraph to the Project
Gutenberg Literary Archive Foundation. Royalty payments must be paid
within 60 days following each date on which you prepare (or are
legally required to prepare) your periodic tax returns. Royalty
payments should be clearly marked as such and sent to the Project
Gutenberg Literary Archive Foundation at the address specified in
Section 4, "Information about donations to the Project Gutenberg
Literary Archive Foundation."
* You provide a full refund of any money paid by a user who notifies
you in writing (or by e-mail) within 30 days of receipt that s/he
does not agree to the terms of the full Project Gutenberg-tm
License. You must require such a user to return or destroy all
copies of the works possessed in a physical medium and discontinue
all use of and all access to other copies of Project Gutenberg-tm
works.
* You provide, in accordance with paragraph 1.F.3, a full refund of
any money paid for a work or a replacement copy, if a defect in the
electronic work is discovered and reported to you within 90 days of
receipt of the work.
* You comply with all other terms of this agreement for free
distribution of Project Gutenberg-tm works.
1.E.9. If you wish to charge a fee or distribute a Project
Gutenberg-tm electronic work or group of works on different terms than
are set forth in this agreement, you must obtain permission in writing
from both the Project Gutenberg Literary Archive Foundation and The
Project Gutenberg Trademark LLC, the owner of the Project Gutenberg-tm
trademark. Contact the Foundation as set forth in Section 3 below.
1.F.
1.F.1. Project Gutenberg volunteers and employees expend considerable
effort to identify, do copyright research on, transcribe and proofread
works not protected by U.S. copyright law in creating the Project
Gutenberg-tm collection. Despite these efforts, Project Gutenberg-tm
electronic works, and the medium on which they may be stored, may
contain "Defects," such as, but not limited to, incomplete, inaccurate
or corrupt data, transcription errors, a copyright or other
intellectual property infringement, a defective or damaged disk or
other medium, a computer virus, or computer codes that damage or
cannot be read by your equipment.
1.F.2. LIMITED WARRANTY, DISCLAIMER OF DAMAGES - Except for the "Right
of Replacement or Refund" described in paragraph 1.F.3, the Project
Gutenberg Literary Archive Foundation, the owner of the Project
Gutenberg-tm trademark, and any other party distributing a Project
Gutenberg-tm electronic work under this agreement, disclaim all
liability to you for damages, costs and expenses, including legal
fees. YOU AGREE THAT YOU HAVE NO REMEDIES FOR NEGLIGENCE, STRICT
LIABILITY, BREACH OF WARRANTY OR BREACH OF CONTRACT EXCEPT THOSE
PROVIDED IN PARAGRAPH 1.F.3. YOU AGREE THAT THE FOUNDATION, THE
TRADEMARK OWNER, AND ANY DISTRIBUTOR UNDER THIS AGREEMENT WILL NOT BE
LIABLE TO YOU FOR ACTUAL, DIRECT, INDIRECT, CONSEQUENTIAL, PUNITIVE OR
INCIDENTAL DAMAGES EVEN IF YOU GIVE NOTICE OF THE POSSIBILITY OF SUCH
DAMAGE.
1.F.3. LIMITED RIGHT OF REPLACEMENT OR REFUND - If you discover a
defect in this electronic work within 90 days of receiving it, you can
receive a refund of the money (if any) you paid for it by sending a
written explanation to the person you received the work from. If you
received the work on a physical medium, you must return the medium
with your written explanation. The person or entity that provided you
with the defective work may elect to provide a replacement copy in
lieu of a refund. If you received the work electronically, the person
or entity providing it to you may choose to give you a second
opportunity to receive the work electronically in lieu of a refund. If
the second copy is also defective, you may demand a refund in writing
without further opportunities to fix the problem.
1.F.4. Except for the limited right of replacement or refund set forth
in paragraph 1.F.3, this work is provided to you 'AS-IS', WITH NO
OTHER WARRANTIES OF ANY KIND, EXPRESS OR IMPLIED, INCLUDING BUT NOT
LIMITED TO WARRANTIES OF MERCHANTABILITY OR FITNESS FOR ANY PURPOSE.
1.F.5. Some states do not allow disclaimers of certain implied
warranties or the exclusion or limitation of certain types of
damages. If any disclaimer or limitation set forth in this agreement
violates the law of the state applicable to this agreement, the
agreement shall be interpreted to make the maximum disclaimer or
limitation permitted by the applicable state law. The invalidity or
unenforceability of any provision of this agreement shall not void the
remaining provisions.
1.F.6. INDEMNITY - You agree to indemnify and hold the Foundation, the
trademark owner, any agent or employee of the Foundation, anyone
providing copies of Project Gutenberg-tm electronic works in
accordance with this agreement, and any volunteers associated with the
production, promotion and distribution of Project Gutenberg-tm
electronic works, harmless from all liability, costs and expenses,
including legal fees, that arise directly or indirectly from any of
the following which you do or cause to occur: (a) distribution of this
or any Project Gutenberg-tm work, (b) alteration, modification, or
additions or deletions to any Project Gutenberg-tm work, and (c) any
Defect you cause.
Section 2. Information about the Mission of Project Gutenberg-tm
Project Gutenberg-tm is synonymous with the free distribution of
electronic works in formats readable by the widest variety of
computers including obsolete, old, middle-aged and new computers. It
exists because of the efforts of hundreds of volunteers and donations
from people in all walks of life.
Volunteers and financial support to provide volunteers with the
assistance they need are critical to reaching Project Gutenberg-tm's
goals and ensuring that the Project Gutenberg-tm collection will
remain freely available for generations to come. In 2001, the Project
Gutenberg Literary Archive Foundation was created to provide a secure
and permanent future for Project Gutenberg-tm and future
generations. To learn more about the Project Gutenberg Literary
Archive Foundation and how your efforts and donations can help, see
Sections 3 and 4 and the Foundation information page at
www.gutenberg.org
Section 3. Information about the Project Gutenberg Literary Archive Foundation
The Project Gutenberg Literary Archive Foundation is a non profit
501(c)(3) educational corporation organized under the laws of the
state of Mississippi and granted tax exempt status by the Internal
Revenue Service. The Foundation's EIN or federal tax identification
number is 64-6221541. Contributions to the Project Gutenberg Literary
Archive Foundation are tax deductible to the full extent permitted by
U.S. federal laws and your state's laws.
The Foundation's principal office is in Fairbanks, Alaska, with the
mailing address: PO Box 750175, Fairbanks, AK 99775, but its
volunteers and employees are scattered throughout numerous
locations. Its business office is located at 809 North 1500 West, Salt
Lake City, UT 84116, (801) 596-1887. Email contact links and up to
date contact information can be found at the Foundation's web site and
official page at www.gutenberg.org/contact
For additional contact information:
Dr. Gregory B. Newby
Chief Executive and Director
gbnewby@pglaf.org
Section 4. Information about Donations to the Project Gutenberg
Literary Archive Foundation
Project Gutenberg-tm depends upon and cannot survive without wide
spread public support and donations to carry out its mission of
increasing the number of public domain and licensed works that can be
freely distributed in machine readable form accessible by the widest
array of equipment including outdated equipment. Many small donations
($1 to $5,000) are particularly important to maintaining tax exempt
status with the IRS.
The Foundation is committed to complying with the laws regulating
charities and charitable donations in all 50 states of the United
States. Compliance requirements are not uniform and it takes a
considerable effort, much paperwork and many fees to meet and keep up
with these requirements. We do not solicit donations in locations
where we have not received written confirmation of compliance. To SEND
DONATIONS or determine the status of compliance for any particular
state visit www.gutenberg.org/donate
While we cannot and do not solicit contributions from states where we
have not met the solicitation requirements, we know of no prohibition
against accepting unsolicited donations from donors in such states who
approach us with offers to donate.
International donations are gratefully accepted, but we cannot make
any statements concerning tax treatment of donations received from
outside the United States. U.S. laws alone swamp our small staff.
Please check the Project Gutenberg Web pages for current donation
methods and addresses. Donations are accepted in a number of other
ways including checks, online payments and credit card donations. To
donate, please visit: www.gutenberg.org/donate
Section 5. General Information About Project Gutenberg-tm electronic works.
Professor Michael S. Hart was the originator of the Project
Gutenberg-tm concept of a library of electronic works that could be
freely shared with anyone. For forty years, he produced and
distributed Project Gutenberg-tm eBooks with only a loose network of
volunteer support.
Project Gutenberg-tm eBooks are often created from several printed
editions, all of which are confirmed as not protected by copyright in
the U.S. unless a copyright notice is included. Thus, we do not
necessarily keep eBooks in compliance with any particular paper
edition.
Most people start at our Web site which has the main PG search
facility: www.gutenberg.org
This Web site includes information about Project Gutenberg-tm,
including how to make donations to the Project Gutenberg Literary
Archive Foundation, how to help produce our new eBooks, and how to
subscribe to our email newsletter to hear about new eBooks.